Студопедия

Главная страница Случайная страница

КАТЕГОРИИ:

АвтомобилиАстрономияБиологияГеографияДом и садДругие языкиДругоеИнформатикаИсторияКультураЛитератураЛогикаМатематикаМедицинаМеталлургияМеханикаОбразованиеОхрана трудаПедагогикаПолитикаПравоПсихологияРелигияРиторикаСоциологияСпортСтроительствоТехнологияТуризмФизикаФилософияФинансыХимияЧерчениеЭкологияЭкономикаЭлектроника






Системой сборных шин






РАСПРЕДЕЛИТЕЛЬНЫЕ УСТРОЙСТВА С ОДНОЙ

 

 

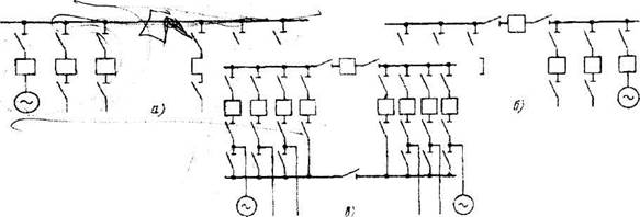
В устройствах, изображенных на рис.1 а, каждое присоединение содержит выключатель и два разъединителя – шинный и линейный.


Рис. I. Принципиальная схема РУ с одной системой сборных шип. а - шины не секционированы: 6 - секционированные шины: в – секционированные

шины и обходное устройство

Операции с разъединителями допускаются только при отключенном выключателе соответствующего присоединения.

Достоинство рассматриваемой схемы с одной системой сборных шин:

1. Простота РУ, что практически исключают ошибочные операции с разъединителями. Тем не менее, предусматриваются блокирующие уст­ройства, препятствующие неправильным операциям.

2. Низкая стоимость.

Недостатки ее следующие:

1. Профилактический ремонт сборных шин и шинных разъединителей связан с отключением всего устройства на время ремонта:

2. Ремонт выключателей и линейных разъединителей связан с от­ключением соответствующих присоединений, что нежелательно, а в некоторых случаях недопустимо;

3. Короткое замыкание в зоне сборных шин приводит к полному от­ключению РУ:

4. То же самое имеет место в случае внешнего замыкания и отказа выключателя соответствующего присоединения.

Чтобы избежать полного отключения РУ при замыкании в зоне сборных шин и обеспечить возможность их ремонта по частям, прибегают к секционированию сборных шин, т. е. разделению их на части — секции с установкой в точках деления выключателей. Эти выключатели называют

секционными (рис 1.б). Редко встречаются устройства, сборные шины которых секционированы через разъединители. Секционирование должно быть выполнено так, чтобы каждая секция имела источники энергии (генераторы, трансформаторы) и соответствующую нагрузку. Присоединения распределяют между секциями так, чтобы вынужденное отключение одной секции не нарушало электроснабжения потребителей.

При нормальной работе секционные выключатели замкнуты, т.к. генераторы должны работать параллельно. В случае к.з. в зоне сборных шин поврежденная секция отключается автоматически. Остальные секции остаются в работе. Таким образом, секционирование способствует повышению надежности РУ.

В РУ низшего напряжения 6-10 кВ подстанций секционные

выключатели разомкнуты в целях ограничения тока к.з.

Выключатели снабжают устройствами автоматического включения резервного питания (АВР), замыкающими выключатели в случае отключения трансформатора, чтобы не нарушать электроснабжения потребителей.

Для обеспечения возможности поочередного ремонта выключателей, не нарушая работы соответствующих цепей, предусматривают обходные выключатели и обходную систему шин с разъединителями в каждом присоединении (рис. 1 в). При нормальной работе установки обходные разъединители и обходные выключатели отключены.

Распределительные устройства с одной секционированной системой сборных шин применяется в РУ до 220 кВ включительно. Устройства с одной секционированной системой сборных шин (без обходной системы) применяют в качестве РУ 6—35 кВ подстанции, РУ 6 – 10 кВ станций типа ТЭЦ. Аналогичные устройства, но с обходной системой шин, применяют при ограниченном числе присоединении в110 – 220 кВ.


Поделиться с друзьями:

mylektsii.su - Мои Лекции - 2015-2026 год. (1.499 сек.)Все материалы представленные на сайте исключительно с целью ознакомления читателями и не преследуют коммерческих целей или нарушение авторских прав Пожаловаться на материал