Студопедия

Главная страница Случайная страница

КАТЕГОРИИ:

АвтомобилиАстрономияБиологияГеографияДом и садДругие языкиДругоеИнформатикаИсторияКультураЛитератураЛогикаМатематикаМедицинаМеталлургияМеханикаОбразованиеОхрана трудаПедагогикаПолитикаПравоПсихологияРелигияРиторикаСоциологияСпортСтроительствоТехнологияТуризмФизикаФилософияФинансыХимияЧерчениеЭкологияЭкономикаЭлектроника






Обточка бандажей и ободьев цельнокатаных колес по профилю






 

6.9.1. Для получения требуемого профиля следует обточить внутреннюю торцовую грань, гребень и поверхность катания бандажа и обода цельнокатаного колеса. Применяемые профили ободьев колес ТПС приведены на рис. 15 — 23.

Локомотивостроительные и локомотиворемонтные заводы производят обточку бандажа по рисунку 15. Локомотивные депо имеют право обтачивать бандажи по любому приведенному в инструкции профилю.

Обточка с выкаткой или без выкатки колесных пар из-под ТПС производится па специальных станках.

В целях уменьшения шероховатости поверхности бандажей разрешается применять накатку роликом обработанной поверхности бандажей по кругу катания.

(В редакции указания МПС России от 23.08.2000 № К-2273у)

 

Размеры профиля бандажа контролируют шаблоном типа И477
Точка а b с d е f g h i j k
х, мм   8, 55 14, 23 25, 35 28, 71 31, 66 32, 95 44, 97      
у, мм 20, 0 2, 02   5, 19 10, 00 16, 32 19, 86 28, 73   31, 5 36, 36

 

 

Точка l m n о p q r s
x, MM   14, 23 14, 23 45, 64 -5, 93 23, 18 -0, 73 33, 0
y, mm 42, 36 9, 00 14, 5 15, 25        

 

Рис. 15. Профиль бандажа локомотива по рис. 3 ГОСТ 11018-87 с гребнем толщиной 33 мм.

 

 

Размеры профиля бандажа контролируют шаблоном типа И718

 

Точка а b с d е f g h i j k
х, мм   6, 80 12, 0 19, 48 24, 71 27, 66 28, 95 40, 97      
у, мм 20, 0 2, 30   3, 13 10, 00 16, 32 19, 86 28, 73 30, 2 3.1, 7 36, 36

 

Точка l m n о p q r s
x, MM   12.0 12.0 41.64 -9.93 26.4 -4.73  
y, mm 42, 56 7.0 10.5 15.25        

 

Рис. 16. Профиль бандажа локомотива с гребнем толщиной 29 мм

 

Размеры профиля бандажа контролируют шаблоном типа И720

 

Точка а b с d е f g
х, мм   5, 45 27, 26 34, 84 47, 08    
у, мм 28, 0 6, 54 6, 25 19, 37 26, 86   29, 5

 

Точка h i j k l s t
х, мм     16, 43 47, 83   34, 05 1, 13
у, мм 32, 93 38, 93 12, 5 11, 87      

 

Рис. 17. Профиль бандажа моторвагонного подвижного состава с гребнем толщиной 33 мм

 

 

Размеры профиля бандажа контролируют шаблоном типа И719

 

Точка а b с d е f g
х, мм   6, 74 22, 35 30, 92 43, 17    
у, мм 28, 0 4, 31 4, 55 19, 37 26, 86 28, 2 29, 7

 

Точка h i j k l s t
х, мм     14.48 43.91 45.00 30.12 1.13
у, мм 33.13 39.13 9.10 11.87      

 

Рис. 18 Профиль бандажа моторвагонного подвижного состава с гребнем толщиной 29 мм

 

 

 

Точка     m           г   s  
-9, 93   26, 4   12, 0   12, 0   41, 64       -4, 73    
у, мм   42, 56   7, 0   10.5   15, 25          

 

Точка   а   b   с   d   е   f   g  
х, мм     6, 74   22, 35   30, 92   43, 17      
у, мм   28, 0   4, 31   4, 55   19, 37   26, 86   28, 2   29, 7  

 

 

Размеры профиля бандажа контролируют шаблоном типа И705
Точка а b с d е f g h i j
х, мм   27, 57 33, 0 42, 08 70, 0 135, 0 140, 0 14, 46 45, 31 85, 0
у, мм 14, 46 8, 36 20, 0 27, 45 32, 0 37, 42 42, 42 14, 46 14, 26 148, 0

 

Рис. 19 Профиль бандажа по предложению Зинюка-Никитского с гребнем толщиной 33 мм

 

 

 

Размеры профиля бандажа контролируют шаблоном типа И718
Точка а b с d е f g h i j
х, мм   22, 91 29, 0 38, 08 66, 0 135, 0 140, 0 12, 02 41, 31 81, 0
у, мм 12, 02 6, 94 20, 0 27, 45 32, 0 37, 75 42, 75 12, 02 14, 26 148, 0

 

Рис. 20 Профиль бандажа по предложению Зинюка-Никитского с гребнем толщиной 29 мм.

 

 

 

 

Размеры профиля бандажа контролируют шаблоном типа И433.02
Точка                    
х, мм                    
у, мм 8, 06 14, 06   21, 35 24, 94 27, 02 28, 85 30, 27 31, 00 35, 36

 

Рис. 21 Профиль бандажа ДМеТИ ЛБ с гребнем толщиной 33 мм.

 

 

Размеры профиля бандажа контролируют шаблоном тина И433.02  
Точка                    
х, мм                    
у, мм 5, 95 10, 36   21, 93 24, 14 25, 86 27, 05 28, 41 29, 13 30, 05

 

Рис. 22 Профиль бандажа ДМеТИ ЛР с гребнем толщиной 30 мм.

 

 

 

 

Размеры профиля бандажа контролируются шаблоном типа И433.02  
Точка                    
х, мм                    
у, мм 6, 02 14, 06 18, 00 21, 35 24, 94 28, 00 28.85 30, 27 31.08 33, 07

 

Рис. 22а Профиль бандажа ДМеТИ ВБ для электро- и дизельпоездов с гребнем толщиной 33 мм

 

 

 

Размеры профиля бандажа контролируются шаблоном типа И433.02
Точка                    
х, мм                    
у, мм 5, 95 10, 36   21, 93 24, 14 25, 86 27, 05 28, 41 29, 13 30, 05

 

Рис. 22б Профиль бандажа ДМеТИ ВБ для электро- и дизельпоездов с гребнем толщиной 30 мм

 

 

 

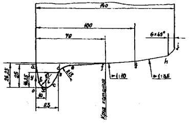
Размеры профиля бандажа контролируют шаблоном типа И478

Точка а b с d e f
х, мм   3, 09 16, 15 23, 26 35, 70 70.00
у, мм 25, 00 5, 88 3, 66 16, 73 24, 54 26, 25
 
Точка g h j i k s
х, мм 100.00 134, 00 140, 00 10, 00 36, 44 23.00
у, мм 27, 75 32, 61 38, 61 7, 0 9, 56 16, 25

 

Рис. 23. Профиль бандажа средней колесной пары электровозов ЧС2, ЧС2Т, ЧС4, ЧС4Т до № 263 с подрезанным гребнем толщиной 23 мм

 

6.9.2. Обточку бандажей по профилю после насадки необходимо производить только после полного их естественного остывания.

6.9.3. Проверка обточенных бандажей и ободьев цельнокатаных колес производится профильным шаблоном. Отклонения (просветы) от нормальных профилей, обточенных по чертежным размерам с толщинами гребней, указанных в Инструкции (рисунки 15 — 23) допускаются не более 0, 5 мм по поверхности катания и толщине гребня, 1 мм — по высоте гребня. При этом шаблон должен быть плотно прижат к внутренней грани бандажа или обода. Разрешается зазор 0, 5 мм между концом шаблона и внутренней гранью бандажа в случае отсутствия просвета между шаблоном и поверхностью катания. Для промежуточных профилей, у которых толщина гребней отличается от значений, приведенных на рисунках 15 — 23, отклонения (просветы) от нормального профиля контролируются только по поверхности катания и высоте гребня.

(В редакции указания МПС России от 23.08.2000 № К-2273у)

6.9.4. Бандажи движущих колесных пар тепловозов с гидравлической и механической передачей обтачиваются у всего комплекта под один диаметр независимо от того, что колесные пары не имеют одинакового проката. На этих тепловозах комплектом считаются колесные пары, приводимые в движение от одного дизеля.

6.9.5. Шероховатость поверхностей катания и рабочих граней гребней бандажей и ободьев цельнокатаных колес проверяют прибором или методом сравнения с эталоном. На внутренней боковой грани обработанного бандажа не допускаются черновины глубиной более 1, 0 мм с суммарной площадью, превышающей 50 см2. Наружная боковая грань бандажа и обода цельнокатаного колеса не обтачивается.

6.9.6. Для устранения поверхностных дефектов и неровностей прокатки разрешается обточка наружной грани бандажа или обода цельнокатаного колеса с условием, что при обточке не будут срезаны клейма, поставленные в горячем состоянии на заводе-изготовителе, и ширина бандажа (обода) будет не менее допустимой.

6.9.7. Перед и после обточки бандажей выкаченной колесной пары должны быть измерены расстояния от внутренних граней бандажей до середины оси при подшипниках скольжения и до галтелей буксовых шеек осей при подшипниках качения. Разница этих расстояний допускается не более 2, 0 мм при новых бандажах и не более 3, 0 мм при старых.

6.9.8. В целях экономии старогодних бандажей и цельнокатаных колес за счет сохранения уплотненной их части разрешается оставлять на обточенном гребне черновику глубиной не более 2, 0 мм, расположенную от вершины гребня в пределах от 10 до 18 мм, а на поверхности катания равномерно расположенную черновику глубиной до 2, 0 мм.

Толщина новых бандажей ТПС допускается более, чем на чертеже, где это возможно по конструкции экипажа.

6.9.9. Запрещается выпускать из ремонта и нового формирования колесные пары с бандажом или ободом цельнокатаного колеса с отклонениями от допустимых размеров, указанных в приложении 5.

6.9.10. При формировании новых колесных пар у наружных граней бандажей должны быть фаски 6x45 ° с отклонением в большую или меньшую сторону 1, 0 мм.

Отступление в размерах фаски при обточке бандажей колесных пар как в целом на бандаже, так и на отдельных его местах допускаются в сторону увеличения на 4, 0 мм и в сторону уменьшения на 1, 0 мм.

6.9.11. Острые глубокие следы насечек в упорных буртах бандажей и цельнокатаных колес (полученных от закрепления на станке зубчатыми секторами) подлежат зачистке с плавным переходом.

6.9.12. При обточке бандажей колесных пар ТПС без выкатки допускаются:

— просвет между профильным шаблоном, прижатым к внутренней грани, и бандажом до 1, 0 мм по всему профилю бандажа, кроме зазора по толщине гребня, которую разрешается оставлять после обточки до 27, 0 мм для пассажирских и 26, 0 мм для грузовых локомотивов (при измерении серийными «абсолютными» шаблонами) и 26, 0 мм — для пассажирских и 25, 0 мм для грузовых (при измерении шаблонами УТ-1). При этом разница толщин гребней левой и правой сторон на одной колесной паре после обточки должна быть не более 2 мм;

— разница диаметра бандажей по кругу катания одной колесной пары не более 1, 0 мм;

— шероховатость поверхности катания Ra не более 20 мкм.

(В редакции указания МПС России от 23.08.2000 № К-2273у)


Поделиться с друзьями:

mylektsii.su - Мои Лекции - 2015-2026 год. (1.136 сек.)Все материалы представленные на сайте исключительно с целью ознакомления читателями и не преследуют коммерческих целей или нарушение авторских прав Пожаловаться на материал