Студопедия

Главная страница Случайная страница

КАТЕГОРИИ:

АвтомобилиАстрономияБиологияГеографияДом и садДругие языкиДругоеИнформатикаИсторияКультураЛитератураЛогикаМатематикаМедицинаМеталлургияМеханикаОбразованиеОхрана трудаПедагогикаПолитикаПравоПсихологияРелигияРиторикаСоциологияСпортСтроительствоТехнологияТуризмФизикаФилософияФинансыХимияЧерчениеЭкологияЭкономикаЭлектроника






Испытания на воздействие солнечной радиации






(и одностороннего нагрева)

Солнечная радиация, воздействующая на ЭМС при эксплуатации, может вызвать односторонний нагрев, вследствие которого возникает прогиб корпуса удлиненной формы, выцветание красителей материалов покрытия, слабые гальванотоки на поверхности ЭМС. Прогиб, в свою очередь, может повлечь изменение характеристик и возникновение погрешностей в измерениях. Кроме того, от прогиба корпуса возникают деформации внутренних частей, взаимный перекос осей вращения, что может нарушить работу механизмов. Поэтому ЭМС, работающие на открытом пространстве и в космосе, подвергаются испытаниям на воздействие солнечной радиации. Испытание проводится с помощью софитов, представляющих собой удлиненный цилиндрический отражатель с лампами, расположенными вдоль оси цилиндра в фокусе цилиндрического зеркала или в плоскости, сопряженной с плоскостью изображения облучаемой поверхности ЭМС.

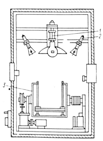
Рис. 7. Камера солнечной радиации (КСР)

Длина цилиндра соизмерима с длиной ЭМС. Мощность ламп должна соответствовать интенсивности солнечного облучения. Кроме того, применяются специальные камеры солнечной радиации (рис. 7).

Сила излучения в камере солнечной радиации должна соответствовать 1, 8 кал. /см2мин. Необходимая сила излучения создается комбинацией нескольких источников излучения. В камере на рис. 7 использована вольфрамовая лампа 1 и ртутно-кварцевая лампа 2. Стол 3, на котором располагаются испытуемые приборы, может поворачиваться.

В процессе одностороннего нагрева проверяется изменение внешнего вида, электрических и механических характеристик ЭМС.


Поделиться с друзьями:

mylektsii.su - Мои Лекции - 2015-2026 год. (1.534 сек.)Все материалы представленные на сайте исключительно с целью ознакомления читателями и не преследуют коммерческих целей или нарушение авторских прав Пожаловаться на материал