Студопедия

Главная страница Случайная страница

КАТЕГОРИИ:

АвтомобилиАстрономияБиологияГеографияДом и садДругие языкиДругоеИнформатикаИсторияКультураЛитератураЛогикаМатематикаМедицинаМеталлургияМеханикаОбразованиеОхрана трудаПедагогикаПолитикаПравоПсихологияРелигияРиторикаСоциологияСпортСтроительствоТехнологияТуризмФизикаФилософияФинансыХимияЧерчениеЭкологияЭкономикаЭлектроника






Коэффициенты местных сопротивлений для элементов системы отопления






Элементы системы отопления Условное изображение КМС ζ при условном диаметре труб d, мм
          50 и более
Радиатор 2, 0 2, 0 2, 0 2, 0 2, 0 2, 0
Тройник на проходе 1, 0 1, 0 1, 0 1, 0 1, 0 1, 0
на ответвлении 1, 5 1, 5 1, 5 1, 5 1, 5 1, 5
на противотоке 3, 0 3, 0 3, 0 3, 0 3, 0 3, 0
Кран двойной регулировки 4, 0 2, 0 2, 0 2, 0
Задвижка 0, 5 0, 5 0, 5
Отвод (поворот) на 90º 1, 5 1, 5 1, 0 1, 0 0, 5 0, 5


Краткий конспект курса

 

I. ОТОПЛЕНИЕ

 

ОТОПЛЕНИЕ– искусственное равномерное поддержание расчётных температур в помещениях в течение отопительного периода (время года со средней температурой наружного воздуха менее + 8°С).

 

ОСНОВНЫЕ ЭЛЕМЕНТЫ СИСТЕМЫ ОТОПЛЕНИЯ

 

СИСТЕМА ОТОПЛЕНИЯ – совокупность взаимосвязанных функциональных частей, предназначенных для получения, переноса и передачи необходимого количества теплоты в обогреваемые помещения.

К основным функциональным частям относятся:

1. центр нагрева (теплоисточник либо теплообменник) – элемент для получения и передачи теплоты к теплоносителю;

2. теплопроводы – элемент для перемещения теплоносителя от теплоисточника к потребителю (к отопительным приборам);

3. отопительные приборы – элемент для передачи теплоты от теплоносителя в помещение (воздуху и ограждающим поверхностям).

 

 

КЛАССИФИКАЦИЯ СИСТЕМ ОТОПЛЕНИЯ

 

I. По размещению функциональных частей.

1) Местная (совмещённая) система отапливает одно помещение и все функциональные части её к конструктивно объединены в одной установке, в которой непосредственно происходят и получение, и перенос, и отдача теплоты в помещение. К этому типу отопления относятся: 1) печное, 2) автономное электрическое, воздушное и газовое отопление.

2) Центральная (распределённая) система предназначена для отопления одного здания или группы зданий из одного теплового центра, который может находиться в самом здании или вне его. К этому типу относятся системы: 1) водяного, 2) парового, 3) центрального воздушного отопления

 

II. По способу перемещения теплоносителя:

1) естественные системы (гравитационные);

2) механические системы (насосные).

 

III. По типу используемого теплоносителя.

Теплоноситель – вещество, перемещаемое в системе отопления (жидкая или газообразная среда), воспринимающее и накапливающее теплоту, переносящее его на расстояние и передающее её в обогреваемые помещения.

В системах отопления используются следующие виды теплоносителей: 1) вода, 2) незамерзающие жидкости, 3) водяной пар, 4) воздух, 5) дымовые газы,

 

 

1. ВОДА

Положительные качества:

1) высокая теплоёмкость (4, 2 кДж/кг·º С),

2) высокая плотность (965 кг/м3);

3) относительная безвредность; 4) относительно низкая стоимость.

Отрицательные качества:

1) замерзает при температуре ниже 0º С, при этом увеличивается в объёме;

2) увеличивается в объёме при нагреве;

3) растворяет в себе газы и соли жёсткости.

Следствия:

1) использование воды в качестве теплоносителя позволяет аккумулировать и передавать значительное количество теплоты в малых объёмах, при этом имеется возможность изменения теплосодержания этих объемов путём соответствующего изменения их температуры;

2) нельзя допускать замерзания воды в системе, поскольку это влечёт её механическое разрушение вследствие увеличения объёма образовавшегося льда в сравнении с исходным объёмом воды (для зданий в районах с расчётной температурой ниже 40º С допускается применения воды с разрешёнными добавками, предотвращающими её замерзание);

3) в связи с увеличением объёма воды при нагревании необходимо устанавливать расширительные баки в системах отопления;

4) воду следует подвергать предварительной подготовке: удалять растворённый в ней кислород для предупреждения коррозии внутренней поверхности стальных трубопроводов, а также – соли жёсткости для предотвращения зарастания живого сечения трубопроводов из-за их отложения;

5) вода создаёт значительное гидростатическое давление в системе отопления, ограничивая её высоту.

 

2. ВОДЯНЫЕ СИСТЕМЫ ОТОПЛЕНИЯ:

Водяные системы отопления получили наиболее широкое распространение в жилищном, гражданском и промышленном строительстве. В такой системе из центра нагрева теплоноситель – горячая вода – поступает по подающим теплопроводам в отопительные приборы, остывает в них, отдавая, содержавшуюся в ней теплоту в отапливаемое помещение, после чего по обратным теплопроводам возвращается в центр нагрева.

 

Системы могут быть более подробно классифицированы:

2.1. По способу создания циркуляционного давления:

2.1.1. С естественным побуждением – циркуляция воды в системе возникает в связи с наличием разности плотностей холодной и горячей воды (т. е. в обратном и подающем трубопроводах), а также разности высот между центром нагрева и охлаждения воды. Для таких систем характерны небольшая протяжённость трубопроводов (максимальный радиус действия – 50-70 м) и малые гидравлические потери.

 

2.1.2. С принудительным побуждением. Побудителем движения теплоносителя является насос. Как правило, насосы (один – рабочий, другой – резервный) устанавливаются на обратной магистрали перед котлом. Кроме того, устраивается обводная линия с задвижкой, через которую, в случае остановки насосов и открытия этой задвижки, вода в системе циркулирует за счёт располагаемого естественного давления, в результате чего не замерзает.

2.2. По схеме отопительных стояков:

Схемы отопительных стояков достаточно разнообразны и различаются по числу труб (одно- и двухтрубные), по расположению подающей магистрали (верзнее и нижнее) и стояков (вертикальные и горизонтальные).

2.2.1. Однотрубные стояки. В них весь теплоноситель, либо некоторая его часть, последовательно проходит через все подключенные к стояку отопительные приборы.

Достоинства:

1) относительно малая трудоёмкость монтажа;

2) требуются относительно небольшие капитальные вложения.

Недостатки:

1) невозможность регулирования теплоотдачи отдельных приборов и их отключения. Даже в случае применения однотрубной системы с замыкающими участками изменение теплоотдачи одного прибора сказывается на теплоотдаче других приборов стояка;

2) температура на поверхности отопительных приборов в зависимости от этажа различная, с уменьшением же её требуется увеличение площади поверхности отопительных приборов для обеспечения равной теплоотдачи.

 

2.2.2. Двухтрубные стояки. Состоят из двух параллельно прокладываемых стояков – подающего и обратного. Теплоноситель, поступивший из подающего стояка в отопительный прибор, покидая его, попадает в обратный стояк, по которому движется к выходу из системы в центр нагрева. Таким образом, вода протекает через отопительный прибор независимо от других приборов.

Достоинства:

1) обеспечивается возможность регулирования теплоотдачи отопительных приборов;

2) средняя температура на всех отопительных приборах, подключенных к стояку, будет одинакова.

Недостатки:

1) относительно большая трудоёмкость монтажа;

2) требуются относительно большие капитальные вложения.

 

2.3. По виду прокладки (разводки) магистральных трубопроводов горячей воды

2.3.1. С верхней прокладкой (подающая магистраль расположена выше отопительных приборов). Применяется преимущественно с однотрубными отопительными стояками.

2.3.2. С нижней прокладкой (подающая и обратная магистрали расположены ниже отопительных приборов). Используется преимущественно в современных многоэтажных зданиях, а также в зданиях, не имеющих чердака, пригодного для монтажа и эксплуатации системы отопления. Для удаления воздуха из системы используются специальные воздушные линии, либо воздушные краны, устанавливаемые на отопительных приборах верхнего этажа. Особо следует отметить, что двухтрубные отопительные стояки при нижней прокладке разводящих магистралей обеспечивают большую гидравлическую и тепловую надёжность, чем при верхней.

 

2.3.3. С «опрокинутой» прокладкой (подающая магистраль находится ниже, а обратная – выше отопительных приборов). Применяется в зданиях повышенной этажности.

2.4. По виду прокладки отопительных стояков:

2.4.1. Вертикальные.

2.4.2. Горизонтальные. Применяются в зданиях с чётко выраженными поэтажными условиями эксплуатации; зданиях большой протяжённости с удлинёнными световыми проёмами, в зданиях с периодическим отоплением разных этажей и в одноэтажных зданиях. Также может использоваться для поквартирных систем отопления.

У водяного отопления имеются как достоинства, так и недостатки:

Достоинства:

1) простота центрального регулирования теплоотдачи приборов путём изменения температуры воды;

2) бесшумность работы;

3) сравнительно невысокая температура на поверхности отопительных приборов.

Недостатки:

1) высокое гидравлическое давление в системе;

2) опасность замораживания с разрушением оборудования.

 

2.5. РАСШИРИТЕЛЬНЫЕ БАКИ

Расширительные баки используются для компенсации температурного увеличения объёма воды в системе.

Конструктивно подразделяются на два вида:

2.5.1. Открытые расширительные баки. Верхняя часть таких баков сообщается с атмосферой, поэтому существует возможность как выпуска воздуха из системы, так и «заражения» циркулирующей воды воздухом, кроме того имеется опасность перелива части воды за пределы системы. Открытые расширительные баки устанавливаются в верхней точке системы, подключаются в системах с естественной циркуляций – на главном стояке, в насосных системах – к обратной магистрали.

2.5.2. Закрытые (герметичные) баки. Внутренний объём бака разделён на две части гибкой перегородкой (мембраной), верхняя часть заполнена нейтральным газом под давлением. В нижнюю поступает вода из системы отопления, которая при увеличении объёма поступает в верхнюю часть бака благодаря подвижности мембраны. Такие баки устанавливаются в подвальной части здания, подключаются к обратной магистрали.

В баках могут быть установлены датчики, контролирующие наполнение системы водой.

2.6. ВОЗДУХОСБОРНИКИ.

В том случае, если удаление воздуха из системы отопления через расширительный бак невозможно, устанавливаются специальные воздухоотводящие устройства, располагаемые в высших точках системы.

 

3. НЕЗАМЕРЗАЮЩИЕ ЖИДКОСТИ (АНТИФРИЗЫ)

Положительные качества:

1) не замерзают при низких температурах.

Отрицательные качества:

1) ядовиты;

2) коррозионно активны;

3) значительно увеличиваются в объёме при нагревании.

Следствия:

1) позволяют использование прерывистого режима эксплуатации системы отопления в зимнее время;

2) требуется установка расширительных баков большего диаметра, чем в системах отопления с водой в качестве теплоносителя.

 

4. ВОДЯНОЙ ПАР

Положительные качества:

1) высокая теплоёмкость (скрытая теплота парообразования насыщенного пара 2260-2160 кДж/кг);

2) высокая скорость движения (40-80 м/с) при отсутствии насоса;

3) высокая эффективность передачи теплоты от пара к стенке в процессе конденсации;

4) создаёт низкое гидростатическое давление в системе.

Отрицательные качества:

1) относительно большая стоимость получения;

2) постоянство высокой температуры пара (более 100º С) при изменении давления (при уменьшении давления пара в 10 раз его температура уменьшается только на 10%);

3) возникновение частичной конденсации пара при попутной потере теплоты теплопроводами.

Следствия:

1) использование пара позволяет аккумулировать и передавать большое количество теплоты на значительные расстояния с малыми затратами энергии;

2) требуются малые площади поверхности отопительных приборов и сечения теплопроводов;

3) отсутствует возможность регулирования теплопроизводительности отопительных приборов путём уменьшения подачи в них насыщенного пара;

4) постоянная высокая температура поверхности отопительных приборов (около 100º С) приводит к пригоранию органической пыли и выделению вредных веществ (в частности окиси углерода);

5) выделение воды в процессе частичной конденсации пара в теплопроводах вызывает ускоренную коррозию внутренней поверхности паропроводов, а также шум при движении пара;

6) необходимо принимать меры по сохранению и возврату конденсата к месту получения пара;

7) отсутствует необходимость установки расширительного бака в системе отопления.

 

5. ПАРОВОЕ ОТОПЛЕНИЕ

Принцип работы паровой системы отопления состоит в следующем: из центра нагрева насыщенный пар поступает по подающим паропроводам в отопительные приборы, конденсируется на их внутренней поверхности, отдавая выделившуюся при фазовом переходе теплоту через стенку прибора в отапливаемое помещение, после чего по конденсатоопроводам в виде конденсата возвращается в центр нагрева.

 

Классификация систем парового отопления:

 

5.1. П о величине начального давления (выбирается в зависимости от протяжённости паропровода и санитарно-гигиенических и теплотехнических требований):

5.1.1. Низкого давления (0, 1 – 017 МПа)

5.1.2. Высокого давления (0, 17 – 0, 47 МПа)

5.1.3. Вакуумного (< 0, 1 МПа давление пара ниже атмосферного)

 

5.2. По способу возврата конденсата:

5.2.1. С самотечным возвратом.

5.2.2. С принудительным возвратом (с помощью питательного насоса)

 

Также как и водяные системы, паровые могут быть с одно- и двухтрубными стояками, а также с верхней и нижней разводкой.

Паровому отоплению присущи специфические преимущества и недостатки по сравнению с водяной системой отопления.

Преимущества:

1) меньшая металлоёмкость в связи необходимостью меньших площадей поверхности отопительных приборов и меньших диаметров трубопроводов,

2) низкая инерционность системы;

3) малое гидростатическое давление;

4) меньшая опасность замерзания воды в трубах.

Недостатки:

1) Отсутствие возможности центрального качественного регулирования вызывает необходимость подавать пар пропусками в случае повышения наружной температуры, что приводит к значительным колебаниям температуры в отапливаемых помещениях;

2) пригорание пыли к поверхностям отопительных приборов;

3) низкая долговечность по причине быстрой коррозии паропровода и особенно конденсатопровода;

4) повышенные безполезные потери тепла паропроводами;

5)гидравлические удары и шум в паропроводах.

Паровое отопление используется только в промышленности, вспомогательных зданиях и небольших коммунальных предприятиях.

6. ОТОПИТЕЛЬНЫЕ ПРИБОРЫ

 

Отопительные приборы – устройства, предназначенные для непосредственной передачи в отапливаемое ими помещение тепловой энергии от теплоносителя – воды, пара или антифриза.

Отопительные приборы устанавливаются, как правило, под окнами, или у наружных стен. При таком размещении прибора увеличивается температура поверхности в нижней части наружной стены и окна, что повышает тепловой комфорт помещения, поскольку температура в помещении выравнивается. Кроме того, расположение отопительного прибора под окном препятствует образованию ниспадающего потока холодного воздуха и движению воздуха с пониженной температурой у пола помещения.

Классификация отопительных приборов определяется по преобладающему способом передачи тепла и конструктивным особенностям.

Тепловая энергия от отопительных приборов передаётся в отапливаемое помещение одновременно двумя способами:

1) радиацией (перенос теплоты от одних тел к другим электромагнитными волнами инфракрасного диапазона);

2) конвекцией (перенос теплоты за счёт перемещения в пространстве массы вещества, в данном в случае - внутреннего воздуха, нагреваемого отопительным прибором).

Существуют следующие виды отопительных приборов:

 

6.1. РАДИАТОРЫ– отопительные приборы, отдающие в помещение не менее 25% всей теплоты радиацией. Радиаторы выпускаются двух типов: 1) секционные и 2) штампованные.

6.1.1. Секционные радиаторы состоят из отдельных колончатых элементов – секций с внутренними каналами круглой или овальной формы. Удобство использования заключается в возможности выбора площади поверхности прибора путём выбора числа его секций. Производятся из чугуна и алюминия.

6.1.1.1. Чугунные радиаторы:

Достоинства:

1) высокая коррозионная стойкость.

Недостатки:

1) невысокая механическая прочность (выдерживают гидравлическое давление не более 0, 6 МПа);

2) трудоёмкость изготовления и монтажа;

3) малопривлекательный внешний вид.

 

6.1.1.2. Алюминиевые радиаторы:

Достоинства:

1) весьма высокая теплоотдача;

2) высокая коррозионная стойкость;

3) привлекательный внешний вид;

4) малый вес.

Недостатки:

1) возможно выделение газообразного водорода при повышенной кислотности воды. Этот недостаток устранён в биметаллических радиаторах, у которых непосредственно с водой контактирует стальной внутренний слой, алюминиевый же слой вынесен наружу;

2) на границе контакта разнородных металлов отопительного прибора и трубы системы отопления возможно возникновение гальванической пары, что может привести к электрохимической коррозии (подключение алюминиевого прибора к стальным трубом должно производиться через оцинкованные переходники).

6.1.1.3. Биметаллические радиаторы изготавливаются из двух различных металлов – стали и алюминия. Непосредственно с водой контактирует стальной внутренний слой, а алюминиевый слой вынесен наружу. Биметаллические радиаторы, обладая всеми достоинствами алюминиевых радиаторов, отличаются отсутствием недостатков, характерных для последних.

6.1.2. Штампованные радиаторы изготавливаются из листовой стали. Бывают двух типов конструкции:

1) с внутренними горизонтальными каналами, соединёнными вертикальными колонками;

2) с внутренним каналом змеевиковой формы (либо с трубой, приваренной к панели).

Достоинства:

1) высокая теплоотдача;

2) небольшой вес;

3) позволяют наладить их производство с высокой степенью механизации.

Недостатки:

1) низкая коррозионная стойкость;

2) дефицит высококачественной холоднокатаной листовой стали.

6.1.3. Стальные колончатые радиаторы. Отличаются повышенной прочностью и гигиеничностью.

 

6.2. КОНВЕКТОРЫ – отопительные приборы, отдающие в помещение не менее 75% всей теплоты конвекцией. Это приборы с сильно развитой поверхностью контакта с воздухом, как правило, представляют собой конструкцию из стальных труб с нанесённым на них пластинчатым оребрением. Могут помещаться в кожух и снабжаться воздушным клапаном, позволяющим регулировать теплоотдачу прибора, а также оборудоваться специальным вентилятором для принудительного побуждения движения воздуха.

Достоинства:

1) малый вес и размер;

2) простота монтажа и эксплуатации;

3) низкая инерционность;

4) могут выдерживать давление до 1 МПа.

Недостатки:

1) Негигиеничность, вызываемая трудностью удаления пыли с ребристых поверхностей;

2) некоторый перегрев верхней зоны помещения.

6.3. РЕБРИСТЫЕ ЧУГУННЫЕ ТРУБЫ
– отлитые из чугуна трубы с оребрением со стороны контакта с воздухом. Теплоотдача конвекцией и радиацией происходит в равных долях.

Достоинства:

1) сравнительно неплохие теплотехнические показатели;

2) компактность;

3) пониженная температура поверхности рёбер при использовании высокотемпературного теплоносителя;

4) относительная простота изготовления и монтажа.

Недостатки:

1) неудовлетворительный внешний вид;

2) малая механическая прочность рёбер;

3) трудность очистки оребрения от пыли.

Следствия: Устанавливаются только в производственных помещениях с небольшой запылённостью.

 

6.4. ГЛАДКОТРУБНЫЕ ПРИБОРЫ – сварные конструкции из гладких стальных труб. Бывают двух типов исполнения: 1) в форме змеевиков (с последовательное соединение труб, высокое гидравлическое сопротивление), и 2) в виде регистров (параллельное соединение труб, низкое гидравлическое соединение).

Достоинства:

1) высокие теплотехнические показатели;

2) малая площадь пылесобирающей поверхности, свободный к ней доступ;

3) могут выдерживать давление до 1 МПа.

Недостатки:

1) громоздкость;

2) неудобство размещения под окнами;

3) большой расход стали;

4) требуют применения ручного труда при изготовлении.

Следствия: Целесообразно применять в производственных помещениях со значительными пылевыделениями, а также для обогрева теплиц и иных сельскохозяйственных зданий.

6.5. ОТОПИТЕЛЬНЫЕ ПАНЕЛИ – плиты с внутренними каналами змеевиковой или регистровой формы, по которым перемещается теплоноситель. В этих каналах также могут размещаться трубы из стали, стекла, чугуна, стекла или пластмассы. Существует два конструктивных типа отопительных панелей:

1) совмещённые панели составляют единое целое с ограждающими конструкциями здания,

2) приставные – изготавливаются отдельно и монтируются рядом или в специальных выемках строительных конструкций. Применяются в панельном домостроении. Основная часть тепловой энергии передаётся в помещение радиацией.

Достоинства:

1) не занимают полезной площади;

2) могут выдерживать давление до 1 МПа;

3) отвечают всем архитектурно-строительным и санитарно-гигиеническим требованиям.

Недостатки:

1) сложность монтажа и ремонта;

2) неудобство регулировки теплоотдачи вследствие высокой инерционности.

 

7. ВОЗДУХ

Положительные качества:

1) относительно низкая стоимость.

Отрицательные качества:

1) очень низкая теплоёмкость (1, 0 кДж/кг·º С);

2) низкая плотность (1, 2 кг/м3 при +20º С).

Следствия:

1) малые теплоёмкость и плотность воздуха приводят к перемещения больших его объёмов для передачи малого количества теплоты, что вызывает значительные затраты энергии на его транспортировку, а также – большие площади сечений теплопроводов;

2) необходимо устанавливать фильтры для очистки воздуха от пыли;

3) позволяет быстро регулировать температуру и объёмы подачи;

4) при совмещении функций отопления и вентиляции позволяет отказаться от использования отопительных приборов.

 

8. ВОЗДУШНОЕ ОТОПЛЕНИЕ

В системах воздушного отопления отсутствуют отопительные приборы. Горячий воздух, нагретый в калорифере, передаёт аккумулированное им тепло непосредственно отапливаемому помещению.

Классификация воздушного отопления:

8.1. По месту нагрева воздуха:

8.1.1. Местное. Воздух нагревается в калорифере, расположенном в отапливаемом помещении (воздушные тепловые завесы, тепловые вентиляторы).

8.1.2. Центральное. Воздух нагревается до необходимой температуры в тепловом центре калорифером, а затем транспортируется по подающим воздуховодам и распределяется в отапливаемые помещения.

8.2. По схеме вентилирования отапливаемых помещений:

8.2.1. Прямоточные. Воздух для нагрева забирается снаружи, а после передачи части полученной теплоты помещению в полном объёме удаляется на улицу. Применяется в помещениях с повышенными требованиями к качеству внутренней воздушной среды, в жилых и общественных зданиях.

8.2.2. С полной рециркуляцией. Воздух для нагрева в калорифере забирается непосредственно из отапливаемого помещения. Допускается к применению в общественных зданиях и производственных помещениях с временным пребыванием людей, либо в качестве дежурного отопления.

8.2.3. С частичной рециркуляцией. Основная часть воздуха для нагрева забирается из отапливаемого помещения, но также к калориферу подводится и наружный воздух в объёме, необходимом для вентиляции, при этом такой же объём воздуха удаляется из помещения наружу.

8.3. По характеру перемещения нагреваемого воздуха:

8.3.1. С естественным побуждением. Перемещение воздуха происходит за счёт перепада давлений, вызванного разностью плотностей горячего и холодного воздуха.

8.3.2. С механическим побуждением. Давление создаётся вентилятором.

 

У воздушного отопления есть свои недостатки и достоинства.

Достоинства:

1) низкие капитальные затраты в связи с отсутствием отопительных приборов и трубопроводов;

2) более равномерное распределение температуры в помещении;

Недостатки:

1) значительные размеры воздуховодов;

2) относительно большие транзитные потери теплоты при воздуховодах значительной протяженности.

 

9. ДЫМОВЫЕ ГАЗЫ

Положительные качества:

1) более высокая, чем у воздуха, теплоотдача к теплообменным поверхностям (за счёт большей излучательной способности частиц продуктов сгорания).

Отрицательные качества:

1) содержат опасные для здоровья вещества;

2) могут содержать вещества с высокой коррозионной активностью

 

 

Следствия:

1) использование дымовых газов в качестве теплоносителя возможно только при применении промежуточных теплообменных устройств для нагрева теплоносителя, поступающего непосредственно к потребителю;

2) обеспечивается утилизация (сбережение и использование) теплоты выбросных дымовых газов;

3) при наличии веществ с высокой коррозионной активностью (например – сернистых соединений) резко сокращается долговечность теплопроводов и теплообменных устройств;

4) при охлаждении дымовых газов ниже точки росы возможно выпадение конденсата и в итоге - отсыревание конструкций и образование наледей в зимнее время.

 

10. ПЕЧНОЕ ОТОПЛЕНИЕ

Печное отопление, будучи одним из наиболее древних способов обогрева помещений, не утратило своей актуальности и в наши дни.

Отопительными печами оборудуются жилые и административные здания высотой до 2 этажей, а также одноэтажные здания учреждений здравоохранения, в школах, клубах, столовых и в производственных зданиях.

 

Классификация отопительных печей:

10.1. По теплоёмкости:

10.1.1. Нетеплоёмкие. Предназначены для кратковременного обогрева, требуют непрерывной топки:

1) металлические печи-«буржуйки»,

2) печи, сложенные из малого количества кирпичей (до 300 шт.),

3) камины.

10.1.2. Теплоёмкие. Сооружаются для постоянного обогрева помещений, с проведением периодических топок.

 

10.2. По схеме движения дымовых газов:

10.2.1. Канальные. Движение газов осуществляется по внутренним каналам, которые могут быть соединены параллельно или последовательно.

10.2.2. Безканальные (колпаковые). Движение газов осуществляется свободно, а по окончании топки печь не расхолаживается, поскольку горячие дымовые газы скапливаются выше входа в дымовую трубу. Верхняя зона при этом несколько перегревается.

10.2.3. Комбинированные. Дымовые газы перед попаданием в колпак проходят по каналам, расположенным ниже топки, что позволяет прогреть нижнюю зону и достичь более равномерного распределения температуры в помещении.

10.3. По устройству дымовых труб:

10.3.1. Насадные – устанавливаются непосредственно на печи.

10.3.2. Внутристенные – прокладываются в капитальных стенах.

10.3.3. Коренные отдельно располагаются на самостоятельном фундаменте.

 

Достоинства печного отопления:

1) относительная простота сооружения из местного недорогого материала (кирпич, глина, песок, известь), малая металлоёмкость;

2) возможность использования местного твёрдого топлива любого типа (дрова, уголь, торф, мусор),

3) лучистое тепло;

4) вентиляция помещения за счёт тяги.

Недостатки:

1) пожароопасность,

2) большое количество занимаемой площади;

3) опасность отравления людей продуктами неполного сгорания (угарным газом);

4) большие затраты труда на обслуживание печи (топка, чистка и пр.);

4) низкий КПД (русская печь – 30%, голландская печь – 40%);

5) неравномерность средней температуры в помещении в течение суток;

6) возможен недогрев нижней зоны.

Основные противопожарные меры:

1) Устройство утолщения трубы у перекрытия на чердаке (> 380 мм);

2) перед топкой укладывается стальной лист;

3) дымоход выводится выше конька крыши на 0, 5 м.

Основные правила эксплуатации:

1) Заканчивать топку необходимо за два часа до оставления печи без присмотра.

2) Закрывать заслонки, отключающие печь от дымовой трубы следует только после полного сгорания топлива.

 

11. РЕГУЛИРОВАНИЕ ТЕПЛООТДАЧИ в системах отопления достигается двумя методами:

1. Центральное регулирование (качественное). Осуществляется в процессе эксплуатации системы отопления изменением температуры теплоносителя, подаваемого в систему. При невозможности понижения температуры теплоносителя (в паровых системах, а также в водяных при повышенной температуре наружного воздуха) применяется регулировка «пропусками»: теплоноситель в систему подаётся не постоянно, а с перерывами, что приводит к уменьшению поступающего в систему отопления количества теплоты.

2. Местное регулирование (количественное). Осуществляется за счёт изменения количества поступающего в отопительный прибор теплоносителя с помощью специальных кранов, устанавливаемых на подводках к приборам. Наиболее распространён кран двойной регулировки. Первая регулировка – монтажная, проводится при наладке всей системы отопления после монтажа при сдаче в эксплуатацию. Вторая регулировка – эксплуатационная, позволяет осуществлять количественную регулировку теплоотдачи отдельных приборов в процессе эксплуатации.

 

12. НОВЫЕ ВИДЫ СИСТЕМ ОТОПЛЕНИЯ

Системы напольного отопления. В таких системах под напольным покрытием прокладываются пластиковые трубы для циркуляции низкотемпературного теплоносителя, либо электрические нагревательные кабели.

 

13. СИСТЕМЫ ВОДЯНОГО ОТОПЛЕНИЯ В ВЫСОТНЫХ ЗДАНИЯХ

Высота системы водяного отопления ограничивается значением гидростатического давления в оборудовании, расположенном в её нижней части. При использовании обычного оборудования предельная величина давления составляет, как правило, 0, 6-1, 0 МПа. При использовании специально сконструированного оборудования предельная величина гидростатического давления может быть увеличена до 2, 5 МПа.

Если суммарная высота верхнего отапливаемого этажа превышает допустимую высоту системы отопления, то она разделяется на несколько гидравлически отдельных зон, распложенных друг над другом и обслуживающих определённую группу этажей. Каждая зона подключается к системе теплоснабжения по независимой схеме и, соответственно, имеет свой расширительный бак, теплообменник и циркуляционный насос.

Использование воды для подачи тепловой энергии в теплообменники зон системы отопления также ограничено предельной величиной гидростатического давления. Если подача воды в теплообменники верхних зон невозможна, то для снабжения теплом используются теплоносители, создающие гидростатическое давление с допустимым для работы оборудования значением, как правило – водяной пар. Кроме того для нагрева воды в верхних зонах можно применять автономные источники тепла, например – электрические или газовые котлы.

 

ВОПРОСЫ ДЛЯ САМОКОНТРОЛЯ:

 

1. Укажите в чём состоит суть отопления?

2. Назовите основные функциональные элементы системы отопления.

3. Каковы свойства воды как теплоносителя?

4. Каковы свойства водяного пара как теплоносителя?

5. Каковы свойства воздуха как теплоносителя?

6. Каковы свойства пара как теплоносителя?

7. Перечислите виды отопительных приборов.

8. Перечислите методы регулирования теплоотдачи отопительных приборов.

9. Классифицируйте системы отопления.

10. Классифицируйте водяную систему отопления.

11. Укажите преимущества и недостатки паровой системы отопления в сравнении с водяной.

12. Укажите достоинства и недостатки воздушной системы отопления.

13. Классифицируйте отопительные печи.

14. Укажите достоинства и недостатки печной системы отопления.

15. Укажите основные меры противопожарной безопасности и правила эксплуатации отопительных печей.

 


II. ТЕПЛОСНАБЖЕНИЕ

 

Основная задача, решаемая при осуществлении теплоснабжения – обеспечение надёжного и безперебойного снабжения потребителей тепловой энергией.

 

1. СИСТЕМА теплоснабжения. СОСТАВ СИСТЕМЫ

 

СИСТЕМА ТЕПЛОСНАБЖЕНИЯ – совокупность взаимосвязанных источника, тепловых сетей и систем теплопотребления. Организация теплоснабжения представляет собой сложный технологический процесс единовременного производства, транспортирования и потребления энергии.

Основные функциональные части системы теплоснабжения во многом подобны частям системы отопления, это:

1) источник теплоты;

2) теплопроводы (тепловые сети),

3) потребители теплоты.

 

Системы теплоснабжения классифицируются по основным признакам:

 

1.1 По источнику приготовления теплоты:

1.1.1. Местные (децентрализованные) системы. Каждый потребитель обслуживается отдельным источником теплоты, расположенным вблизи.

1.1.2. Централизованные. Источник теплоты обслуживает отдаленную от него группу раздельных потребителей.

Централизация теплоснабжения позволяет достичь:

1) снижение капитальных и эксплуатационных затрат (стоимость сооружения одной котельной мощностью 100 МВт в 5-10 раз меньше стоимости строительства 100 котельных мощностью по 1 МВт),

2) уменьшения эксплуатационных затрат на топливо ввиду более экономичного его сжигания в крупных котлах, а также на обслуживание вследствие сокращения численности обслуживающего персонала.

Источниками теплоты в централизованной системе теплоснабжения являются:

1) квартальные котельные;

2) теплоэлектроцентрали (ТЭЦ).

 

1.1.2.1. Квартальные (городские, районные) котельные.

Котельная установка – совокупность устройств, предназначенных для выработки только тепловой энергии. Представляют собой комплекс технологически связанных тепловых энергоустановок, расположенных в обособленных зданиях. Котельная установка состоит из:

1) котельного агрегата,

2) устройства для приготовления топлива и его подачи в топку,

3) дутьевого вентилятора для подачи воздуха в топку,

4) оборудования для удаления золы и шлаков, образующихся при сжигании твёрдого топлива,

5) дымососа для отвода продуктов сгорания из котельного агрегата,

6) дымовой трубы,

7) оборудования для водоподготовки,

8) насосов для подачи питательной воды.

 

1.1.2.2. Теплоэлектроцентрали (ТЭЦ). ТЭЦ – это паротурбинная электростанция, предназначенная для производства электрической энергии и теплоты в комбинированном технологическом процессе. Тепловая мощность ТЭЦ может достигать 6000 МВт, а электрическая – 1500 МВт.

Работа ТЭЦ осуществляется следующим образом: пар (с давлением до 300 МПа и температурой до 600°С), полученный в результате сжигания топлива в паровых котлах ТЭЦ, направляется в теплофикационные турбины, которые вращают электрогенераторы, вырабатывающие электроэнергию; затем часть отработавшего пара с понизившимся давлением (до 2 МПа), но всё ещё высокой температурой, направляется из турбины в теплообменные установки, где происходит нагрев теплоносителя системы теплоснабжения. После этого полностью использованный пар конденсируется в конденсаторе и в виде воды снова направляется в котёл.

В современных ТЭЦ коэффициент полезного использования топлива дозодит до 95%.

1.2. По роду теплоносителя системы теплоснабжения разделяются на:

1.2.1. Водяные (перегретая вода до 200°С под давлением до 2, 5 МПа). Применяются, как правило, для теплоснабжения систем отопления, вентиляции и горячего водоснабжения. Преимущества воды, как теплоносителя в системе теплоснабжения, перед паром заключается в следующем:

1) возможность транспортировки энергии на большие расстояния (5-6 км от квартальных котельны, 30 - 40 км от ТЭЦ) без существенного снижения температуры;

2) удобство центрального качественного и количественного регулирования отпуска теплоты;

3) простота присоединения большинства потребителей к теплосетям.

 

1.2.2. Паровые (пар с температурой до 440°С и давлением до 6, 2 МПа). Используются в основном для нужд промышленности. Пар, как теплоноситель в системе теплоснабжения, имеет следующие преимущества перед водой:

1) возможность удовлетворять не только тепловые потребности, но и силовые, а также – некоторые технологические;

2) малый вес и незначительность создаваемых гидравлических давлений в теплопроводах при самых неблагоприятных рельефах местности;

3) простота обнаружения и ликвидации аварий в сетях (пар всегда выходит на поверхность земли, а ремонтные работы можно вести сразу после выключения пары);

4) отсутствие расхода электроэнергии на передачу пара (расстояние транспортировки – 5 - 6 км).

 

1.3. По способу использования теплоносителя:

1.3.1. Открытые. Теплоноситель частично или полностью отбирается потребителем и обратно в сеть не возвращается (например – для нужд горячего водоснабжения или промышленности).

1.3.2. Закрытые. Теплоноситель не покидает тепловую сеть.

 

Также системы теплоснабжения различаются по конструкции тепловых сетей, устройствам абонентских установок и иным признакам.

 

1.4. К потребителям теплоты относятся системы: 1) отопления, вентиляции и кондиционирования воздуха (ОВК), 2) горячего водоснабжения (ГВС) и 3) различные промышленные.

Потребители теплоты подразделяются по характеру тепловых нагрузок по времени на две категории:

Сезонные потребители – системы ОВК, постоянно работающие только в отопительный сезон. Их тепловая нагрузка связана с изменениями температуры окружающего воздуха, но в течение суток она практически неизменна.

Постоянные потребители – системы ГВС и промышленные. Их суточная нагрузка (особенно систем ГВС) переменная.

 

 

2. ВЫРАБОТКА ТЕПЛОВОЙ ЭНЕРГИИ

 

2.1. ТОПЛИВО – это вещество, являющееся источником получения тепловой энергии.

Топливо по своему роду подразделяется на: 1) органическое (содержащее в своём составе углерод) и 2) ядерное (состоящее из изотопов урана).

Для высвобождения тепловой энергии органическое топливо сжигается. Горение топлива – процесс быстрого соединения его горючих составных частей с кислородом, т. е окисление.

2.4. ВИДЫ (ОРГАНИЧЕСКОГО) ТОПЛИВА:

2.4.1. Твёрдое топливо (древесина, торф, горючие сланцы, уголь) состоит из:

1) углерода (каменный уголь – 40…70%, антрацит – до 90%),

2) летучих веществ и золы (бурый уголь – 9…40%, каменный – более 9%, антрацит – менее 9%). Используется в естественном состоянии. Наибольшую теплоту сгорания имеет антрацит (25000 – 30000 кДж/кг).

2.4.2. Жидкое топливо (мазут и др. нефтепродукты) – состоит почти из одних горючих веществ (углерод – 84…87% и водород – 11…13%). Теплота сгорания – 38000 – 39500 кДж/кг.

2.4.3. Газообразное топливо (природный и искусственный газ) – состоит почти целиком из горючих веществ (метан CH4 и прочие углеводороды). Теплота сгорания – 35000 – 36000 кДж/кг.

 

2.5. КОТЕЛЬНЫЕ АГРЕГАТЫ

2.5.1. Для получения тепловой энергии топливо сжигается в топках котельных агрегатов (котлов). Котлы подразделяются на два основных типа (по своему назначению):

2.5.1.1. Паровые. Предназначены для снабжения паром (в основном технологических потребителей).

2.5.1.2. Водогрейные. Предназначаются для снабжения потребителей перегретой водой.

 

3. ТЕПЛОВЫЕ СЕТИ

Тепловая сеть – совокупность устройств, предназначенных для передачи и распределения теплоты, содержащейся в теплоносителе, от источника к потребителю.

Тепловые сети – наиболее дорогие, металлоёмкие и трудозатратные сооружения среди всех городских коммуникаций. Поэтому они должны выполняться так, чтоб срок их безаварийной службы составлял не менее 50 лет.

 

Тепловые сети классифицируются:

 

3.1. По назначению:

3.1.1. Магистральные (высокого температурного потенциала, диаметром 600 – 1400 мм и более) – для перемещения теплоносителя от источника тепла до жилых кварталов и площадок предприятий.

3.1.2. Распределительные квартальные (диаметром 300 – 600 мм) – для перемещения теплоносителя от магистральных сетей до узловых ответвлений к отдельным зданиям.

3.1.3. Ответвления к отдельным зданиям (дворовые) – (диаметром менее 300 мм)

 

3.2. По ориентации на местности (по трассировке):

3.2.1. Радиальные (лучевые). Состоят из магистральных распределительных сетей и ответвлений к отдельным потребителям.

 

3.2.2. Кольцевые. Имеют ту же схему, что и радиальные, с тем отличием, что отдельные потребители соединены перемычками, что позволяет снабжать потребителей при аварии – повреждении отдельных участков, поскольку по этим перемычкам теплоноситель может быть доставлен к потребителю, находящемуся на аварийном участке. Такая схема отличается повышенной металлоёмкостью и трудностью обнаружения места аварии. Как правило, закольцовываются магистральные сети.

 

3.3. По числу труб:

3.3.1. Двухтрубные. Состоит из подающей и обратной труб в водяных сетях, из паропровода и конденсатопровода – в паровых;

3.3.2. Трёхтрубные. Содержит две подающие трубы для подачи теплоносителя с разными параметрами и одну общую обратную трубу;

3.3.3. Четырёхтрубные. Содержит одну пару труб – для обеспечения системы отопления, и другую – для ГВС.

 

3.4. По способу прокладки трубопроводов:

3.4.1. Подземные. Преобладает в населённых пунктах. Подразделяются, в свою очередь, на:

3.4.1.1. Канальные. Теплопроводы размещаются в каналах (проходных, полупроходных и непроходных). Каналы защищают трубы от воздействия окружающей среды, механических нагрузок. Требует наибольших трудовых и материальных затрат (до 50% от стоимости трассы). Обязательны к устройству при прокладке трассы под железнодорожными путями, автострадами и т. п.

3.4.1.2. Безканальные. Позволяют снизить стоимость сооружения сети., однако обеспечивают меньшую надёжность.

3.4.2. Надземные. Используются, как правило, вне мест заселения и там, где это допустимо по архитектурным соображениям. Отличаются наименьшей стоимостью и трудозатратами на сооружение.

 

3.5. По принципу работы:

3.5.1. Районные (изолированные). Такие сети привязаны к одному источнику теплоты, обслуживают конкретный изолированный район, промышленный центр или город в целом.

3.5.2. Общие (единые). В них организована параллельная работа от многих источников теплоты на общую обезличенную сеть. В отличие от изолированных, обладают возможностью резервирования источников теплоты, рационального использования имеющихся тепловых мощностей, позволяет маневрировать сооружением теплоисточников и развитием сети в целом, предотвращать развитие аварий.

 

4. КОНСТРУКТИВНЫЕ ЭЛЕМЕНТЫ ТЕПЛОВЫХ СЕТЕЙ

 

4.1. ТРУБЫ для сооружения тепловых сетей применяются:

4.1.1. Стальные: 1) электросварные (диаметром более 426 мм) и 2) безшовные горячекатаные (диаметром 32 – 426 мм).

4.1.2. Неметаллические:

1) винипластовые и

2) полимерные.

Могут применяться при давлении теплоносителя до 0, 6 МПа и температуре до 60°С (до 100°С – полимерные).

 

При движении горячего теплоносителя по трубопроводам имеет место температурное удлинение труб. С учётом этого фактора, с целью предотвращения возможности возникновения значительных напряжений изгиба и повреждения конструкции, по всей теплотрассе устраиваются ОПОРЫ и КОМПЕНСАТОРЫ.

 

4.2. ОПОРЫ несут на себе массу трубопровода; подразделяются в зависимости от конструкции и выполняемой ими функции:

4.2.1. Неподвижные опоры предназначены для фиксации в определённой позиции элементов трубопровода, не допускающих смещения (в камерах, в точках расположения запорной арматуры, у осевых компенсаторов). Они разделяют трубопровод на независимые друг от друга в восприятии деформаций участки. Неподвижное закрепление трубопроводов осуществляется различными конструкциями в зависимости от принятого способа прокладки теплосети.

 

4.2.2. Подвижные опоры воспринимают массу трубопровода и обеспечивают его свободное перемещение в горизонтальном направлении. Подразделяются на опоры:

4.2.2.1. Скольжения. Трубы свободно опираются на бетонные подушки, в которые предварительно заделываются стальные полосы для уменьшения сил трения и истирания. Применится при всех видах прокладки.

 

4.2.2.2. Качения (катковые и роликовые). Трубы опираются на специальный каток, свободно передвигающийся по направляющим. Устраиваются для труб большого диаметра (от 200 мм), с целью уменьшения сил трения.

4.2.2.3. Подвесные. Трубы подвешиваются за гибкую подвеску, которая позволяет им перемещаться в любом направлении и поворачиваться. Применяются при надземной прокладке для труб малого диаметра.

 

4.8. КОМПЕНСАТОРЫ

Компенсация теплового удлинения теплопроводов осуществляется компенсаторами, расположенными между неподвижными опорами. По принципу действия разделяются на две группы:

4.8.1. Гибкие радиальные компенсаторы. Используются для естественной компенсации на прямых и поворотных участках теплотрассы. Не нуждаются в обслуживании, приводят к повышению гидравлического сопротивления и перерасходу труб, требуют устройства специальных ниш. Размещаются на участках длиной от 50 до 200 м (между неподвижными опорами), в зависимости от диаметра трубы. Устраиваются путём придания фрагментам труб особой конфигурации:

4.8.1.1. Изогнутые под углом участки труб;

4.8.1.2. П-образные компенсаторы.

 

4.8.2. Осевые компенсаторы обеспечивают продольную компенсацию температурного удлинения трубы. Устраиваются на прямых участках трасс, когда исчерпаны все возможности применения естественной компенсации. Их разновидности:

 

4.8.2.1. Сальниковые. Удлинения воспринимается телескопическими перемещениями внутреннего стакана в полости наружной обоймы. Герметичность обеспечивается сальниковой набивкой (прографиченый асбестовый шнур и термостойкая круглая резина, которые в виде колец заполняют зазор между стаканом и обоймой). Требует постоянного надзора. Применяются в трубах большого диаметра. Размещаются на участках длиной от 25 до 160 м (между неподвижными опорами), в зависимости от диаметра трубы и способа прокладки (надземный или подземный).

 

4.8.2.2. Линзовые (сильфонные). Обеспечивают большую надёжность по герметичности, но обладают меньшей компенсирующей способностью (50-150 мм).

 

4.9. ТЕПЛОВЫЕ КАМЕРЫ

Тепловые камеры устанавливаются по трассе для размещения арматуры, сальниковых компенсаторов, дренажных устройств. Устраиваются, как правило, в местах подключения к потребителям, а также в точках ответвлений от теплопровода.

5. СХЕМЫ ПОДКЛЮЧЕНИЯ СИСТЕМ ОТОПЛЕНИЯ К ТЕПЛОВЫМ СЕТЯМ

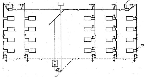
Схемы подключения систем отопления к тепловым сетям подразделяются на два типа: 1) зависимые и 2) независимые.

5.1. Зависимые схемы. При таких схемах теплоноситель поступает в отопительные приборы непосредственно из тепловых сетей. Поэтому давление в системе отопления определяется режимом давления в тепловой сети. Кроме того, возможны случаи, когда высокое давление в системе отопления передаётся в теплосеть и вызывает в ней недопустимое повышение давления (например, при отоплении высотных зданий).

Существует несколько способов подключения по зависимой схеме:

5.1.1. С непосредственным присоединением (рис. а). При этом температура воды в системе отопления равна температуре сетевой воды. Применяется на промышленных предприятиях, допускающих высокую температуру в отопительных приборах, либо при невысоких температурах воды в тепловой сети.

5.1.2. С элеваторным смешением (рис. б). Применяется для снижения температуры сетевой воды со 150°С до 95°С с помощью специального устройства – элеватора. Элеватор подмешивает часть воды из обратной магистрали в подающую за счёт перепада давления между магистралями (0, 08 – 0, 15 МПа).

Принцип работы элеватора состоит в следующем: вода с температурой 150°С из подающей магистрали под значительным давлением поступает в элеватор через сопло. Из выходного отверстия сопла струя воды выходит с большой скоростью, в результате чего вокруг сопла образуется разрежение, приводящее к подсасыванию в приёмную камеру воды с температурой 70°С из обратной магистрали. Обе струи поступают в камеру смешения, где происходит выравнивание их скоростей и интенсивное перемешивание, в результате чего температура смеси становится равной 95°С (для получения необходимых значений температуры при заданных параметрах воды производится подбор элеватора). Далее смешанная вода попадает в диффузор, где происходит снижение скорости потока и вследствие этого – повышение давления. Разность давлений за элеватором и в обратной магистрали перед входом в камеру смешения обеспечивает циркуляцию воды в системе.

Позволяет применять в наружных тепловых сетях перегретую воду, сохраняя температуру в подающей воде в пределах нормы.

Использование элеватора имеет свои достоинства и недостатки:

Достоинства:

1) отсутствие затрат электроэнергии;

2) малые эксплуатационные затраты.

Недостатки:

1) низкий КПД;

2) необходимость повышения давления в теплосети;

3) опасность прекращения циркуляции воды в системе отопления при отключении теплосети.

5.1.3. С насосным смешением (рис. в). Насос, установленный на перемычке между подающим и обратным трубопроводами, подмешивает холодную воду из обратной магистрали к сетевой воде. Применяется в случае нехватки давления для работы элеватора. К недостаткам такой схемы следует отнести шум, создаваемы насосом при работе.

6.4. Независимые схемы. При таких схемах теплоноситель поступает в теплообменник, где нагревает воду системы отопления, при этом системы отопления и теплоснабжения оказываются гидравлически изолированы друг от друга. Циркуляция воды в системе отопления обеспечивается автономным насосом, при этом обязательна установка расширительного сосуда, поскольку количество воды, циркулирующей в системе отопления, неизменно, и при нагреве происходит увеличение её объёма.

 

6. ТЕПЛОВЫЕ ПУНКТЫ

Присоединение потребителей к тепловым сетям производится в тепловом пункте, расположенных в обособленном помещении. Тепловые пункты, в зависимости от назначения и особенностей тепловых сетей могут выполнять следующие функции:

– постоянный контроль параметров (температура и давление) теплоносителя, поступающего из тепловой сети;

– приготовление, поддержание и регулирование параметров теплоносителя, поступающего непосредственно к потребителю;

– водоподготовка для систем ГВС;

– учёт и регулирование расхода теплоносителя;

– защита местных систем от ненормативного повышения давления и температуры теплоносителя;

– заполнение и подпитка систем потребления теплоты;

– сбор, охлаждение и возврат конденсата (в паровых системах).

В зависимости от выполняемых тепловым пунктом функций, особенностей тепловой сети, способа подключения потребителя к теплосети, тепловые пункты оснащаются соответствующим оборудованием, которое, как правило, включает в себя:

1) элеватор, смесительный насос либо теплообменник с циркуляционным насосом;

2) теплообменник системы горячего теплоснабжения;

3) приборы контроля и регулирования параметров теплоносителей, поступающих к потребителю, и приборы учёта потребления теплоты.

7.1. Тепловые пункты подразделяются на:

7.1.1. Индивидуальные (ИТП), служащие для подключения одного здания.

7.1.2. Центральные (ЦТП) – для присоединения группы зданий.

 

 

7. СИСТЕМЫ ГОРЯЧЕГО ВОДОСНАБЖЕНИЯ (ГВС).

 

Горячая вода для обеспечения нужд бытовых и технологических потребителей может быть получена двумя различными способами:

1) Путём отбора горячей воды из открытых тепловых сетей с последующим сливом её в канализацию.

2) Путём нагрева холодной водопроводной воды. Как правило, для обеспечения бытовых потребителей горячей водой используется этот способ.

 

Основные функциональные элементы систем ГВС:

1. Источник теплоты.

2. Циркуляционный насос. Обеспечивает постоянную циркуляцию горячей воды по замкнутому контуру системы ГВС. Устанавливается перед теплообменником на обратном трубопроводе

3. Подающий трубопровод. Горячая вода из теплообменника поступает в водоразборные стояки, из которых которые потребитель может производить непосредственный отбор горячей воды посредством кранов.

4. Циркуляционный водопровод. По нему неразобранная потребителями вода возвращается по обратному трубопроводу к теплообменнику. Объём отобранной потребителем воды восполняется водопроводной водой, которая также поступает в теплообменник.

5. Запорная и регулирующая арматура.

 

Классификация систем ГВС:

7.1. По месту расположения источника тепла:

7.1.1 Децентрализованные. Источник тепла располагается вблизи места водоразбора. Для нагрева водопроводной воды применяются:

1) газовые водонагреватели,

2) электрические водонагреватели,

3) водогрейные колонки на твёрдом и газовом топливе.

Газовые нагреватели бывают:

1) проточные (быстродействующие) и

2) ёмкостные (с предварительным нагревом некоторого объёма воды).

Электрические нагреватели бывают, как правило, только ёмкостные.

7.1.2. Централизованные. В качестве источника теплоты используются ТЭЦ и районные котельные.

7.2. По месту расположения подающих магистралей:

7.2.1. С верхней разводкой.

7.2.2. С нижней разводкой.

 

КОНТРОЛЬНЫЕ ВОПРОСЫ.

 

1. Укажите основную задачу теплоснабжения.

2. Назовите основные компоненты рабочего состава органического топлива?

3. Перечислите виды органического топлива.

4. Что учитывается при определении высшей теплоты сгорания топлива?

5. Перечислите основные типы котлов.

6. Назовите основные элементы котла.

7. Назовите основные функциональные части системы теплоснабжения.

8. Перечислите основные источники теплоты при централизованном теплоснабжении и укажите на различие между ними.

9. Укажите, какие теплоносители используются в системах теплоснабжения.

10. Классифицируйте потребителей теплоты по характеру тепловых нагрузок по времени.

11. При какой схеме прокладки труб (по ориентации на местности) потребитель наиболее защищён в случае аварии?

12. Перечислите виды опор и компенсаторов теплопроводов.

13. Укажите назначения компенсаторов на теплопроводах.

14. Укажите основное отличие независимо схемы подключения потребителя к теплосети от зависимой.

15. Каким образом можно снизить температуру перегретой сетевой воды для непосредственной подачи её в систему отопления?

16. Какими способами происходит получение нагретой воды для систем горячего водоснабжения?

17. Укажите источники тепла в местных системах ГВС.

 

 


III. ГАЗОСНАБЖЕНИЕ

 

Природный газ – один из наиболее экономичных видов топлива для нашей страны. Основная задача газоснабжения – обеспечение рациональных способов добычи, транспортировки и использования газа.

 

1. СВЕДЕНИЯ О ГОРЮЧИХ ГАЗАХ

1.1. Горючие газы, используемые в качестве топлива, подразделяются в зависимости от происхождения:

1.1.1. Искусственные газы. Вырабатываются путём перегонки при нагревании твёрдого или жидкого топлива без доступа воздуха (коксовые газы) или с частичным сжиганием в потоке воздуха, иногда в смеси его с водяными парами (генераторные и доменные газы).

1.1.2. Природные газы. Эти газы добываются из недр земли:

1.1.2.1. Из газовых месторождений (преимущественно сухой газ без тяжелых углеводородов).

1.1.2.2. Из газов, выделяемых из скважин нефтяных месторождений – «попутные» газы (смесь сухого газа с газообразным бензином и пропан- бутановой фракцией).

1.1.2.3. Из конденсатных месторождений в виде смеси сухого газа и конденсата.

 

1.2. В состав добытых природных газов входят:

1.2.1. Горючие газы:

1) метан CH4 – 75 - 98%,

2) предельные углеводороды (этан C2H6, пропан C3H8, бутан C4H10 и т.д.) и непредельные углеводороды (этилен C2H4, пропилен – C3H6, бутилен – C4H8 и т. д.) – 0, 5 - 1, 1%.

1.2.2. Балластные и вредные примесные газы:

1) азот N2 – 0, 5 - 15%,

2) углекислый газ CO2 – 0, 1 - 0, 7%,

3) кислород О2

4) сероводород H2S.

1.2.3. Прочие п римеси:

1) водяные пары,


Поделиться с друзьями:

mylektsii.su - Мои Лекции - 2015-2026 год. (1.406 сек.)Все материалы представленные на сайте исключительно с целью ознакомления читателями и не преследуют коммерческих целей или нарушение авторских прав Пожаловаться на материал