Студопедия

Главная страница Случайная страница

КАТЕГОРИИ:

АвтомобилиАстрономияБиологияГеографияДом и садДругие языкиДругоеИнформатикаИсторияКультураЛитератураЛогикаМатематикаМедицинаМеталлургияМеханикаОбразованиеОхрана трудаПедагогикаПолитикаПравоПсихологияРелигияРиторикаСоциологияСпортСтроительствоТехнологияТуризмФизикаФилософияФинансыХимияЧерчениеЭкологияЭкономикаЭлектроника






Теоретическая часть. Системы электроснабжения, до 1000 В бывают с изолированной (от земли) и с глухозаземленной нейтралью






 

Системы электроснабжения, до 1000 В бывают с изолированной (от земли) и с глухозаземленной нейтралью. В системах с глухозаземленной нейтралью средняя (нулевая) точка вторичной обмотки трансформатора соединяется с заземляющим контуром на подстанции, а от заземленной нулевой точки трансформатора выводится четвертый нулевой (нейтральный) провод с повторными заземлителями RП.

При пробое изоляции электрооборудования, например, в электродвигателе, под потенциалом фазы окажутся все металлические части электрооборудования. В этом случае при прикосновении человека к частям электрооборудования, находящимся под напряжением, возникает опасность поражения его электрическим током. Если ноги человека имеют электрический контакт с землёй, то через тело человека протекает ток, равный

 

, (1)

 

где UПР – напряжение прикосновения, В

Rh – сопротивление тела человека, Ом.

С целью снижения тяжести поражения применяются специальные технический меры в зависимости от того, изолирована или заземлена нейтраль электрической сети 3-х фазного тока.

В 3-х фазных системах с изолированной нейтралью основным защитным мероприятием является защитное заземление электрооборудования, осуществляемое путем соединения оборудования с заземляющим устройством, имеющим сопротивление растеканию тока rЗ (рис. 7.1).

 

Рис. 7.1. Схема защитного заземления в системе с изолированной нейтралью

 

Защитные действия заземления заключаются в снижении до безопасного значения напряжения прикосновения, возникшего при пробое изоляции электрооборудования, к которому может прикоснуться, человек.

Величина тока через человека при прикосновении к, заземленному оборудованию определяется из выражения

 

, (2)

 

где IЗ – ток замыкания на землю, А;

rЗ – сопротивления защитного заземления, Ом;

х – расстояние от заземлителя до человека, касающегося оборудования, м;

хЗ – радиус заземляющего устройства, м.

 

Выражение (2) показывает, что чем меньше величины IЗ, rЗ и х, тем меньше ток через тело человека.

Ток замыкания на землю IЗ в сетях с изолированной нейтралью, в случае, когда емкостной проводимостью можно пренебречь, а активное сопротивление изоляции фаз, одинаково (R2 = R3 = R) можно ориентировочно определить из следующего выражения

 

, (3)

 

где UФ – фазное напряжение сети, В;

R – активное сопротивлений изоляции одной из исправленных фаз, Ом.

Так как величина сопротивления изоляции фаз относительно земли большая, то ток IЗ очень мал, в сетях до 1000 В он не превышает 1 А, поэтому соответствующим подбором величины сопротивления заземляющего устройства rЗ можно снизить ток через тело человека до безопасной величины и обеспечить безопасность людей при прикосновении к оборудованию с неисправной изоляцией одной из фаз. Величина сопротивления заземления нормируется «Правилами устройств электроустановок», (ПУЭ) и для сети с линейным напряжением 380 В (220 В фазного) должна составлять не более 4 Ом.

В сетях с глухозаземленной нейтралью напряжением до 1000 В (рис. 7.2) ток замыкания на землю зависит в основном от сопротивления заземляющих устройств. Величину тока можно ориентировочно определить по формуле

 

(4)

 

где r0 – сопротивление заземляющего устройства подстанции, Ом;

rПР – сопротивление фазного провода, Ом.

 

 

Рис. 7.2. Схема защитных заземлений в сети с заземленной нейтралью

 

В сети с заземлённой нейтралью с фазным напряжением 220 В ток замыкания на землю достигает величины нескольких десятков ампер (20 – 40 А); соответствующим подбором величины сопротивления заземляющего устройства rЗ, снизить ток через человека до безопасной величины не удаётся, так как с уменьшением r0 и rЗ возрастает ток в цепи замыкания, а напряжение прикосновения остается практически неизменным. Поэтому защитное заземление в сетях до 1000 В с заземлённой нейтралью не эффективно.

Для обеспечения защиты людей в сетях с заземленной нейтралью применяется зануление оборудования с устройствами автоматического отключения поврежденного оборудования.

 
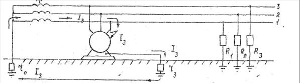
Занулением называется преднамеренное соединение металлических нетоковедущих частей, которые могут случайно оказаться под напряжением, с многократно заземленным нулевым проводом (рис. 7.3).

 

Рис. 7.3. Схема зануления оборудования с устройством автоматического отключения

 

Благодаря занулению замывание на корпус превращается в однофазное короткое замыкание, в результате чего срабатывает максимальная токовая защита и отключает поврежденное оборудование.

При замыкании на зануленный корпус ток короткого замыкания IКЗ проходит через обмотку трансформатора, фазный провод и нулевой провод. Так как сопротивление обмотки трансформатора очень мало, то в первом приближении можно определить величину тока короткого замыкания IКЗ по формуле

 

, (5)

 

где UФ – фазное напряжение, В;

ZФ-0 – полное сопротивление петли проводов фазного и нулевого, Ом.

 

В качестве максимальной токовой защиты, отключающей поврежденный участок цепи, применяются предохранители с плавкими вставками и различного рода автоматы. Так как напряжение прикосновения на поврежденном оборудовании может достичь величины более 100 В, то для обеспечения безопасности человека время отключения максимальной токовой защиты не должно превышать 0, 2 – 0, 3 сек.



Поделиться с друзьями:

mylektsii.su - Мои Лекции - 2015-2026 год. (2.094 сек.)Все материалы представленные на сайте исключительно с целью ознакомления читателями и не преследуют коммерческих целей или нарушение авторских прав Пожаловаться на материал