Студопедия

Главная страница Случайная страница

КАТЕГОРИИ:

АвтомобилиАстрономияБиологияГеографияДом и садДругие языкиДругоеИнформатикаИсторияКультураЛитератураЛогикаМатематикаМедицинаМеталлургияМеханикаОбразованиеОхрана трудаПедагогикаПолитикаПравоПсихологияРелигияРиторикаСоциологияСпортСтроительствоТехнологияТуризмФизикаФилософияФинансыХимияЧерчениеЭкологияЭкономикаЭлектроника






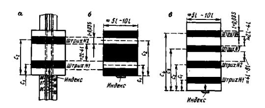
Определение длины интервалов щитка






Контрольная линейка № 546 L = 1000 + 0, 00 + 0, 018 (/-16, 0° С), мм

Дата 4.07.99 г.

Интервал щитка Температура, С Отсчеты по линейке, мм Среднее, мм Среднее приведенное к нулю индекса, мм Поправка за длину и температуру линейки, 0, 01 мм Исправленная длина, мм
с левой стороны штриха с правой стороны штриха
Прямой ход
Индекс + 23, 0 0, 04 1, 26 0, 65      
Первый штрих   40, 06 55, 20 47, 63 46, 98 + 1 46, 99
Второй штрих + 23, 5 114, 46 129, 52 121, 99 121, 34 + 2 121, 36
Обратный ход
Второй штрих + 23, 5 0, 08 15, 32 7, 70 121, 37 + 2 121, 39
Первый штрих   74, 54 89, 70 82, 12 46, 95 + 1 46, 96
Индекс + 23, 5 128, 42 129, 72 129, 07      

Длина частей С 1 и С 2 в мм и делениях барабана:

С 1 = 46, 98 мм = 940 дел. барабана; С 2= 121, 38 мм = 2428 дел. барабана;

В = 74, 40 мм = 1488 дел. барабана.

Примечание. C 1 и С 2 - расстояния между индексом и осью штрихов 1 и 2; В - расстояние между осями штрихов.

Передачу высоты через препятствие шириной более 150 м (см. рис. 33) выполняют, как правило, одновременно две бригады с двух берегов по двум створам с использованием двух нивелиров и двух комплектов инварных реек.

Превышение определяют сразу для прямого и обратного ходов.

Рис. 33. Щитки для нивелирования через препятствие способами:

а - «совмещения»; б - «подвижной марки»; в - «наведения»

Передачу высот выполняют в присутствии начальника партии, главного инженера или начальника экспедиции.

Порядок наблюдений при передаче высоты способом «совмещения» следующий.

1. Помощник наблюдателя (или опытный рабочий) по команде наблюдателя устанавливает щиток на дальней рейке так, чтобы изображение первого (верхнего) штриха щитка находилось посередине биссектора сетки нитей, при этом концы пузырька цилиндрического уровня нивелира должны, быть, точно, совмещены, а отсчет по барабану был примерно равен 50 делениям.

2. После этого поочередно наблюдатель визирует на ближние рейки P1 и Р2 и делает отсчеты по основной и дополнительной шкалам Б1осн, Б1доп, Б2осн и Б2доп.

3. Затем наблюдатель наводит зрительную трубу нивелира на рейку Р3. По команде наблюдателя помощник, находящийся у дальней рейки, при помощи индекса щитка производит по. основной шкале рейки Р3 с точностью до 0, 1 деления (0, 5 мм) отсчет а 3осн и передает его по радио наблюдателю.

Наблюдатель выполняет пять точных наведений биссектора на первый штрих щитка при помощи микрометра нивелира, делает отсчеты по барабану и вычисляет b 3 1 осн.

4. Затем такие же наблюдения выполняют на второй штрих щитка и получают соответственно отсчеты а 32осн и b 3 2осн - Предварительно устанавливают щиток так, как указано в п. 1.

5. Помощник наблюдателя поворачивает щиток на 180°, а наблюдатель визирует на второй и первый штрихи щитка и получает отсчеты а 32доп, b 3 2доп, а 31доп и b 3 1доп.

Поворот щитка на 180° позволяет исключить ошибки, вызванные неточным знанием расстояний C 1 и С 2.

ТАБЛИЦА 38

Образец записи наблюдений и вычислений при нивелировании через препятствие шириной 150 - 400 м способом «совмещения»

Дата 14.08.98 г. Начало 9 ч 15 мин, конец 9 ч 30 мин Условия работы: изображение спокойное, облачно, слабый ветер.
t возд.нач = +17.8°С, t возд.кон. = +18, 0°С
Н=05 № 125363 Прием I, полуприем 1 Места установки штативов и реек Р2, Р3 - на кольях, реек P 1 и Р4 - на головках грунтовых реперов
i = 2, 2" S=380 м
   
На дальних рейках Р3 и Р4 установлены щитки вида
Расположение реперов и реек, направление прямого хода Результаты компарирования щитков: C 3 1 = 47, 00 мм = 940 дел. барабана; С32 = 95, 5 мм =1910 дел. барабана; С42 = 47, 5 мм = 950 дел. барабана; С42 = 95, 4 мм = 1 908 дел. барабана.
Отсчеты по ближним рейкам P 1 и Р2
Б1осн 37, 021 Б1доп 96, 274
Б2осн 35, 945 Б2доп 95, 193
Б1осн - Б2осн = +1, 076 Б1доп - Б2доп = +1, 081
Во втором полуприеме из отсчетов по ближним рейкам
Р3 и Р4 на другом берегу имеем:
Б3осн - Б4осн = -11, 970; Б3доп - Б4доп = -11, 974

 

Отсчеты по дальним рейкам
Рейка Р3 Рейка Р4
Штрихи Основная шкала индекс вверху Дополнительная шкала индекс внизу Основная шкала индекс внизу Дополнительная шкала индекс вверху
               
                 
                 
                 
                 
                 
b + 33 + 85 + 71 + 53 +80 + 44 + 39 + 44
a 19, 07 20, 00 76, 40 75, 46 29, 10 28, 20 90, 30 91, 26
c -940 -1910 + 940 + 1910 +950 + 1908 -950 -1908
А 18, 163 18, 175 77, 411 77, 423 30, 130 30, 152 89, 389 89, 396

 

А 3 осн 18.169 А 3 доп 77.417 А 4 осн 30.141 А 4 доп 89.392
Б2осн 35.945 Б2доп 95.193 Б1осн 37.021 Б1доп96.274
h 'осн.гл = +17.776 h 'доп.гл = +6.882 h 'гл =+6.881
Б2осн - А 3 осн = 17.776 Б2доп - А 3доп = +17.776
Б1осн - Б2осн = 1.076 Б1доп - Б2доп = +1.081
Б3осн - Б4осн = -11.970 Б3доп - Б4доп = -11.974
h 'осн.кон = +6.882 h 'доп.кон = +6.883 h 'кон = +6.882
Среднее значение превышения через препятствие между постоянными реперами, полученное одним наблюдателем из первого полуприёма
h '1 = + 6.8822 дел. рейки = + 0.3441 м.
           

6. Наблюдатель наводит зрительную трубу нивелира на дальнюю рейку Р4. Делает отсчеты a 4 1 осн, b 4 1 осн, a 4 2 осн, b 4 2 осн, a 4 1 доп, b 4 1 доп a 4 2 доп, b 4 2 доп.

В такой же последовательности производит отсчеты второй наблюдатель, находящийся на другом берегу.

Эти действия составляют один сдвоенный полуприем, после окончания, которого каждый наблюдатель со своим нивелиром переезжает на другой берег. Во втором сдвоенном полуприеме наблюдения начинают с дальних реек и заканчивают на ближних. Все наблюдения с одного берега должны осуществляться не более чем за 30 мин, затраты времени на переезд с одного берега на другой также должны быть минимальны.

Полный отсчет по шкале рейки равен

А i l = aikl + bikl ± С k,

где i - номер рейки;

l - шкала рейки;

С - расстояние от середины штриха щитка до индекса (перед С ставят знак плюс, если индекс щитка при отсчете находится внизу, и минус, если - вверху);

k - номер штриха щитка; а - отсчет по рейке, взятый при помощи индекса;

b - среднее из пяти отсчетов по барабану.

Образец записи наблюдений приведен в табл. 35.

Расхождения между А i 1 осн и А i 2 осн, а также А i 1 доп и А i 2 доп не должны превышать 5 мм. В противном случае повторяют весь полуприем. Вычисляют превышения между рейками. Расхождения между значениями превышений, определенными по основной и дополнительной шкале, не должны превышать 5 мм.

Допустимые расхождения между значениями превышений, полученными разными наблюдателями, и расхождения между значениями превышений, определенными в полуприема по разным створам, не должны превышать 5 мм. Расхождения между значениями превышений, полученных из сдвоенных приемов, допускают до 3 мм. Если полученные превышения различаются более допустимого, то необходимо выполнить еще один сдвоенный полуприем или прием и из всех результатов, за исключением грубых, взять среднее.


Поделиться с друзьями:

mylektsii.su - Мои Лекции - 2015-2026 год. (0.869 сек.)Все материалы представленные на сайте исключительно с целью ознакомления читателями и не преследуют коммерческих целей или нарушение авторских прав Пожаловаться на материал