Студопедия

Главная страница Случайная страница

КАТЕГОРИИ:

АвтомобилиАстрономияБиологияГеографияДом и садДругие языкиДругоеИнформатикаИсторияКультураЛитератураЛогикаМатематикаМедицинаМеталлургияМеханикаОбразованиеОхрана трудаПедагогикаПолитикаПравоПсихологияРелигияРиторикаСоциологияСпортСтроительствоТехнологияТуризмФизикаФилософияФинансыХимияЧерчениеЭкологияЭкономикаЭлектроника






Проектный расчет валов

Для определения геометрических размеров пользуемся (4, стр. 108, табл.7.1).

Полученные размеры диаметров и длин должны соответствовать ГОСТ 6636-69, а также соответствовать стандартным размерам на шпонки, манжетные уплотнения, подшипники, муфты.

Выходные цилиндрические концы валов должны соответствовать ГОСТ 12080-66.

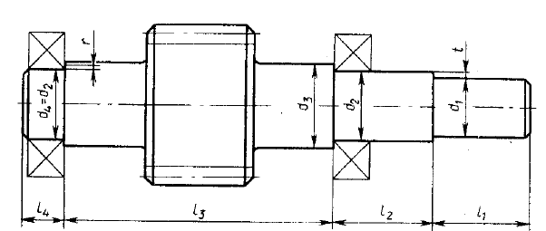
Размеры быстроходного вала (см. рис. 4.1):

Под шкив ременной передачи:

[4.1]

 

где условное допустимое напряжение кручения.

По ГОСТ 12080-66 (5, стр.432, табл.24.28) принимаем

 

[4.2]

 

Под уплотнение крышки с отверстием и подшипник:

 

[4.3]

 

где высота буртика (4, стр.109).

 

По ГОСТ 6636-69 принимаем

3-я ступень:

[4.4]

где координата фаски подшипника (4, стр.109).

 

По ГОСТ 6636-69 принимаем

определяется графически на эскизной компоновке.

4-я ступень под подшипник

для шариковых подшипников.

БНТУ.303359.007 ПЗ  
Рисунок 4.1 – Конструкция быстроходного вала.

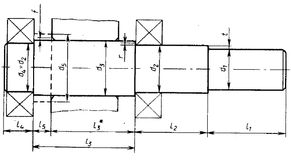
Размеры тихоходного вала (см. рис. 4.2):

Под муфту:

 

По ГОСТ 12080-66 принимаем

Под уплотнение крышки с отверстием и подшипник:

 

где

По ГОСТ 6636-69 принимаем

3-я ступень под колесо:

где

По ГОСТ 6636-69 принимаем

– определяется графически на эскизной компоновке.

4-я ступень под подшипник:

 

для шариковых подшипников.

 

5-я ступень под буртик для колеса:

 

 

– определяется графически на эскизной компоновке.

 

 

Рисунок 4.2 – Конструкция тихоходного вала.

БНТУ.303359.007 ПЗ  

<== предыдущая лекция | следующая лекция ==>
 | Классификация городских улиц и дорог
Поделиться с друзьями:

mylektsii.su - Мои Лекции - 2015-2026 год. (1.499 сек.)Все материалы представленные на сайте исключительно с целью ознакомления читателями и не преследуют коммерческих целей или нарушение авторских прав Пожаловаться на материал