Студопедия

Главная страница Случайная страница

КАТЕГОРИИ:

АвтомобилиАстрономияБиологияГеографияДом и садДругие языкиДругоеИнформатикаИсторияКультураЛитератураЛогикаМатематикаМедицинаМеталлургияМеханикаОбразованиеОхрана трудаПедагогикаПолитикаПравоПсихологияРелигияРиторикаСоциологияСпортСтроительствоТехнологияТуризмФизикаФилософияФинансыХимияЧерчениеЭкологияЭкономикаЭлектроника






Определение среднего расстояния трелевки леса для делянки.






При выборе схемы освоения лесосеки учитывается сезон лесозаготовок, лесовозная дорога, тип тягача и стоимость строительства дороги. Наиболее распространенные схемы освоения лесосек: с одним лесовозным усом или с двумя, расположение лесовозного уса кольцевое или вдоль короткой и длинной стороны лесосеки. Студент выбирает наиболее приемлемую схему. В пояснительной записке на отдельном листе А3 вычерчивают схему освоения лесосеки, размещение лесовозных усов, разбивкой на делянки с их нумерацией, обозначения зоны безопасности, погрузочных пунктов, места обустройства мастерского участка и разворотных петель лесовозного уса и направления вывозки хлыстов, деревьев или сортиментов.

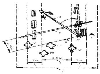
На рисунке 1 показана лесосырьевая база, разбитая на кварталы. Квартал – основная единица учета леса в лесхозе, леспромхозе, лесничестве. Величина его зависит от разряда лесоустройства: разряд лесоустройства 1а – размеры квартала 25...50 га; 1 – 100 га; 2 – 200 га; 3 – 400...800 га и 4 – 1600 га. Кварталы разделяют на таксационные участки – выделы.

 
 

 


Рисунок 1. Схема размещения лесозаготовительного предприятия

1 – лесосырьевая база с квартальной сеткой; 2 – магистральный участок лесовозной дороги;

3 – лесовозные ветки; 4 – лесовозные усы; 5 – погрузочные пункты;

6 – лесосека; 7 – нижний лесной склад; 8 – УЖД

 

После составления схемы освоения лесосеки приступают к выбору способа разработки делянки, взятой из схемы освоения лесосеки, при этом следует учитывать базовый механизм на валке деревьев, трелевке, обрезке сучьев, раскряжевке. При разработке делянок возможны следующие способы разработки.

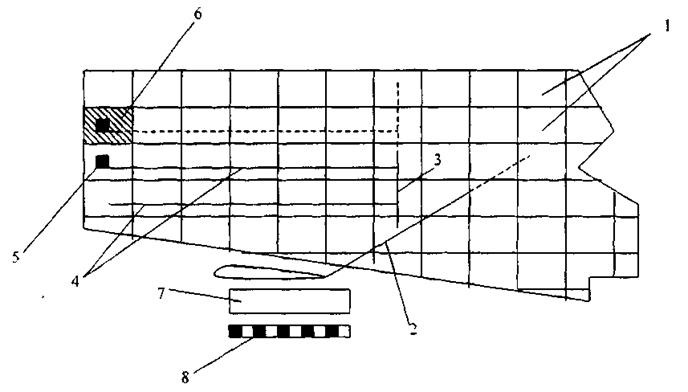
Схемы расположения трелевочных волоков на лесосеке и

среднее расстояние трелевок.

Трелевочные волоки располагаются так, чтобы обеспечить эффективную трелевку со всей площади лесосеки с учетом максимального сокращения расстояния трелевки и сохранения подроста. На выбор схемы расположения волоков оказывают влияние, главным образом, рельеф местности, почвенно-грунтовые условия, размеры лесосек, тип трелевочного оборудования и тип лесовозной дороги. Трелевочные волоки на лесосеке могут располагаться по следующим основным схемам: параллельной, веерной, диагональной, радиальной и петлевой (рисунок 2).

 

 

 

 


Рисунок 2. Схема расположения трелевочных волоков на лесосеке

1 – ус лесовозной дороги; 2 – пасечный волок; 3 – магистральный волок; 4 – граница пасеки; 5 – погрузочный пункт;

А – глубина лесосеки; В – ширина лесосеки

 

Параллельная схема расположения трелевочных волоков (рис.2, схема а) применяется на равнинных и суходольных лесосеках при тракторной трелевке. Магистральный волок располагается параллельно усу лесовозной дороги. Перпендикулярно магистральному волоку прокладываются пасечные волоки. Все пасеки имеют равные размеры, что облегчает организацию разработки пасек. Схему целесообразно использовать при трелевке с небольших лесосек с сохранением подроста и при создании запаса заготовленных на лесосеке деревьев.

Применяется также схема размещения вальков с погрузкой заготовленного леса широким фронтом (рис.2, схема б). При работе по этой схеме вдоль уса трелевку не осуществляют, так как лесопогрузочные пункты располагаются вдоль всего уса. Расстояние трелевки при использовании этой схемы не будет большим, но трактор перемещается только по пасечным волокам.

Веерная и диагональная схемы расположения волоков (рис.2, схемы в, г) находят применение при тракторной трелевке в равнинной или холмистой местности при наличии на лесосеках не эксплуатационных площадей (болот, вырубок, куртин молодняка). Магистральные волоки при диагональной схеме располагаются по диагоналям, пасеки примыкают к магистральному волоку под углом 45..60°. Расстояние трелевки при работе по этой схеме будет меньшим, чем при параллельной схеме. При веерной схеме лесосеку делят на секции. Посередине каждой секции прокладывают магистральный волок. В обе стороны от магистрального волока под прямым углом или под углом 45...60° идут пасечные волоки. Протяженность волоков и среднее расстояние трелевки по сравнению с другими схемами наибольшее.

Веерная схема находит применение при тракторной трелевке, трелевке полуподвесными и подвесными установками с несущим канатом. Диагональную схему применяют при тракторной трелевке.

Радиальная схема (рис.2, схема д) используется при трелевке канатными установками без несущего каната. Лесосеку разбивают на пасеки (сектора), в вершинах которых расположена трелевочная мачта. Эта схема обеспечивает минимальное расстояние трелевки, однако при этом возникает необходимость создания густой сети пасечных (секторных) волоков.

Петлевую схему (рис.2, схемы е, ж) трелевочных волоков используют при разработке лесосек валочно-трелевочными или валочно-пакетирующими машинами и тракторами для бесчокерной трелевки.

Среднее расстояние трелевки при равномерном распределении лесонасаждений по площади зависит от размеров лесосеки и схемы расположения на ней трелевочных волоков. Среднее расстояние трелевки может быть определено как частное от деления общей грузовой работы, совершенной при трелевке, на запас леса на лесосеке, т.е.

,

где dR – элементарная грузовая работа, м3/м;

а, b – размеры лесосеки, м;

М – ликвидный запас леса на 1 га, м3.

При параллельной схеме расположения трелевочных волоков на лесосеке (рис.2, схема а) элементарная грузовая работа

.

Следовательно, среднее расстояние трелевки

,

отсюда lср = 0, 5 а + 0, 25 b.

Среднее расстояние трелевки с достаточной для практических целей точностью может быть определено по эмпирической формуле

lср = (k1 а + k2 b) k0,

где а, b – размеры лесосеки, м;

k1, k2 – коэффициенты, зависящие от схемы расположения волоков;

k0 – коэффициент, учитывающий увеличение расстояния трелевки по отношению к расчетному, k0 = 1, 10...1, 20.

При использовании валочных и валочно-пакетирующих машин способы разработки делянок могут быть с холостым пробегом и с непрерывной валкой деревьев. Рекомендуется выбирать и составлять схемы разработки делянок и непрерывной валки деревьев валочной машиной. Схемы разработки делянок приводятся в учебниках, журналах и реферативной информации. С учетом выбранной схемы следует выполнить на отдельном листе ватмана А1 графической части план разработки делянки с расстановкой необходимых размеров, с разрешением погрузочных пунктов, с указанием очередности разработки пасек или лент направления трелевки и размещения оборудования, лесовозного уса, зон безопасности.

Для валочных машин бесчокерных тракторов, процессоров, приводятся схемы движения машины, а для бензопил вычерчиваются этапы разработки пасек. При выборе способа разработки пасек следует, обратить внимание на сохранность подроста, если количество подроста 3 000 шт. на 1 га и больше, то следует назначать трелевку за вершину или валку деревьев производить на подкладочное дерево, и ширину пасек принимать в пределах высоты или полуторной высоты древостоя.

Если на лесосеке предусматривается искусственное лесовозобновление, то можно остановиться на трелевке за комель на пасеках шириной до двойной высоты древостоя или использовать на валке деревьев валочные машины, удаление стволов от сучьев переносится на нижний склад. В этом случае выбирается первый вариант. При организации хлыстовой вывозки обрезка сучьев может выполняться на трелевочном волоке или на лесопогрузочном пункте. В этом случае принимается второй или третий вариант.

Студент с учетом задания на курсовое проектирование принимает соответствующую принципиальную схему технологического процесса предприятия и перечисляет все технологические операции лесосечных работ, начиная от валки деревьев и до погрузки хлыстов или деревьев, которые будут рассматриваться проекте.

 

Схемы разработки лесосек

 
 

 


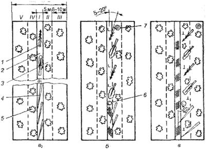
Рисунок 3. Схема разработки пасеки в насаждениях низкой продуктивности при освоении лесосеки бригадой.

а1 а2 – разработка волока при трелевке деревьев и хлыстов

I, II, III, IV, V – очередность разработки пасеки;

б – разработка ленты, примыкающей к волоку.

1 – поваленное дерево; 2 – волок; 3 – лента, примыкающая к волоку; 4 – хлыст; 5 – крайняя лента;

6 – обрубщик сучьев; 7 – вальщик деревьев; 8 – разработка крайней ленты

 
 

 


Рисунок 4. Схема разработки лесосеки

при выборочных рубках машинным способом.

1 – магистральный волок; 2 – пасечный волок; 3 – трактор с пачковым захватом;

4 – пачки деревьев; 5 – ВПМ; 6 – ус лесовозной дороги; 7 – лесопогрузочный пункт

 

 

 


Рисунок 5. Схемы разработки лесосеки системой машин БП + БП + ТТ.

а) схема разработки лесосеки (делянки): 1 – лесовозный ус, 2 – лесопогрузочный пункт,
3 – магистральный волок, 4 – пасечный волок, 5 – трелевочный трактор с манипулятором;
В – валка, ОС – очистка деревьев от сучьев, Тр – трелевка;

б) схема разработки пасеки

 
 

 

 


Рисунок 6. Схемы разработки пасек ВТМ

а) лентами, параллельными лесовозному усу;

б) лентами под углом 45...60° к лесовозному усу: 1 – погрузочный пункт;

2 – зона безопасности; 3 – лесовозный ус; 4 – трелевочный волок; 5 – ВТМ

 

 


Рисунок 7. Схемы разработки лесосек системой машин ВПМ + ТТ + СМ:

а) лентами, параллельными лесовозному усу;

б) лентами, перпендикулярными лесовозному усу;

в) при трелевке деревьев вершинами вперед.

1 – ус; 2 – лесопогрузочный пункт; 3 – волок; 4 – ТТ; 5 – пачки деревьев; 6 – ВПМ

 
 

 


Рисунок 8. Схема разработки лесосеки ЛП-9А двумя лентами

1– лесовозный ус; 2 – погрузочный пункт; 3– трелевочный волок; 4 – ШШ

 

 


Рисунок 9. Схема разработки лесосеки ВТМ + ТТ + СМ:

1 – ус лесовозной дороги; 2 – волоки; 3 – погрузочный пункт; 4 – валочно-трелевочная машина ВТМ-49;

5 – трелевочный трактор ЛП-18А; б – разрабатываемая лента леса; 7 – растущий лес;

8 – деревья одного компонента; 9 – пачки деревьев другого компонента

 
 


Рисунок 10. Схема разработки лесосеки ВПМ + СМ

1 – ус лесовозной дороги; 2 – погрузочный пункт; 3 – волоки; 4 – деревья первого компонента;

5 – деревья второго компонента; 6 – растущий лес; 7 – разрабатываемая лента леса;

8 – валочно-пакетирующая машина ЛП-19; 9 – ТТМ

 
 

 


Рисунок 11. Схема разработки лесосеки при выборочных рубках машинным способом.

1 – магистральный волок; 2 – пасечный волок; 3– трактор с пачковым захватом;

4 – пачки деревьев; 5 – ВПМ; 6 – ус лесовозной дороги; 7 – лесопогрузочный пункт

 

 

 


Рисунок 12. Схема разработки лесосеки системой машин:

БП + форвардер при сплошных рубках.

1 – пасека; 2 – волок; 3 – ленты для складирования сортиментов;

4 – обрабатываемое дерево; 5 – подкладочный хлыст

 

 

Рисунок 13. Схема разработки лесосеки бензопилой и процессором при сплошных рубках.

1 – направление движения вальщика; 2 – направление движения процессора;

3 – процессор; 4 – пакеты сортиментов

 
 

 


Рисунок 14. Схема работы процессора на пасеке при обработке деревьев, поваленных на полупасеках, при несплошных рубках.

1 – деревья, поваленные в зоне действия манипулятора процессора;

2 – деревья, поваленные в зоне действия манипулятора процессора;

 


3 – волок; 4 – процессор; 5 – растущий лес; 6 – пачки сортиментов

 

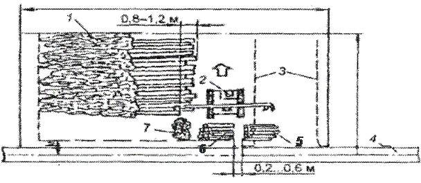
Рисунок 15. Схема работы процессора ЛО-120 на верхнем складе.

1 – штабель деревьев; 2 – процессор ЛО-120; 3 – погрузочный тупик для автолесовоза; 4 – лесовозный ус;

5 – штабель балансовой древесины; 6 – штабель крупномерных сортиментов; 7 – сучья и вершинки

 
 

 

 


Рисунок 16. Схема разработки лесосеки системой машин: харвестер + форвардер

1 – форвардер; 2 – заготовленные сортименты; 3 – волок; 4 – харвестер; 5 – пасека.

 


Поделиться с друзьями:

mylektsii.su - Мои Лекции - 2015-2026 год. (1.112 сек.)Все материалы представленные на сайте исключительно с целью ознакомления читателями и не преследуют коммерческих целей или нарушение авторских прав Пожаловаться на материал