Студопедия

Главная страница Случайная страница

КАТЕГОРИИ:

АвтомобилиАстрономияБиологияГеографияДом и садДругие языкиДругоеИнформатикаИсторияКультураЛитератураЛогикаМатематикаМедицинаМеталлургияМеханикаОбразованиеОхрана трудаПедагогикаПолитикаПравоПсихологияРелигияРиторикаСоциологияСпортСтроительствоТехнологияТуризмФизикаФилософияФинансыХимияЧерчениеЭкологияЭкономикаЭлектроника






Центробежные насосы






 

Схема устройства и принцип действия центробежного насоса.

Основным рабочим элементом центробежного насоса (рис. II.18) является рабочее колесо 1 с изогнутыми лопастями 2, расположен­ное на валу внутри корпуса 3. Корпус насоса соединен со всасы­вающим 4 и нагнетательным 5 трубопроводами. Перед пуском насо­са корпус его и всасывающий трубопровод заполняют жидкостью. При вращении рабочего колеса жидкость, находящаяся между ло­пастями, под действием центробежной силы отбрасывается к пери­ферии, выходит в спиральную камеру и далее в нагнетательный трубопровод. В центральной части насоса, перед входом в рабочее колесо, возникает разрежение, и вода под действием атмосферного давления направляется из источника по всасывающему трубопрово­ду в насос.

Классификация центробежных насосов. Центробежные насосы классифицируют по ряду признаков.

По напору различают насосы низконапорные (до 20 м), сред-ненапорные (от 20 до 60 м) и высоконапорные (более 60 м).

По числу колес насосы делят на одноколесные и много­колесные. Многоколесными, как правило, делают высоконапорные насосы.

По расположению вала насосы бывают горизонталь­ные и вертикальные.

В зависимости от перекачиваемой жидкости различают насосы водопроводные (водяные), канализационные (фекальные), песковые, грязевые (землесосные) и пр.

По назначению различают насосы общего назначения, шахт­ные, артезианские (предназначенные для работы в скважинах) и др.

Существует классификация центробежных насосов и по другим признакам.

Высота всасывания и напор, развиваемый насосом. Для нормаль­ной работы центробежных насосов вакуум в их всасывающем пат­рубке не должен превышать определенной величины, зависящей от их конструкции, частоты вращения колеса и других параметров.

Эту величину называют допустимой вакуумметрической высотой всасывания. Допустимая вакуумметрическая высота всасывания Нвакдоп указывается в каталогах насосов и обычно не превышает 6— 7 м.

При проектировании насосных установок различают геометри­ческую высоту всасывания НГ.ВС и вакуумметрическую высоту вса­сывания Нвак. Геометрическая высота, всасывания — это разность отметок центра колеса и уровня воды в источнике. Вакуумметри­ческая высота всасывания складывается из геометрической высоты всасывания, потерь напора во всасывающем трубопроводе hПОТ.ВС и скоростного напора при входе в насос u2/ (2g).

Вакуумметрическая высота всасывания во избежание кавита­ции не должна превышать допустимой вакуумметрическои высоты всасывания, т. е.
(II.12)

Рис. II.18. Схема центробежного насоса
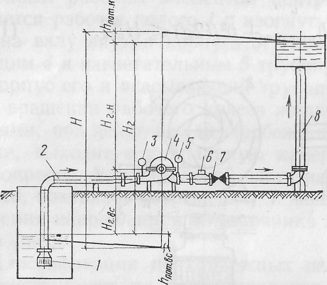
Полный напор H, который должен создавать центробежный на­сос, складывается из следующих величин (рис. П. 19): геометри­ческой высоты всасывания НГ.ВС, геометрической высоты нагнета­ния НГ.Н, потерь напора во всасывающем трубопроводе (с арма­турой) h пот.вс, потерь напора в напорном трубопроводе (с арма­турой) /гпот.„. Следовательно:
(П. 13)
Мощность насоса и его КПД. Полезная (эффективная) мощность насоса, кВт, выражается соотношением:
(II.14)

где g — удельный вес жидкости, Н/м3; Q — подача насоса; м3/с; Н — пол­ный (рабочий) напор насоса, м.
Мощность на валу насоса (потребляемая мощность), кВт:
, (II.15)
где h— полный КПД насоса.
Полный КПД учитывает гидравлические, объемные и механи­ческие потери.

Рабочие характеристики центробежного насоса. На рис. II.20 приведены рабочие характеристики насоса. Эти характеристики показывают, как изменяются напор, мощность на валу насоса и КПД с изменением расхода.

Точка 1 характеристики Qh называется оптимальной точкой, т. е. точкой, отвечающей оптимальному режиму работы насоса.

Рис. II.19. Схема насосной установки

/ — приемный клапан; 2 — всасывающий трубопровод: 3 — вакуумметр; 4 — насос; 5 — нанометр; 6 — обратный клапан; 7 — задвижка; 8 — напорный трубопровод

Рис. II.20. Рабо­чие характеристи­ки центробежного насоса
Характеристика трубопровода. Характеристику трубопровода (или системы трубопроводов) можно представить в виде двучлена

(II.16)

где Нг — геометрическая высота подачи воды, т.е. разность отметок уров­нен воды в источнике и в напорном баке (см. рис. II.19); ShПОТ — сумма по­терь напора во всасывающем и напорном трубопроводах

Графически характеристика трубопровода представляется в виде параболы с вершиной на оси ординат, расположенной на расстоя­нии Нг от оси абсцисс. Для определения оптимального режима ра­боты насоса с заданным трубопроводом строят совместные харак­теристики насоса и трубопровода.

На рис. II.21 показана характеристика насоса QН. Проведя параллельно оси Q прямую CD на расстоянии Нг от нее и прибавив к Нг величины S h noT, соответствующие тем или иным значениям расхода Q, получим характеристику трубопровода СЕ. Точка 1 пе­ресечения характеристик насоса и трубопровода, называемая ра­бочей точкой, характеризует подачу Q1 напор Н1 КПД h1 и мощ­ность N1, насоса, работающего на заданный трубопровод. Насос нуж­но подбирать таким образом, чтобы рабочая точка лежала в области наиболее высоких значений КПД.

Рис. II.21. Совместные характеристики на­соса и трубопровода
Параллельная работа центробежных насосов. Рассмотрим параллельную работу двух одинаковых насосов. Характери­стики QН таких насосов приведены на рис. II.22. Так как насосы одинаковы, то их характеристики совпадают.Для построения суммар­ной характеристики при параллельной работе двух одинаковых насосов нуж­но удвоить абсциссы харак­теристики одного насоса при одинаковых напорах.

Затем строится харак­теристика трубопровода СЕ и находится рабочая точка I. При параллельной ра-боте насосов суммарная подача их равна QI+II, a напор HI=HII. Напор HI и подача Q1 каждого насоса определяются со­ответственно ординатой и абсциссой точки 2. При этом напор каждого насо­са численно равен напору, развиваемому обоими на­сосами, а подача каждого насоса равна половине их суммарной подачи. В слу­чае когда в тот же трубо­провод подает воду толь­ко один насос, режим его работы определяется точ­кой 1 ', соответствующей подаче Q и напору Н. Как

видно, суммарная подача насосов, работающих параллельно в общую сеть, меньше, чем сумма подач этих насосов при раздель­ной их работе.

КПД двух одинаковых параллельно работающих насосов равен КПД одного насоса и соответствует точке 3. На рис. II.22 он опре­деляется следующим образом: из точки Е проводится прямая, па­раллельная оси абсцисс, до пересечения с характеристикой QН одного насоса (точка 2). Из этой точки проводится прямая, параллель­ная оси ординат, до пересечения с кривой Qh в точке 3. Точка 4 будет характеризовать КПД насоса, работающего отдельно.

Рис. II.22. Характеристики параллельной работы двух одинаковых насосов
Мощность каждого из совместно работающих насосов определя­ется точкой 5, а мощность насоса, работающего отдельно в сеть, т. е. подающего воду в тот же трубопровод, — точкой 6.

Арматура центробежных насосов. Центробежный насос обычно оборудуют следующей арматурой (см. рис. II.19): приемным клапа­ном с сеткой для удержания в насосе и всасывающем трубопроводе воды при заливе насоса перед пуском (при перекачке чистой воды сетку не ставят); краном в верхней части корпуса для выпуска воз­духа при заливе насоса; обратным клапаном для защиты насоса и всасывающей линии от гидравлического удара, а также для пре­дотвращения обратного движения воды из одного насоса в другой при совместной их работе; задвижкой на напорном трубопроводе для пуска насоса и регулирования расхода; вакуумметром для оп­ределения вакуумметрической высоты всасывания; манометром для определения напора, развиваемого насосом.



Поделиться с друзьями:

mylektsii.su - Мои Лекции - 2015-2026 год. (0.893 сек.)Все материалы представленные на сайте исключительно с целью ознакомления читателями и не преследуют коммерческих целей или нарушение авторских прав Пожаловаться на материал