Студопедия

Главная страница Случайная страница

КАТЕГОРИИ:

АвтомобилиАстрономияБиологияГеографияДом и садДругие языкиДругоеИнформатикаИсторияКультураЛитератураЛогикаМатематикаМедицинаМеталлургияМеханикаОбразованиеОхрана трудаПедагогикаПолитикаПравоПсихологияРелигияРиторикаСоциологияСпортСтроительствоТехнологияТуризмФизикаФилософияФинансыХимияЧерчениеЭкологияЭкономикаЭлектроника






Протокол V.32






Протокол V.32 ґрунтується на модифікованій КАМ і передбачає повнодуплексну передачу двопровідними телефонними каналами. Це означає, що модеми V.32 повинні реалізовувати функцію ехопригнічення.

Основні характеристики протоколу V.32 наступні:

· Дуплексна передача двопровідними телефонними каналами загального користування;

· Використання КАМ зі швидкістю модуляції 2400 Бод;

· Підтримка швидкостей передачі 9600, 4800, 2400 біт/с;

· Реалізація альтернативних схем модуляції при швидкості 9600 біт/с:

КАМ-16;

КАМ-32 з застосуванням треліс-кодування (СКК-32);

· Можливість підтримки асинхронного режиму передачі;

· Значення частоти несучої становить 1800 ± 7 Гц;

· Смуга частот, займана сигналом, від 600 до 3000 Гц.

Сигнальні сузір'я (діаграми) для швидкостей передачі 9600 біт/с і 4800 біт/с без застосування надлишкового кодування представлені на рисунках.

 

 

Сигнальна діаграма для швидкості 9600 біт/с Сигнальна діаграма для швидкості 4800 біт/с

 

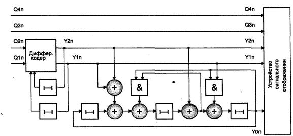
Реалізація сигнально-кодової конструкції пов'язана з внесенням одного надлишкового біта в розрахунку на один сигнальний відлік. В результаті цього кожен сигнальний відлік несе інформацію про п'ять біт. Швидкість передачі в даному випадку залишається рівною 9600 біт/с за рахунок того, що число можливих сигнальних позицій збільшено рівно в два рази. Тепер їх стало 32. Такий режим роботи дозволяє значно підвищити завадостійкість передачі.

Схема кодування в модемах V.32

Сигнальна діаграма для швидкості 9600 біт/с

Позначення А, В, С, D на рис. відповідають синхронізуючим сигнальним елементам.


Поделиться с друзьями:

mylektsii.su - Мои Лекции - 2015-2026 год. (1.354 сек.)Все материалы представленные на сайте исключительно с целью ознакомления читателями и не преследуют коммерческих целей или нарушение авторских прав Пожаловаться на материал