Студопедия

Главная страница Случайная страница

КАТЕГОРИИ:

АвтомобилиАстрономияБиологияГеографияДом и садДругие языкиДругоеИнформатикаИсторияКультураЛитератураЛогикаМатематикаМедицинаМеталлургияМеханикаОбразованиеОхрана трудаПедагогикаПолитикаПравоПсихологияРелигияРиторикаСоциологияСпортСтроительствоТехнологияТуризмФизикаФилософияФинансыХимияЧерчениеЭкологияЭкономикаЭлектроника






Дані для трасування контактної мережі на станції






УЧБОВО-МЕТОДИЧНИЙ ЦЕНТР

 

 

Методичні вказівки

до виконання дипломного проектування

для технікумів залізничного транспорту

із спеціальності 5.090608 “Електропостачання”

 

за темами:

“Контактна мережа ділянки залізниці постійного струму”

“Контактна мережа ділянки залізниці змінного струму”

“Устрій та експлуатація контактної мережі постійного струму”

“Устрій та експлуатація контактної мережі змінного струму”

“Контактна мережа ділянки залізниці з реальною спеціальною

частиною”

 

 

Київ

 

МІНІСТЕРСТВО ТРАНСПОРТУ УКРАЇНИ

ДЕРЖАВНА АДМІНІСТРАЦІЯ ЗАЛІЗНИЧНОГО ТРАНСПОРТУ

 

ГОЛОВНЕ УПРАВЛІННЯ КАДРОВОЇ ТА СОЦІАЛЬНОЇ ПОЛІТИКИ

 
 

УЧБОВО-МЕТОДИЧНИЙ ЦЕНТР

РЕКОМЕНДОВАНО:

Учбово-методичним центром

Укрзалізниці

 

“____”_______________2004р.

 

 

Методичні вказівки

до виконання дипломного проектування

для технікумів залізничного транспорту

із спеціальності 5.090608 “Електропостачання”

 

за темами:

“Контактна мережа ділянки залізниці постійного струму”

“Контактна мережа ділянки залізниці змінного струму”

“Устрій та експлуатація контактної мережі постійного струму”

“Устрій та експлуатація контактної мережі змінного струму”

“Контактна мережа ділянки залізниці з реальною спеціальною

частиною”

 

Київ

Теми

1. Контактна мережа ділянки залізниці постійного струму.

2. Контактна мережа ділянки залізниці змінного струму.

3. Устрій та експлуатація контактної мережі постійного струму.

4. Устрій та експлуатація контактної мережі змінного струму.

5. Контактна мережа ділянки залізниці з реальною спеціальною частиною – завдання на тему видається керівником дипломного проектування.

 


ВИХІДНІ ДАНІ Таблиця 1

Найменування розрахункових величин Варіанти
                                       
Характеристика дільниці двоколійної— для усіх варіантів
Система струму і величина напруги U, (В). варіанти 1-10— постійний 3000 варіанти 11-20— змінний 25000
Схема живлення контактної мережі ділянки. варіанти 1-5-двостороння при вузловому з'єднанні колій варіанти 6-20— двостороння при повному рівнобіжному з'єднанні колій
Відстань між тяговими підстанціями / (км).                                        
Максимальна пропускна здатність ділянки N0, (пар поїздів).            
Задана пропускна здатність ділянки в добу: пасажирських Nпас, '(пара поїздів). вантажних Nгр (пара поїздів).                                                                          
Вага локомотива: пасажирського Р пас, (т) вантажного Ргр, т) Для всіх варіантів 138 (ВЛ-23, ВЛ-60) Для всіх варіантів 184 (ВЛ-8, ВЛ-80)
Вага состава поїзда: пасажирського Q пас, (т) вантажного Qгр, (т)                                        
Дільнична швидкість руху поїздів: пасажирського v пас (км/ч), вантажного v гр (км/ч)                                        
Величина керівного підйому iр %о).                                        
Тип рейок Р65 Р50 Р75 Р65 Р50 Р65 Р75 Р65 Р50 Р65 Р75 Р65 Р50 Р65 Р75 Р65 Р50 Р65 Р75 Р65
Коефіцієнт 1, 1 1, 15 1, 2 1, 15 1, 25 1, 3 1, 1 1, 2 1, 15 1, 1 1, 2 1, 25 1, 2 1, 1 1, 15 1, 25 1, 3 1, 2 1, 3 1, 25
Проектовані форми руху електропоїздів Тільки магістральне Магістральне +інтенсивне приміське Тільки магістральне
Система підвіски Прийняти самостійно, погодивши з керівником, ресорну напівкомпенсовану або ресорну компенсовану
Конструктивна висота підвіски, h м. 2, 2 2, 4 2, 0 2, 2 1, 8 2, 2 2, 0 2, 4 1, 8 2, 4 1, 8 1, 6 2, 0 1, 8 1, 8 2, 0 2, 0 1, 6 1, 8 1, 8
                                                   

 

 

Таблиця 2

Найменування розрахункових величин Варіанти
                                       
Мінімальна температура tmin, 0С -50 -45 -40 -35 -30 -25 -30 -35 -40 -45 -50 -45 -40 -35 -30 -25 -30 -35 -40 -45
Максимальна температура t max, °C +40 +35 +35 +30 +35 +40 +35 +30 +35 +30 +30 +25 +30 +35 +30 +40 +35 +30 +30 +35
Максимальна швидкість вітру vmах, м/сек                                        
Швидкість вітру при ожеледі vгол, м/сек                                        
Товщина кірки ожеледі bгол, мм                                        
Температура при максимальній швидкості вітру tvmax, °C tvmax=+50C
Температура при ожеледі tгол, °C tгол=-50C






 

 


 


 


 


 

 


 

 


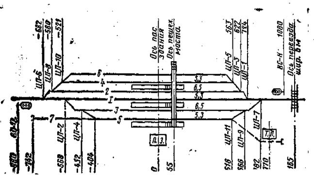
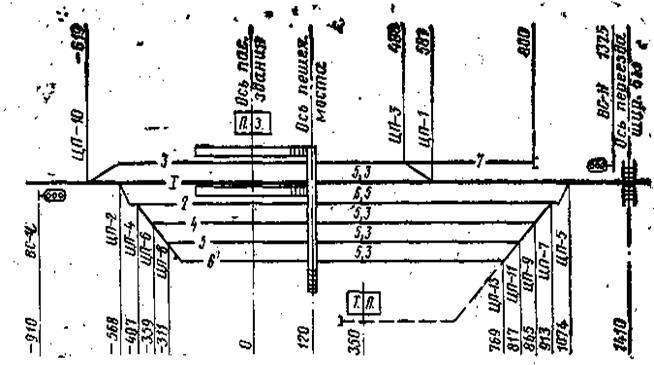
Дані для трасування контактної мережі на станції

Таблиця 3

 

  Варіанти
                                       
Номер рисунка схеми станції (рис. 1 — 10)                                        
Пікетаж осі пасажирської будівлі 35мк 8+15 53км 7+72 70км 1+30 75км 2+60 60км 3+75 43км 6+10 90км 9+90 49км 4+80 99км 5+40 102км 0+55 42км 6+37 83км 2+20 131км 4+73 88км 7+45 95км 1+25 48км 3+85 101км 5+30 150км 8+50 49км 0+81 204км 7+38
Висота пішохідного моста (відстань від головки рейок до низу моста), м. 7, 8 6, 9 7, 0 6, 7 7, 2 6, 6 6, 9 7, 5 6, 8 8, 0 6, 8 6, 9 7, 0 7, 2 7, 5 8, 0 6, 8 7, 0 7, 2 7, 8

Поделиться с друзьями:

mylektsii.su - Мои Лекции - 2015-2026 год. (2.758 сек.)Все материалы представленные на сайте исключительно с целью ознакомления читателями и не преследуют коммерческих целей или нарушение авторских прав Пожаловаться на материал