Студопедия

Главная страница Случайная страница

КАТЕГОРИИ:

АвтомобилиАстрономияБиологияГеографияДом и садДругие языкиДругоеИнформатикаИсторияКультураЛитератураЛогикаМатематикаМедицинаМеталлургияМеханикаОбразованиеОхрана трудаПедагогикаПолитикаПравоПсихологияРелигияРиторикаСоциологияСпортСтроительствоТехнологияТуризмФизикаФилософияФинансыХимияЧерчениеЭкологияЭкономикаЭлектроника






Общие сведения. Управление технологическими процессами и их автоматизация неразрывно связаны с автоматическим контролем регулируемых величин






 

Управление технологическими процессами и их автоматизация неразрывно связаны с автоматическим контролем регулируемых величин. Автоматический контроль и регулирование температуры в рыбообрабатывающей промышленности имеет место при автоматизации процессов посола, копчения, производства консервов и т.д.

В качестве устройств автоматического контроля и регулирования температуры широко используются электронные автоматические потенциометры в комплекте с термоэлектрическими термометрами (термопарами) стандартных градуировок.

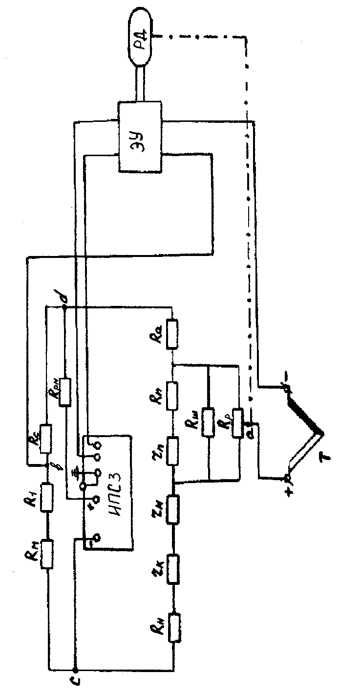
Автоматический потенциометр КПП1 предназначен для непрерывного измерения, записи на ленточной диаграмме и регулирования температуры. Измерительная схема потенциометра (рис.5.1.) состоит из двух цепей. Первая цепь - цепь источника тока включает: источник постоянного стабилизированного тока ИПС; сопротивление Rрт для регулирования величины рабочего тока; две ветви - вспомогательную, состоящую из сопротивлений Rm и Rc, и рабочую, к которой присоединены реохорд Rр, шунт реохорда Rш, служащий для ограничения протекавшего по реохорду тока, сопротивления Rn для подгонки сопротивления реохорда к расчетному значению, а также постоянные сопротивления Rн и Rа. Вторая цепь - цепь термопары, в которую входят термопара Т, сопротивление части реохорда Rр, заключенное между точками а и б измерительной схемы, постоянное сопротивление Rн и сопротивление Rм предназначенное для автоматического введения поправки на температуру свободных спаев термопары. Последнее возможно в случаях одинаковых температур свободных спаев термопары и сопротивления Rм, поэтому в потенциометре сопротивление Rм располагается непосредственно в месте включения термопары. Сопротивления измерительной схемы Rн, Rс, R1, Rа, Rш, Rп выполнены в виде катушек с бифилярной обмоткой из манганина.

Реохорд Rр представляет собой калиброванное манганиновое сопротивление. Сопротивление Rрм также выполнено из манганина.
Сопротивление Rм изготовлено из меди.


 

 


Измеряемая т.э.д.с. термопары E(tt'0) уравновешивается разностью потенциалов в точках а и b измерительной схемы потенциометра т.е. падением напряжения на части общего сопротивления реохорда Rоб - состоящего из трех параллельно включенных сопротивлений Rр, Rш, Rт и на сопротивлениях:

(Rн + rк + rн) и (Rм + R1),

E(tt'0) = i2Rоб + i2 (Rн + rк + rн) – i1 (Rм + R1), (1)

где t - температура рабочего спая термопары;

t' - температура свободного спая термопары;

Rоб - часть приведенного сопротивления реохорда между точками а и b измерительной схемы, величина которого зависит от положения движка реохорда.

При соблюдении равенства (1) напряжение небаланса на электронный усилитель подаваться не будет. При этом движок реохорда неподвижен, а стрелка прибора показывает измеряемое значение т.э.д.с. термопары. В случае нарушения равенства (1) на выходе измерительной схемы появляется напряжение небаланса, которое подается на вход электронного усилителя, где усиливается по напряжению и мощности. С выхода усилителя сигнал поступает на реверсивный двигатель РД. Реверсивный двигатель, вращаясь по часовой стрелке или против нее (в зависимости от знака небаланса), передвигает движок реохорда, и тем самим устанавливает равновесие измерительной схемы.

Одновременно РД перемещает показывающую стрелку и записывавшее перо.

 

Поверка автоматического электронного потенциометра КПП1

Поверка автоматического потенциометра КПП1 на практике производится с помощью лабораторного переносного потенциометра ПП-63, который подключается по схеме, изображенной на рисунке 5.2.

Поверка шкалы автоматического потенциометра КПП1, производится сравнением его показаний с показаниями потенциометра ПП-63.

Абсолютную и относительную приведенную погрешности определяют на всех оцифрованных отметках шкалы поверяемого прибора при прямом и обратном ходе. Предварительно ртутным термометром измеряют температуру свободных спаев термопары и определяют по градуировочной таблице 5.1. значений т.э.д.с., соответствующие поверяемым отметкам шкалы потенциометра при температуре свободных спаев 0 °С и с учетом их действительной температуры.

Последние значения т.э.д.с. получают вычитанием величины т.э.д.с., соответствующей температуре свободных спаев термопары из значения т.э.д.с., соответствующей поверяемой отметке шкалы прибора..

Полученные данные заносят в таблицу и по ним рассчитывают значения абсолютных и относительных погрешностей прибора.


Таблица 5.1

Градуировочная таблица

 

Хромель – копелевая градуировка ХК Свободные концы при 0°С

 

Температура, °С                    
Милливольты
    -0, 64 -1, 27 -1, 98 -2, 50 -3, 11        
    0, 65 1, 31 1, 98 2, 66 3, 35 4, 05 4, 76 5, 43 6, 21
  6, 95 7, 69 8, 43 9, 18 9, 93 10, 69 11, 46 12, 24 13, 03 13, 84
  14, 66 15, 48 16, 30 17, 12 17, 95 18, 77 19, 60 20, 43 21, 25 22, 08
  22, 91 23, 76 24, 60 25, 45 26, 31 27, 16 28, 02 28, 89 29, 76 30, 62
  31, 49 32, 35 33, 22 34, 08 34, 95 35, 82 36, 68 37, 55 38, 42 39, 29

 


Поделиться с друзьями:

mylektsii.su - Мои Лекции - 2015-2026 год. (0.823 сек.)Все материалы представленные на сайте исключительно с целью ознакомления читателями и не преследуют коммерческих целей или нарушение авторских прав Пожаловаться на материал