Студопедия

Главная страница Случайная страница

КАТЕГОРИИ:

АвтомобилиАстрономияБиологияГеографияДом и садДругие языкиДругоеИнформатикаИсторияКультураЛитератураЛогикаМатематикаМедицинаМеталлургияМеханикаОбразованиеОхрана трудаПедагогикаПолитикаПравоПсихологияРелигияРиторикаСоциологияСпортСтроительствоТехнологияТуризмФизикаФилософияФинансыХимияЧерчениеЭкологияЭкономикаЭлектроника






Пермь 2008

Лабораторная работа №3

«Исследование магнитных усилителей»

 

Выполнил:

ст. гр. РНГМ-04-2

Гараев Р.Р.

 

Проверил:

Токарев В.В.

 

 

Пермь 2008

 

Цель работы: изучение принципа действия и особенностей построения основных схем включения магнитных усилителей, экспериментальное определение параметров и характеристик магнитного усилителя одной из серий, допускаемых промышленностью.

 

Общие сведения

Магнитные усилители (МУ) используются в различных системах и устройствах автоматики. Широкое применение находят они и в системах автоматики предприятий горной промышленности. Здесь МУ используются для соединения различной бесконтактной аппаратуры: в схемах автоматического управления электроприводом по системе Г-Д; в схемах тирмоторных преобразователей для привода постоянного и переменного тока; в схемах автоматизации в таких стационарных установок, как подъем, вентиляторы главного проветривания, компрессорные и водоотливные установки. Применяются МУ и в схемах автоматических защит, автоматического контроля, сигнализации и др.

Принцип действия МУ основан на использовании характера зависимости магнитной проницаемости ферромагнитных материалов для переменного тока от величины подмагничивающего постоянного тока. Это свойство ферромагнитных материалов позволяет за счет малых изменений управляющего тока получать значительные изменения мощности в нагрузке.

Принцип действия МУ может быть показан на примере двух дросселей с подмагничиванием (рис.1, а). Параметры сердечников и расположенных на них обмоток переменного тока называются рабочими, а обмотки постоянного тока - управляющими. На рис.1, б показано обозначение такой схемы по ГОСТу. Как видно из рисунка, в одном из сердечников потоки в один полупериод складываются, а в другом вычитаются. Встречное включение обмоток (или обмоток ) необходимо для взаимной компенсации переменных э.д.с., индуктируемых в обмотках управления рабочим током (отсутствие такой компенсации приводят к искажению кривой выходного наряжения).

При отсутствии тока подмагничивания характеристика зависит лишь от материала сердечника. Примерный вид такой характеристики показан на рис.1, в (кривая при Н=0). При подмагничивании постоянным током характеристика будет изменяться (семейство кривых при Н не = 0, рис.1 в). Следовательно, меняется и магнитная проницаемость сердечника µ, определяемая выражением:

;

Примерный вид показан на рис.1, в.

Индуктивность дросселя при отсутствии зазора зависит от магнитной проницаемости:

;

где - число витков рабочей обмотки;

- площадь поперечного сечения сердечника, см2;

- средняя длина магнитопровода, см;

- (для данного дросселя).

 

Переменный ток:

;

где - напряжение питания;

R- реактивное сопротивление рабочих обмоток и нагрузки;

- круговая частота переменного напряжения.

Т.о., в МУ изменение тока подмагничивания и приводят к изменению µ, изменение которой в свою очередь, как это следует из формулы (2) и (3), приводит к изменению тока в цепи нагрузки. Магнитная проницаемость µ меняется очень сильно даже при небольших изменениях тока подмагничивания (управления), поэтому можно малыми входными сигналами управлять значительными мощностями в цепи нагрузки.

Зависимость называется статической характеристикой МУ. Примерный вид такой характеристики для однотактных МУ представлен на рис.1, г.

 

 

 

Параметры магнитных усилителей

Коэффициент усиления по току на линейном участке определяется отношением:

,

где - среднее значение рабочего тока на участке;

- начальный ток в рабочей обмотке при .

Коэффициент усиления мощности:

,

где - мощность, выделяемая в нагрузке;

- мощность холостого хода при ;

- мощность управляющего сигнала.

Постоянная времени определяется в основном инерционностью цепи управления. Для усилителей без обратной связи с последовательным соединением обмоток она может подсчитана по формуле:

,

где - индуктивность цепи управления;

- внутренне сопротивление источника входного сигнала.

Индуктивность цепи управления являются сложной функцией, зависящей не только от параметров обмотки управления, но и от параметров нагрузки. С некоторой погрешностью она может быть определена по формуле:

,

где - сопротивление обмоток переменного тока;

- частота сети.

Отношение коэффициента усиления по мощности к постоянной времени называется коэффициентом добротности МУ:

.

Как видно из формулы (8), чем больше и меньше , тем больше коэффициент добротности, тем качественней МУ.

Коэффициент полезного действия МУ:

.

 

Обратная связь в магнитных усилителях

Обратные связи (о.с.) могут быть положительными и отрицательными. При положительной о.с. сигнал ее совпадает по направлению с входным сигналом; при отрицательном о.с. эти сигналы направлены встречно. В магнитных усилителях обычно применяется положительная связь, т.к. в этом случае увеличиваются коэффициенты усиления по мощности и по току.

Обратные связи в МУ могут быть электрическими и магнитными. В первом случае сигнал о.с. представлен током или напряжением и используется в основном в качестве отрицательной о.с. Во втором случае сигнал о.с представлен намагничивающей силой сердечника МУ и применяется при положительной обратной связи.

По способу осуществления о.с. в МУ могут быть внешние и внутренние. Для осуществления внешней о.с. необходимо иметь дополнительную обмотку – обмотку о.с. Принципиальная схема однотактного МУ с внешней о.с. паказана на рис.2, а.

 

В магнитных усилителях как без обратной связи, так и с обратной связью выполняется трансформаторный закон:

без введения обратной связи:

;

с введением обратной связи:

;

Знак (+) соответствует положительной обратной связи, знак (-) – отрицательной. При обратной связи по току для средних значений токов, так как , проходя через мост, выпрямляется.

Тогда коэффициент усиления по току:

для положительной обратной связи:

;

для отрицательной обратной связи:

;

где - коэффициент обратной связи.

При введении положительной о.с. возможны три случая:

1. - о.с. недокомпенсированная. В этом случае .

С введением о.с. вся характеристика смещается влево. Это объясняется тем, что с введением о.с. при подмагничивание сердечника создается током . Минимальный рабочий ток будет иметь место при выполнении равенства:

,

причем направлен встречно . Для увеличения чувствительности магнитного усилителя к малым токам управления создают в магнитных усилителях начальное подмагничивание постоянным током, т.е. вводят смещение. Для этого через дополнительную обмотку пропускают постоянный ток. При этом характеристика управления сместится по оси абсцисс в зависимости от полярности приложенного напряжения на величину, соответствующую ампер-нитном начального подмагничивания. Наличие смещения позволяет также выбрать любой участок характеристики в качестве рабочего и, в случае необходимости, получить минимальное значение рабочего тока при отсутствии сигнала на входе усилителя.

 

2. - обратная связь скомпенсированная. Коэффициент усиления по току . Этот режим работы МУ является критическим. Характеристика для идеального усилителя имеет уклон . Для реального магнитного усилителя невозможен, поскольку характеристика вход - выход усилителя без обратной связи нелинейна. Реально достижим . Но при таких значениях коэффициента усиления работа МУ в режиме усилителя невозможна, так как любое даже незначительное изменение пераметров , , , и тд. будет приводить к резкому увеличению или уменьшению тока нагрузки. Обычно в режиме усилителя не превышает 0, 95 – 0, 99.

 

3. - обратная связь перекомпенсированная. Коэффициент усиления по току . Этот режим работы МУ называется релейным.

Схемы МУ с внутренней о.с. показаны на рис.2, б, в. При внутренней о.с. в цепь рабочего тока включается выпрямитель В, в результате чего по рабочим обмоткам МУ будет протекать однополупериодный ток. Этот ток можно разложить на постоянную и переменную составляющие. Постоянная составляющая однополупериодного рабочего тока создает подмагничивание сердечника МУ, что и обеспечивает эффект обратной связи. Таким образом, рабочая обмотка одновременно выполняет и роль обмотки о.с. Поскольку величина выпрямленного тока равна , то коэффициент о.с. при пренебрежении обратным током выпрямителя равен единице.

В настоящее время преимущественное распространение получили магнитные усилители с внутренней о.с., которые выгодно отличаются от усилителей с внешней о.с. меньшим числом обмоток, а следовательно, и и меньшими габаритами, меньшими потерями в меди, большим к.п.д.

 

Двухтактные МУ

В тех случаях, когда необходимо, чтобы магнитные усилители обеспечивали отсутствие выходного сигнала при и реагировали на полярность входного сигнала, применяются балансные (двухтактные) МУ. Эти усилители могут иметь внешнюю или внутреннюю положительную обратную связь. Широкое практическое применение нашли три схемы двухтактных МУ:

· Дифференциальная

· Мостовая

· Трансформаторная

Дифференциальная схема МУ показана на рис. 3, а. В этой схеме параметры дросселей одинаковы. Вторичная обмотка трансформатора имеет среднюю точку, поэтому рабочие обмотки обоих дросселей находятся под одинаковым напряжением. Кроме рабочих обмоток, каждый из дросселей имеет обмотку смещения (начального подмагничивания) и управляющую обмотку .

Обмотки подмагничивания включены так, что в одном из дросселей токи совпадают по направлению, а на другом направлены встречно. Поэтому статистическая характеристика отбалансированного усилителя имеет вид, показанный на рис. 3, б.

 

Характеристика получена как разность токов, протекающих в дросселях . Она представляет собой зависимость тока в нагрузке от тока в цепи управления При ток нагрузки равен нулю. Переход кривой через нуль означает изменение фазы выходного сигнала на 180˚. Средний участок кривой на значительном протяжении имеет линейный характер.

 

 

Описание лабораторной установки и указания по проведению эксперимента

В лабораторной установке используется магнитный усилитель из серии ТУМ типа ТУМ–А2–II–М. Обозначение магнитных усилителей серии ТУМ складывается из следующих элементов:

Ø ТУМ – тороидальный усилитель магнитный;

Ø А – конструктивное исполнение (на пластмассовой основе);

Ø 2 – габаритный номер исполнителя;

Ø I – номер исполнения нагрузочных (рабочих) обмоток;

Ø I – номер исполнения обмоток управления;

Ø М – модернизированный.

 

Номинальные данные магнитного усилителя

ТУМ–А2–II–М

 

Нагрузочные обмотки

 

Напряжение питания 36 В

Номинальный ток нагрузки 300 mА

Номинальное сопротивление нагрузки 65 Ом

Число витков рабочих обмоток (одной) 850

Сопротивление рабочей обмотки 11, 4 Ом

Обмотки управления

Номинальная н.о. управления 8 ампер-витков

 

Характеристика обмоток дана в табл. 1, где – номинальный ток управления; – длительно допустимый ток управления по нагреву; – сопротивление обмотки управления при 20˚ С; Т – постоянная времени обмотки управления.

Таблица 1

Обмотки , mA , mA , см T, сек
1н -1к 160, 0       -
2н - 2к 17, 8       -
3н - 2к 5, 7       0, 227
4н -4к 9, 0       0, 138
5н -5к 9, 0       0, 138
6н -6к 9, 0       0, 216
7н -7к 9, 0       0, 216

 

На двух тороидальных сердечниках магнитного усилителя ТУМ размещены два комплекта рабочих обмоток , причем обмотки расположены на одном сердечнике, а – на другом. Обмотки управления охватывают оба сердечника магнитного усилителя.

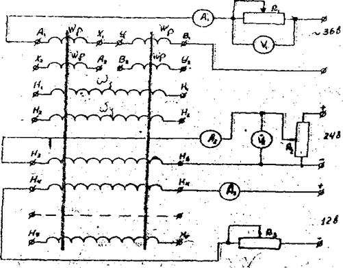
Магнитный усилитель ТУМ–А2–II–М расположен на панели стенда. На эту панель выведены все концы обмоток МУ, выводы четырех германиевых диодов, а также выводы от блока питания со следующими величинами напряжений: 36; ±24; ±12; ±6. Здесь же расположены тумблер, подающий питание на схему, необходимые измерительные приборы и реостаты.

Порядок выполнения работы

Собрать схему в соответствии с рис. 4. В качестве использовать реостаты с номинальным сопротивлением соответственно на 125, 2800 и 2800 Ом. (Величина сопротивления нагрузки () для проведения эксперимента задается преподавателем).

При выборе измерительных приборов необходимо руководствоваться следующими ожидаемыми пределами изменений токов и напряжений:

Изменяя значение тока управления , снять характеристику МУ без смещения и при различных значениях тока смещения при положительном и отрицательном направлении тока в обмотке управления.

ПРИМЕЧАНИЕ: направление тока в обмотке целесообразно изменять переключением проводников на зажимах обмотки. За положительное направление тока считать такое, когда на начало обмотки

– подан плюс, а на конец – минус.

Результаты эксперимента свести в табл. 2. По данным таблицы рассчитать значения и и результаты свести в табл. 3.

На основании результатов эксперимента и расчете построить графики зависимостей при различных значениях тока в обмотке смещения .

 

 

J2 J1 U1 U2
  J3=0 J3=20 J3=10 J3=0 J3=20 J3=10 J3=0 J3=20 J3=10
-50             1, 75 0, 9  
-40             3, 5 2, 5 2, 8
-30             5, 5 3, 75 4, 5
-20                 5, 5
-10             5, 75 1, 75 3, 5
  7, 5                
                   
                7, 5 7, 5
                5, 1 5, 5
                3, 25 3, 5
              0, 75 0, 75 1, 25

 

;

;

;

.

 

J2 Ру Рн Кi Кр
J3=0 J3=20 J3=0 J3=20 J3=0 J3=20 J3=0 J3=20
-50 -87, 5 -45     -3, 4 -2, 8 -34, 9714 -93, 3333
-40 -140 -100     -3, 5 -2, 75 -14 -24, 2
-30 -165 -112, 5     -3, 66667 -2, 66667 -6, 66667 -9, 95556
-20 -140 -80     -3, 75 -2, 25 -3, 21429 -3, 375
-10 -57, 5 -17, 5     -4 -1 -1, 3913  
          - - - -
          4, 5 7, 5 4, 5 11, 25
          3, 75   7, 5 13, 33333
          3, 666667 4, 5 16, 13333 24, 70588
          3, 5 4, 125   48, 23077
  37, 5 37, 5     3, 5   186, 6667 245, 3333

 

 

 

<== предыдущая лекция | следующая лекция ==>
Это очень важно знать, так как даже диетологи и некоторые медицинские работники часто путают эти два вида масла! | Исходный текст №1
Поделиться с друзьями:

mylektsii.su - Мои Лекции - 2015-2026 год. (2.567 сек.)Все материалы представленные на сайте исключительно с целью ознакомления читателями и не преследуют коммерческих целей или нарушение авторских прав Пожаловаться на материал