Студопедия

Главная страница Случайная страница

КАТЕГОРИИ:

АвтомобилиАстрономияБиологияГеографияДом и садДругие языкиДругоеИнформатикаИсторияКультураЛитератураЛогикаМатематикаМедицинаМеталлургияМеханикаОбразованиеОхрана трудаПедагогикаПолитикаПравоПсихологияРелигияРиторикаСоциологияСпортСтроительствоТехнологияТуризмФизикаФилософияФинансыХимияЧерчениеЭкологияЭкономикаЭлектроника






Указания к выполнению работы. Обработка пикетажного журнала.






 

Обработка пикетажного журнала.

1. По радиусу R2 = 100 м и величине второго угла поворота находят элементы второй кривой. Элементы горизонтальной круговой кривой (тангенс Т, кривую К, биссектрису Б и домер Д) вычисляют по формулам, приведенными в учебнике [1, §103].

Элементы второй кривой записывают в пикетажном журнале слева от трассы против вершины второго угла.

2. Рассчитывают пикетажные значения начала (НК) и конца (КК) обеих кривых с обязательным контролем вычислений [1, §103; 4, §73]. Расчет следует произвести в пикетажном журнале справа от трассы, условно проведенной в виде прямой. На рис. 10 приведен одинаковый для всех студентов расчет первой кривой. По результатам расчетов главные точки (НК и КК) кривых следует нанести на трассу, обозначив их окружностями диаметром 1, 0 мм.

3. По румбу первоначального направления и углам поворота трассы вычисляют румбы остальных прямых отрезков (вставок) трассы. Сначала вычисляют дирекционные углы по правилу: если трасса поворачивает вправо, то дирекционный угол последующей прямой вставки равен дирекционному углу предыдущей прямой плюс угол поворота трассы; если она поворачивает влево, то минус угол поворота. Расчет должен сопровождаться схематическим чертежом трассы в плане.

Вычисленные значения дирекционных углов переводят в румбы, которые записывают в пикетажном журнале вдоль стрелок, указывающих повороты трассы. На рис. 10 записан вычисленный румб СВ: 84°35' второй вставки.

Обработка журнала геометрического нивелирования

[1, §48, 102; 4, §43]

 

Отметки связующих точек вычисляют через превышения, отметки промежуточных точек - через горизонт инструмента. В качестве примера в журнале (см. табл. 5) выполнена обработка результатов нивелирования на первых трех станциях.

1. Вычисляют превышения между связующими точками: превышение равно разности заднего отсчета а (графа 3, табл. 5) и переднего в (графа 4, табл. 5) (" взгляд" назад минус " взгляд" вперед), т.е. Превышения вычисляют по черной (аЧ и вЧ) и по красной (аК и вК) сторонам реек. Таким образом, находят два значения : Ч и К, между которыми допускается расхождение не более ±5 мм. Записав вычисленные значения Ч и К превышений в графу 6 или 7 журнала (в зависимости от их знака), рассчитывают среднее из них , которое округляют до целого количества миллиметров, после чего записывают в графу 8 или 9.

2. Для контроля правильности вычислений в журнале выполняют постраничный контроль:

где - сумма отсчетов по черной и красной сторонам реек, устанавливаемых в задних точках хода на станциях (граф. 3, табл.5);

- сумма отсчетов по черной и красной сторонам реек, устанавливаемых в передних точках хода на станциях (графа 4, табл.5);

- сумма превышений, вычисленных на каждой станции (граф. 6 и 7, табл. 5);

- сумма средних превышений, вычисленных на каждой станции (граф. 8 и 9, табл. 5).

В журнале постраничный контроль оформляют чернилами, записывая только числовые значения найденных сумм и разностей без их буквенных обозначений.


Таблица 5

Журнал геометрического нивелирования

 

Номера станций Номера нивелируемых точек Отсчеты по рейке, мм Превышения, мм Горизонт инструмента ГИ, м Отметки Н, м Примечания
задние передние промежуточные вычисленные средние
+ - + -
    Реп. 19             +1   129, 129 Нивелир Н3. Рейки раскладные длиной 3 м, двусторонние с разностью пяток 4684 мм
                   
ПК 0                 129, 027
                   
  ПК 0             +1   129, 027  
                   
ПК 1                 128, 123
                   
    ПК 1               129, 123 128, 123   Поперечник разбит на ПК 2    
                   
+44                 128, 905
ПК2-П+6                 126, 527
ПК2-П+20                 ...
ПК2-Л+14                 ...
ПК2-Л+20             +1   ...
ПК2                 126, 713
                   

Продолжение табл.5

Номера станций Номера нивелируемых точек Отсчеты по рейке, мм Превышения, мм Горизонт инструмента ГИ, м Отметки Н, м Примечания
задние передние промежуточные вычисленные средние
+ - + -
  Постраничный контроль                    
-4838              
-2419             -2, 416
    ПК2                   Точка +56 нивелировалась как связующая
                   
+56                  
                   
    +56                    
                   
+70                  
+91                  
ПК3                  
                   
  ПК3                    
                   
ПК4                  
                   
    ПК4                    
                   
ПК5                  
                   

Окончание табл.5

 

Номера станций Номера нивелируемых точек Отсчеты по рейке, мм Превышения, мм Горизонт инструмента ГИ, м Отметки Н, м Примечания
задние передние промежуточные вычисленные средние
+ - + -
      ПК5                    
                   
Реп. 20                 127, 028
                   
  Постраничный контроль                    
                 
                 
                 
Общий контроль по ходу Реп. 19- Реп. 20   Σ hch =   Σ hт = -2, 101 ƒ h= Σ hch - Σ hт = ƒ hдоп = 50 мм (L - длина хода, км)

 

* Данные в графах 1-9, 12 являются общими для всех вариантов. Отметки в графах 10, 11 на станциях 1-3 вычислены в соответствии с одним из вариантов студенческой работы.

 


3. По известным отметкам (графа 11) начальной (репер №19) и конечной (репер №20) точек хода вычисляют и записывают в конце журнала теоретическую сумму превышений

= НРП20 - НРП19.

Находят и записывают со своим знаком невязку хода, равной разности: практическая (фактическая) сумма Σ hПР превышений (средних) минус теоретическая Σ hТ, т.е. = Σ hПР - Σ hТ, а ниже вычисляют допустимую величину невязки

где L - длина нивелирного хода, км.

4. Если , то в средние значения превышений вводят поправки со знаком, обратным знаку невязки. Поправки вводят поровну (с округлением до целых миллиметров) во все превышения. Если сумма всех поправок равняется невязке с обратным знаком, то поправки записывают в графах 8 и 9 сверху над средними превышениями.

5. Вычисляют последовательно отметки всех связующих точек хода:

 

 

 

где ()1, ()2,...., ()8 - поправки в средние превышения, записанные в графах 8 и 9.

Контролем правильности вычислений отметок является получение известной отметки НРП 20 конечной точки.

6. Завершают постраничный контроль на каждой странице журнала. В графе 11 в нижней части страницы записывают разность вычисленных отметок последней и первой связующих точек, записанных на данной странице. Эта разница должна точно равняться алгебраической сумме средних превышений и поправок в них. В конце журнала по данным постраничного контроля выполняют аналогичный постраничному общий контроль по всему ходу.

7. На станциях 3 и 5 вычисляют значения горизонта инструмента (ГИ) по наблюдениям на заднюю точку.

Значения ГИ записывают в графу 10. На этих же станциях выполняют вычисления отметок промежуточных точек через горизонт инструмента: отметка промежуточной точки равна ГИ на данной станции минус отсчет по рейке, стоявшей на этой промежуточной точке.

Построение продольного профиля трассы [1, §102; 4, §73, 74]

 

Продольный профиль строят по данным пикетажного и нивелирного журналов.

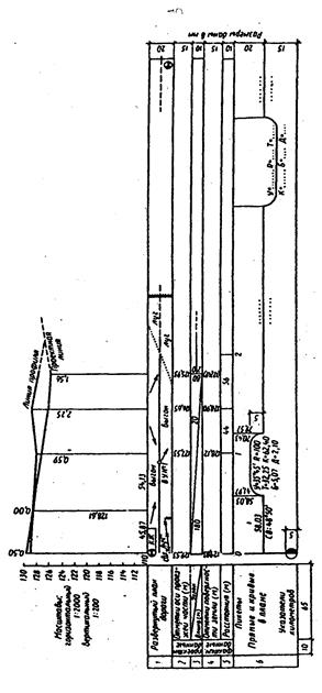
Для построения берут лист миллиметровой бумаги размером 60 x 30 см. Сначала профиль составляют в карандаше, выполняя все необходимые построения тонкими линиями. Закончив составление, профиль оформляют в туши. На рис. 11 приведен образец части профиля, составленного по одному из вариантов.

Построение выполняют в такой последовательности:

1. В нижней левой части листа заготавливают профильную сетку - систему горизонтальных граф, размеры и названия которых приведены на рис. 11.

Верхняя линия профильной сетки называется линией условного горизонта.

2. По данным пикетажного и нивелирного журналов заполняют графу 5 " Расстояния", откладывая в ней горизонтальные расстояния в масштабе 1: 2000. Плановое положение пикетов фиксируют в этой графе вертикальными отрезками, которые проводят через каждые 5 см. Под нижней линией графы расстояний, называемой линией пикетажа, подписывают номера пикетов. Пикетажные значения плюсовых точек не подписывают, но между вертикальными отрезками в графе 5 записывают горизонтальные расстояния между каждыми двумя соседними точками профиля (см. отрезок ПК1 - ПК2 на рис. 11).

3. Заполняют графу " Отметки поверхности земли", выписывая в нее из графы 11 нивелирного журнала (см. табл. 5) отметки точек поверхности земли, округляя их до сотых долей метра.

4. По отметкам поверхности земли строят фактическую (черную) линию профиля, откладывая отметки точек в масштабе 1: 200 вверх от линии условного горизонта. Отметку условного горизонта выбирают в зависимости от фактических отметок: она должна быть кратной 10 м и такой, чтобы самая низкая точка профиля отстояла от линии условного горизонта не ближе чем на 4 см. Эту отметку (на рис. 11 – 110 м) записывают левее начальной точки линии условного горизонта.

 

Рис. 10. Образец оформления продольного профиля трассы  

 

Все точки строят на перпендикулярах к линии условного горизонта, откладывая от этой линии в масштабе 1: 200 соответствующие разности отметок поверхности земли и отметки линии условного горизонта.

5. Графы 1 и 6 заполняют по данным пикетажного журнала. В графе 1 по ее середине проводят ось дороги, условно развернутую в прямую линию, и в масштабе 1: 2000 строят план полосы местности, прилегающей к трассе. Вместо изображения условных знаков угодий обычно пишут соответствующие названия: луг, выгон, пашня и т.п.

Короткими стрелками показывают направления основных скатов местности.

В графе 6 ниже линии пикетажа на расстоянии 20 мм от нее

проводят горизонтальную линию, изображающую ось дороги. Рассчитанные для обеих кривых пикетажные значения НК и КК откладывают (в масштабе 1: 2000) на линии пикетажа, отмечая их перпендикулярами, опущенными от этой линии на проведенную ось дороги. Вдоль перпендикуляров записывают расстояния от начала или конца кривой до ближайшего заднего и переднего пикетов.

Кривые условно обозначают скобами, обращенными при поворотах трассы вправо - выпуклостью вверх, а при поворотах ее влево - выпуклостью вниз; скобы делают высотой (глубиной) 5 мм. Под каждой кривой записывают значения элементов кривой (У, R, T, К, Б, Д). Над серединой каждой прямой вставки трассы выписывают ее длину, а под ней - ее румб.

Для изображения километрового указателя (на ПК0) от линии пикетажа опускают вниз перпендикуляр длиной 35 мм, нижние 5 мм из которых будут служить диаметром окружности, правую половину которой при оформлении профиля заливают тушью.

 

Построение поперечного профиля трассы [4, §74]

 

Поперечный профиль располагают правее продольного. Оба его масштаба - горизонтальный и вертикальный - принимают одинаковыми (1: 200).

1. Для поперечного профиля заготавливают и заполняют только две графы: " Отметки поверхности земли" и " Расстояния". Следует помнить, что все горизонтальные расстояния в поперечнике указываются от оси трассируемого сооружения. На поперечном профиле их следует откладывать вправо и влево от вертикального отрезка, обозначающего в графе расстояний положение ПК2. Последний подписывают симметрично относительно этого отрезка под нижней линией графы расстояний. Расстояния между соседними точками поперечного профиля записывают в графе 5.

2. По отметкам поверхности земли строится линия поперечного профиля. Отметка линии его условного горизонта может быть взята та же, что и на продольном профиле.

3. Над поперечным профилем подписывают его название " Поперечный профиль на ПК2"; под чертежом указывают его масштабы.

Нанесение на продольный профиль проектной линии [4, §75]

 

Проектную (красную) линию наносят в соответствии с заданием (см. исходные данные, п. 3). Все необходимые расчеты следует произвести в тетради.

1. Заполняют графу 3 " Уклон", прочерчивая в ней в местах переломов (изменений уклонов) проектной линии вертикальные перегородки. У каждой перегородки (слева и справа вдоль нее) вертикально подписывают расстояния в метрах на местности от места данного изменения уклона до ближайшего заднего и переднего пикетов. Если это изменение происходит на пикете, то с обеих сторон пишут нули.

Внутри каждого прямоугольника, на которые будет разбита графа уклонов, проводят диагональ из верхнего левого угла в нижний правый, если уклон отрицательный (линия идет на понижение), или из нижнего левого в верхний правый, если уклон положительный. На горизонтальных отрезках трассы посередине графы проводят горизонтальную черту. Над диагональю или горизонтальной чертой указывают значение проектного уклона в тысячных, а под ней - длину заложения в метрах, на которое уклон распространяется.

2. Вычисляют проектные отметки точек ПК0, ПК1+80, ПК4 и ПК5, в которых запроектированы переломы проектной линии. В начале трассы на ПК0, на котором запроектирована насыпь высотой 0, 50 м, записывают проектную отметку, равную фактической отметке поверхности земли на ПК0 плюс 0, 50 м. Отметки остальных точек вычисляют по формуле

Hn = Hn-1 + id,

где Нn - определяемая проектная отметка;

Hn-1 - известная проектная отметка предыдущей точки;

i - проектный уклон;

d - горизонтальное расстояние (заложение) между точкой, отметка которой определяется, и предыдущей.

Вычисленные проектные отметки округляют до сотых долей метра, после чего записывают в графу 2 проектных отметок.

3. По вычисленным проектным отметкам точек переломов проектную (красную) линию наносят на профиль.

4. Вычисляют проектные отметки всех остальных пикетов и плюсовых точек профиля. Вычисленные отметки записывают в графу 2 профиля.

5. Вычисляют отметку поверхности земли в точке ПК1+80, которая нивелированием на местности не определялась. Для этого вычисляют уклон ската местности на отрезке от ПК1+44 до ПК2

,

где h - разность фактических отметок поверхности земли в ближайших к ПК1+80 передней и задней точках профиля, т.е. на ПК2 и в плюсовой точке ПК1+44;

d - горизонтальное расстояние между этими точками.

По вычисленному уклону ската и по горизонтальному расстоянию до точки ПК1+80 от ближайшей задней точки профиля и находят искомую отметку. Найденную расчетным путем отметку точки ПК1+80 записывают в скобках в графу 4 профиля.

6. На всех пикетах и плюсовых точках профиля вычисляют рабочие отметки (высоты насыпей или глубины выемок) как разность проектной и фактической отметок. На выемках рабочие отметки записывают под проектной линией (рис. 12), а на насыпях - над ней. Над точками пересечения черной и красной линий профиля земляного полотна, называемыми точками нулевых работ (или переходными), записывают рабочие отметки 0, 00.

Рис.12. К вычислению расстояний до точки нулевых работ

 

7. Из точки нулевых работ опускают перпендикуляр (ординату) на линию условного горизонта и вычисляют горизонтальные расстояния до этой точки от ближайших пикетов или плюсовых точек профиля (рис. 12). Вычисления выполняют по формулам:

; ,

где Х и У - горизонтальные расстояния до точки нулевых работ от ближайших к ней соответственно задней и передней точек (пикетных или плюсовых) профиля; а и в - рабочие отметки на этих же точках профиля, между которыми находится точка нулевых работ; d - горизонтальное расстояние между теми же ближайшими к точке нулевых работ точками профиля.

Вычисленные расстояния Х и У контролируются соблюдением равенства .

Отметку Н точки нулевых работ вычисляют по формуле для нахождения проектных отметок и, округлив ее до сотых долей метра, записывают вдоль ординаты, опущенной из точки нулевых работ на линию условного горизонта профиля. Слева и справа от этой ординаты над линией условного горизонта записывают расстояния Х и У до точки нулевых работ от ближайших задней и передней точек профиля (см. рис. 12).

 

 


 

БИБЛИОГРАФИЧЕСКИЙ СПИСОК

 

1. Инженерная геодезия. Учебник для вузов / Г.В. Багратуни, В.Н. Ганьшин и др. М., 1984.

2. Курс инженерной геодезии / Под. ред. В. Е. Новака. М., 1989.

3. Стороженко А. Ф. Инженерная геодезия. М., 1993.

4. Хейфец Б. С., Данилевич Б. Б. Практикум по инженерной геодезии. М., 1979.

5. Инженерная геодезия. Учеб. для вузов / Е.Б. Клюшин, М.И. Киселев, Д.Ш. Михелев и др. М.: Высш. школа, 2001.

 

 


 

СОДЕРЖАНИЕ

 

 

ВВЕДЕНИЕ 2

 

ПРОГРАММА ПО ИЗУЧЕНИЮ ТЕМ КУРСА 2

 

КОНТРОЛЬНЫЕ ЗАДАНИЯ И МЕТОДИЧЕСКИЕ УКАЗАНИЯ

ПО ИХ ВЫПОЛНЕНИЮ 8

 

Контрольная работа №1 8

 

Контрольная работа №2 28

 

Библиографический список 47

 


Методические указания и контрольные задания по инженерной геодезии для студентов строительных специальностей заочной формы обучения

 

 

Составители:

 

Василий Иванович Пушкарев

Николай Васильевич Рубцов

Оксана Сергеевна Колесатова

 

 

Редактор Н.А.Шишкина

Оператор компьютерной верстки Е.А.Назарова

Тем.план 2004, поз.35

Подписано в печать 4.10.04. Формат 60х84 1/16. Бумага тип.№ 1.

Плоская печать. Усл.печ.л.2, 75. Уч.-изд.л.2, 89. Тираж 200 экз.

Заказ.

Издательский центр МГТУ им.Г.И.Носова

455000, Магнитогорск, пр.Ленина, 38

Полиграфический участок МГТУ


Поделиться с друзьями:

mylektsii.su - Мои Лекции - 2015-2026 год. (1.004 сек.)Все материалы представленные на сайте исключительно с целью ознакомления читателями и не преследуют коммерческих целей или нарушение авторских прав Пожаловаться на материал