Студопедия

Главная страница Случайная страница

КАТЕГОРИИ:

АвтомобилиАстрономияБиологияГеографияДом и садДругие языкиДругоеИнформатикаИсторияКультураЛитератураЛогикаМатематикаМедицинаМеталлургияМеханикаОбразованиеОхрана трудаПедагогикаПолитикаПравоПсихологияРелигияРиторикаСоциологияСпортСтроительствоТехнологияТуризмФизикаФилософияФинансыХимияЧерчениеЭкологияЭкономикаЭлектроника






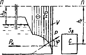
Сила гидростатического давления на криволинейную поверхность






Сила (ГСД) на криволинейную цилиндрическую поверхность (рис. 2.3) определяется по формуле:

, (2.14)

где - горизонтальная и вертикальная составляющие силы .

 

 

Рисунок 2.3 Давление жидкости на криволинейную поверхность

Горизонтальная составляющия:

, (2.15)

где - расстояние от центра тяжести вертикальной проекции до пьезометрической плоскости;

- площадь проекции криволинейной поверхности на вертикальную плоскость.

Вертикальная составляющая:

, (2.16)

где - объем тела давления, то есть вертикального столба жидкости, расположенного между пьезометрической плоскостью, криволинейной поверхностью и вертикальной проецирующей поверхностью, проходящей по контуру стенки.

Вектор полной силы давления на цилиндрическую поверхность проходит через ось цилиндра под углом к горизонту, причем:

. (2.17)

 


Поделиться с друзьями:

mylektsii.su - Мои Лекции - 2015-2026 год. (1.098 сек.)Все материалы представленные на сайте исключительно с целью ознакомления читателями и не преследуют коммерческих целей или нарушение авторских прав Пожаловаться на материал