Студопедия

Главная страница Случайная страница

КАТЕГОРИИ:

АвтомобилиАстрономияБиологияГеографияДом и садДругие языкиДругоеИнформатикаИсторияКультураЛитератураЛогикаМатематикаМедицинаМеталлургияМеханикаОбразованиеОхрана трудаПедагогикаПолитикаПравоПсихологияРелигияРиторикаСоциологияСпортСтроительствоТехнологияТуризмФизикаФилософияФинансыХимияЧерчениеЭкологияЭкономикаЭлектроника






Защитная аппаратура.






Устройства защитной аппаратуры предназначены для автоматического отк-лючения электрических цепей или машин при нарушении режима работы.

Рис. Предохранитель трубчатый:

1 – зажимы; 2 – латунная обойма; 3 – металлическая плавкая вставка; 4 – фибровый патрон

 

Наиболее распространенными видами защиты являются: максимальная, минимальная, нулевая, тепловая и защита от утечек.

Максимальная защита предназначена для отключения цепи при ко-ротком замыкании и значительных перегрузках. Простейшими эле-ментами максимальной защиты являются плавкие предохранители. Они бывают двух видов: пробочные и трубчатые.

Трубчатый предохранитель состоит их фибрового патрона 4, внутрь которого вставляется металлическая плавкая вставка 3, закрепляемая на концевых латунных обоймах 2. Предохранитель устанавливается в зажимах 1. Вставка в сечении имеет пережимы, на местах которых при перегорании возникает дуга. Давление газов, возникающее при разложении фибры, спо-собствует интенсивному гашению дуги.

Пробочные предохранители применяются для защиты осветительных установок и двигателей небольшой мощности (на ток до 60 ампер), а трубчатые – для защиты силовых сетей и мощных потребителей электроэнергии (на ток до 1000 ампер). Трубчатые предохранители по конструкции бывают без заполнителя типа ПР и с кварцевым заполнителем типа ПН. Последние более надежны и имеют большую разрывную способность.

Предохранители характеризуются номинальным током патрона и номинальным током плавкой вставки.

Преимущества предохранителей – их простота, надежность защиты от коротких замыканий, недостатки – отсутствие реакции на небольшие перегрузки, возможность сгорания плавкой вставки в одной фазе, вызывающей недопустимый ток перегрузки в двух других фазах двигателя, длительность замены.

По правилам безопасности плавкая вставка должна быть рассчитана в ток в 2 – 3 раза больше номинального тока короткозамкнутого двигателя и соответственно в 2, 5 – 1, 6 меньше пускового тока.

Для защиты магистрального кабеля питающего группу электрод-вигателей, ток плавкой вставки рассчитывается по формуле

Где Iпуск – пусковой ток наиболее мощного двигателя с короткозамкнутым ротором; Σ Iдр – номинальный ток других токоприемников.

При выборе плавкой вставки следует иметь ввиду, что ток ее должен быть в 4 – 7 раз меньше возможного тока короткого замыкания Iк.з. (т.к.з.), ибо вставка сгорит мгновенно только при

Iк.з. Iпуск

Площадь сечения проводов на защищаемом участке не должна быть меньше площади сечения плавкой вставки.

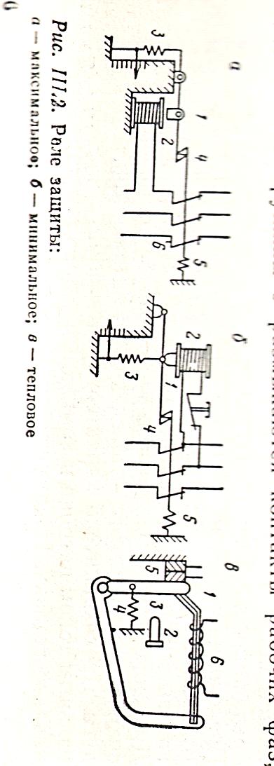
Максимальное токовое реле – более совершенный аппарат защиты установок от перегрузок и токов короткого замыкания (рис. а). В цепях с напряжением менее 1000В реле включается обычно в разрыв фазы, в цепях с напряжением выше 1000В – через трансформатор тока.

Он состоит из магнитоп-ровода с катушкой 2, якоря 1 и контактов 6.

При нормальном токе якорь 1 не притягивается катушкой 2. При

 

Рис. Максимальное реле защиты:

1 – якорь; 2 – катушка; 3 и 5 – пружины; 4 – защелка; 6 - контакты

 

При увеличении тока сила притяжения преодолевает сопротивление пружины 3, защелка 4 освобождается и под действием пружины 5 размыкаются контакты рабочих фаз, т.е. срабатывает вык-лючатель. Реле такого типа применяется в некоторых автоматах.

Электромагнитное реле настраивается на номинальный ток ре-гулировочной пружиной 3. Во избежание срабатывания при пуске короткозамкнутого двигателя применяются механизмы выдержки времени.

При отсутствии таких механизмов реле регулируется на мак-симальный пусковой ток наиболее мощного двигателя с учетом суммы номинальных токов остальных электродвигателей

Установка реле для защиты одного двигателя

Регулируется по его пусковому току

Максимальное реле обеспечивают:

- мгновенное отключение при коротком замыкании;

- одновременность выключения тока в трех фазах;

- минимальные сроки на включение после срабатывания.

Недостатки

- более дорогая аппаратура по сравнению с плавкими вставками;

- не защищает двигатель от перегрева при небольших превышениях тока.

ТР-11

 

Минимальная или нулевая защита предназначена для контроля величины напряжения в сети и при падении или исчезновении последнего отключает машину от сети. При низком (ниже 70% номинального) двига-тель потребляет значительно больший ток, чем номинальный, что приво-дит к перегреву оборудования. При исчезновении напряжения установка должна отключаться во избежание самопроизвольного включения после подачи электроэнергии. Потому эту защиту встраивают в пусковую аппа-ратуру, например воздушные выключатели.

Минимальное реле электромагнитного типа. Его катушки включаются между двумя фазами и имеют минимальную и нулевую защиту. Принцип действия реле заключается в следующем. При нор-мальном напряжении ток, протекающий по катушке 2, удерживает якорь 1

 

в притянутом состоянии.

 

Рис. Минимальное реле защиты:

1 – якорь; 2 – катушка; 3 и 5 – пружины; 4 – защелка; 6 - контакты

При снижении напряжения уменьшается ток и сила притяжения катушки и как следствие этого якорь под действие пружины 3 отпадает и с помощью пружины 5 расцепляются защелки 4 и размыкается силовая цепь питания двигателя. Самопроизвольное включение двигателя после появления напряжения в сети исключается. В магнитных пускателях роль нулевой и минимальной защиты выполняет электромагнит контактора, который после подачи электроэнергии не может быть включен, т.к. нормально открытый контакт шунтирует кнопку «Пуск».

Тепловая защита предназначена для предохранения двигателей от небольших по величине, но длительных по времени перегрузок. Она производится посредством применения тепловых реле.

Основным элементом теплового реле является

Рис. Тепловое реле

1 – биметаллическая пластинка; 2 – кнопка; 3 – рычаг; 4 – пружина; 5 – контакты; 6 – обмотка

 

 

биметаллическая пластинка 1, которая составлена из двух с разным коэффициентом линейного расширения пластинок. При прохождении по цепи 6 тока повышенной величины пластинка нагревается и изгибаясь вверх, освобождает рычаг 3, который под действием пружины 4 перемещается вправо и размыкает контакты 5. Для возврата рычага 3 в первоначальное положение необходимо нажать кнопку 2. Сменные нагревательные элементы цепи 6 выбирают в соот-ветствии с номинальным током. Тепловые реле обычно устанавливают на магнитных пускателях на двух фазах.

Тепловое реле не защищают от коротких замыканий, поэтому в силовых сетях в комплекте с тепловыми реле необходимо ставить плавкие предохранители или максимальные реле.

Защита от утечек необходима для безопасного обслуживания элект-роустановок. Поэтому требуется постоянный контроль ее изоляции, который контролируется с помощью специальных реле, включаемых между сетью и землей. В геологоразведочном бурении широкое при-менение имеет аппарат УАКИ.

 

Рис. Схема реле УАКИ

Исполнительным органом является реле К постоянного тока, обмотки которого соединены так что их магнитные потоки направлены встречно. Когда ток утечки практически отсутствует обе обмотки обтекаются вспомогательным Iвс током от ассиметра. В этом случае результирующий поток катушек 1 и 2 равен нулю. При снижении сопротивления изоляции ток утечки увеличивается, увеличивается и величина оперативного тока, проникающего через обмотку 2 и диод Д4, открытый током Iвс

При уменьшении сопротивления до предельной величины оперативный ток превысит Iвс диод Д4 закроется и ток будет протекать только по обмотке 2 и величина его станет достаточной чтобы сработало реле, которое включает аппарат, размыкающий контакты прибора и электроприбор отключается от силовой сети. Кнопка Кн служит для проверки исправности реле Р, а дроссель Др предназначен для компенсации емкости в сети.

Выпускается аппарат УАКИ в трех модификациях:

- в отдельной оболочке;

- в виде блока для встройки в фидерные автоматы типа АФТ-УАКИ;

- в виде блока для защиты передвижных подстанций – БЗП

 


Поделиться с друзьями:

mylektsii.su - Мои Лекции - 2015-2026 год. (1.643 сек.)Все материалы представленные на сайте исключительно с целью ознакомления читателями и не преследуют коммерческих целей или нарушение авторских прав Пожаловаться на материал