Студопедия

Главная страница Случайная страница

КАТЕГОРИИ:

АвтомобилиАстрономияБиологияГеографияДом и садДругие языкиДругоеИнформатикаИсторияКультураЛитератураЛогикаМатематикаМедицинаМеталлургияМеханикаОбразованиеОхрана трудаПедагогикаПолитикаПравоПсихологияРелигияРиторикаСоциологияСпортСтроительствоТехнологияТуризмФизикаФилософияФинансыХимияЧерчениеЭкологияЭкономикаЭлектроника






ПРИЛОЖЕНИЯ. Единая система конструкторской документации (ЕСКД)






Приложение А

(справочное)

ГОСТ 2.001-70

Единая система конструкторской документации (ЕСКД)

Таблица А.1 - Классификационные группы ЕСКД

 

Шифр группы Содержание стандартов в группе
  Обшие положения
  Основные положения
  Классификация и обозначение изделий в конструкторских документах
  Общие правила выполнения чертежей
  Правила выполнения чертежей изделий машиностроения и приборостроения
  Правила обращения конструкторских документов (учет, хранение, дублирование, внесение изменений).
  Правила выполнения эксплуатационной и ремонтной документации
  Правила выполнения схем
  Правила выполнения документов строительных и судостроения
  Прочие стандарты

 

 

ГОСТ 2.301-68*. Форматы (выписки)

Таблица А.2 - Обозначения и размеры сторон основных форматов

 

Обозначение формата А0 А1 А2 A3 А4
Размеры сторон формата, мм 841× 1189 594× 841 420× 594 297× 420 210× 297

 

ГОСТ 2.302-68 *. Масштабы (выписки)

Таблица А.3 - Масштабы изображений на чертежах

Масштабы уменьшения 1: 2; 1: 2, 5; 1: 4; 1: 5; 1: 10; 1: 15: 1: 20; 1: 25; 1: 40; 1: 50; 1: 75; 1: 100; 1: 200:
Натуральная величина 1: 1
Масштабы увеличения 2: 1; 2, 5: 1; 4: 1; 5: 1; 10: 1; 20: 1; 40: 1; 50: 1: 100: 1

 


Приложение Б

(справочное)

ГОСТ 2.104-68*.

Основные надписи (выписки)

 

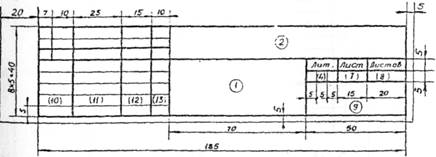
Рисунок Б.1 - Форма 1. Основная надпись для чертежа и схем

 

Рисунок Б.2 - Форма 2. Основная надпись для первого или заглавного листа текстовых конструкторских документов

Рисунок Б.3 - Форма 2а. Основная надпись последующих листов текстовых конструкторских документов

 


(справочное)

ГОСТ 2.108-68.

Спецификация (выписки)

 

Форма спецификации 1 с основной надписью формы 2

Форма спецификации 1а с основной надписью формы 2а

 



Поделиться с друзьями:

mylektsii.su - Мои Лекции - 2015-2026 год. (2.632 сек.)Все материалы представленные на сайте исключительно с целью ознакомления читателями и не преследуют коммерческих целей или нарушение авторских прав Пожаловаться на материал