Студопедия

Главная страница Случайная страница

КАТЕГОРИИ:

АвтомобилиАстрономияБиологияГеографияДом и садДругие языкиДругоеИнформатикаИсторияКультураЛитератураЛогикаМатематикаМедицинаМеталлургияМеханикаОбразованиеОхрана трудаПедагогикаПолитикаПравоПсихологияРелигияРиторикаСоциологияСпортСтроительствоТехнологияТуризмФизикаФилософияФинансыХимияЧерчениеЭкологияЭкономикаЭлектроника






Система горячего водоснабжения






Качество горячей воды, расходуемой на бытовые нужды, должно отвечать требованиям СанПиН 2.1.4.1074-01 «Питьевая вода...».

Температуру горячей воды в местах водоразбора следует предусматривать:

а) не ниже 60 °С — для систем централизованного горячего водоснабжения, присоединяемых к откры­тым системам теплоснабжения;

б) не ниже 50 °С — для систем централизованно­го горячего водоснабжения, присоединяемых «зак­рытым» системам теплоснабжения;

в) не выше 75 °С — для всех систем, указанных в подпунктах „а" и „б".

В помещениях детских дошкольных учрежде­ний температура горячей воды, подаваемой к водо­разборной арматуре душей и умывальников, не должна превышать 37 °С.

Расчетная температура горячей воды принимается 55 º С.

Поступающая в систему горячего водоснабжения вода не должна быть жесткой и агрессивной по отношению к материалу труб. Содержание кислорода, растворенного в воде, не должно превышать 5 мг/л, свободной углекислоты - 20 мг/л. Для удовлетворения указанным требованиям воду подвергают дополнительной обработке.

Существует несколько способов получения горячей воды:

1) в местных установках малой производительности (водогрейные колонки, газо- и электронагреватели, и др.).

2) централизованно:

а) в водоводяных или пароводяных подогревателях, располагаемых в тепловых пунктах на одно или несколько зданий (закрытые системы ГВС);

б) из теплосети при непосредственном разборе горячей воды потребителями (открытые системы ГВС).

в) в районных котельных с раздачей горячей воды потребителям по наружным сетям, обслуживающим большие группы зданий, квартал, район, поселок;

 

 

Централизованная открытая система ГВС с верхней разводкой и принудительной циркуляцией

 

Централизованная закрытая система ГВС с верхней разводкой и принудительной циркуляцией

Коррозия стальных оцинкованных трубопроводов в централизованных закрытых системах ГВС С-Петербурга

 

 

Вода городского водопровода Санкт-Петербурга мало минерализована, мягкая, с низким щелочным резервом и обладает высокой коррозионной активностью. Так, индекс насыщения карбонатом кальция в городском водопроводе составляет – 2, 5 – 3, 0, что говорит о высокой агрессивности воды. Суммарное содержание сульфатов и хлоридов не превышает 40 мг/л, содержание кальция не более 12 мг/л.

В закрытых системах горячего водоснабжения при нагревании воды от 5 до 60°С растворимость кислорода снижается в 2, 5 раза, двуокиси углерода – в 4 раза и избыток этих газов выделяется из воды в закрытую трубопроводную систему. Оба эти газа агрессивны и, находясь в воде закрытых систем горячего водоснабжения в виде мелких пузырьков, интенсивно корродируют стальные, а также оцинкованные трубопроводы.

Для предотвращения коррозии труб в закрытой системе горячего водоснабжения необходимо предусмотреть стабилизационную обработку воды или заменить стальные трубы на трубы из коррозионно-стойких материалов (пластмассовые трубы).

Основными элементами централизованных (циркуляционных) систем горячего водоснабжения являются: установка по приготовлению горячей воды, подающие и циркуляционные трубопроводы, водоразборные узлы, циркуляционный насос.

Водоразборные узлы состоят из подающих и циркуляционных стояков, полотенцесушителей и подводок к водоразборным приборам. Полотенцесушители обязательны в ванных и душевых комнатах большинства зданий (жилые дома, учреждения социального обеспечения, лечебно-профилактические учреждения, дома отдыха, школы, гостиницы и т. п.). Они помимо своего прямого назначения служат еще и отопительными приборами, обеспечивающими в этих комнатах повышенную температуру воздуха. В случаях, когда системы не имеют циркуляционных трубопроводов, нормами допускается присоединение полотенцесушителей к системе отопления, с устройством отдельной ветви и обеспечением круглогодовой циркуляции воды в этой ветви.

 

 

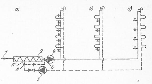
Рис. 10.4. Элементарная схема системы ГВ с водоразборными узлами, состоящими из парных (подающего и циркуляционного) стояков.

На рис. 10.4 показана элементарная схема системы ГВ с водоразборными узлами, состоящими из парных (подающего и циркуляционного) стояков. Присоединение, показанное на рис. 10.4, а, сложно в монтаже и образует множество циркуляционных колец, затрудняющих распределение воды между отдельными приборами, поэтому в настоящее время оно не применяется. Последовательное присоединение полотенцесушителей по схемам, показанным на рис. 10.4, б и в, проще в монтаже и регулировке расхода воды по отдельным узлам.

В последние годы в зданиях высотой в 5 этажей и более часть подающих стояков (например, стояков одной секции жилого дома) объединяют в один водоразборный узел с единым циркуляционным трубопроводом (рис. 10.5). Такое решение не только сокращает число циркуляционных колец, но и позволяет увеличить гидравлическое сопротивление отдельного узла и тем самым повысить гидравлическую устойчивость системы.

 

Рис. 10.5. Принципиальная схема кольцевания и объединения водоразборных узлов

В секционные узлы объединяют от трех до семи водоразборных стояков. Допускается не закольцовывать стояки при протяжении кольцующей перемычки, превышающей суммарную протяженность циркуляционных стояков. Кольцующие перемычки прокладывают: по теплому чердаку, по холодному чердаку при теплоизоляции труб, под потолком верхнего этажа при подаче воды в водоразборные стояки снизу или по подвалу при подаче воды в стояки сверху.

При указанном объединении в зданиях до 12 этажей целесообразны нижняя разводка труб к узлам и верхнее кольцевание стояков (см. рис. 10.5, а); в зданиях же выше 12 этажей с целью уменьшения давления на приборы предпочтительнее верхняя разводка к узлам и нижнее кольцевание стояков (см. рис. 10.5, б). При отсутствии кольцевания водоразборные узлы проектируют, как правило, с парными стояками, но с объединением нескольких циркуляционных стояков в один общий трубопровод и присоединением его к циркуляционным магистральным трубопроводам в одной точке (см. рис. 10.5, в). В этом случае допускается установка полотенцесушителей на циркуляционном стояке.

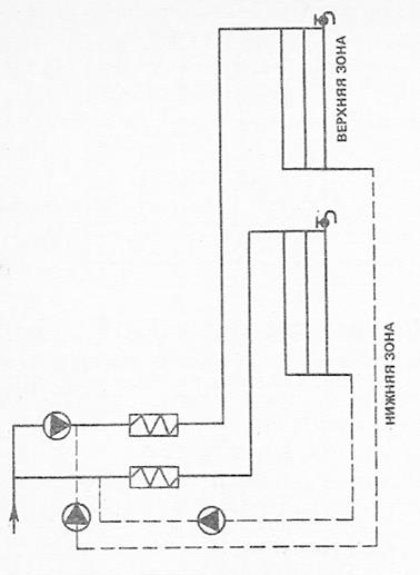
В зданиях высотой более 50 м (свыше 16 этажей) систему ГВ делят по вертикали на отдельные зоны с самостоятельными разводками и отдельными стояками для каждой зоны (рис. 10.6). Это связано с ограничением допускаемого давления перед водоразборной и водозапорной арматурой до 0, 6 МПа.

 

Рис. 10.6. Принципиальная схема ГВ в высотных зданиях

 


Поделиться с друзьями:

mylektsii.su - Мои Лекции - 2015-2026 год. (0.233 сек.)Все материалы представленные на сайте исключительно с целью ознакомления читателями и не преследуют коммерческих целей или нарушение авторских прав Пожаловаться на материал