Студопедия

Главная страница Случайная страница

КАТЕГОРИИ:

АвтомобилиАстрономияБиологияГеографияДом и садДругие языкиДругоеИнформатикаИсторияКультураЛитератураЛогикаМатематикаМедицинаМеталлургияМеханикаОбразованиеОхрана трудаПедагогикаПолитикаПравоПсихологияРелигияРиторикаСоциологияСпортСтроительствоТехнологияТуризмФизикаФилософияФинансыХимияЧерчениеЭкологияЭкономикаЭлектроника






Технология возведения зданий с мембранными покрытиями






К металлическим висячим покрытиям относят тонколистовые мембранные, совмещающие несущие и ограждающие функции.

Достоинствами мембранных покрытий являются их высокая технологичность изготовления и монтажа, а также характер работы покрытия на двухосное растяжение, что позволяет перекрывать 200-метровые пролеты стальной мембраной толщиной всего 2 мм.

Висячие растянутые элементы обычно закрепляют за жесткие опорные конструкции, которые могут быть в виде замкнутого контура (кольца, овала, прямоугольника), опирающегося на колонны.

Рассмотрим технологию монтажа мембранного покрытия на примере покрытия спорткомплекса “Олимпийский” в Москве.

Спортивный комплекс " Олимпийский" решен в виде пространственной конструкции эллиптической формы 183× 224 м. По наружному контуру эллипса с шагом 20 м расположены 32 стальные решетчатые колонны, жестко связанные с наружным опорным кольцом (сечением 5× 1, 75 м). К наружному кольцу подвешено мембранное покрытие – оболочка со стрелой провисания 12 м. Покрытие имеет 64 радиально расположенные с шагом по наружному контуру 10 м стабилизирующие фермы высотой 2, 5 м, соединенные кольцевыми элементами – прогонами. Лепестки мембраны крепили между собой и к радиальным элементам " постели" высокопрочными болтами. В центре мембрана замыкается внутренним металлическим кольцом эллиптической формы размером 24× 30 м. Мембранное покрытие крепилось к наружному и внутреннему кольцам высокопрочными болтами и сваркой.

Монтаж элементов мембранного покрытия производили крупными пространственными блоками башенным краном БК – 1000 и двумя шеврами-установщиками (грузоподъемностью 50 т), перемещавшимися по наружному опорному кольцу. По длинной оси на двух стендах производилась сборка одновременно двух блоков.

Все 64 стабилизирующие фермы покрытия были объёдинены попарно в 32 блока девяти типоразмеров. Один такой блок состоял из двух радиальных стабилизирующих ферм, прогонов по верхним и нижним поясам, вертикальных и горизонтальных связей. В блок были вмонтированы трубопроводы систем вентиляции и кондиционирования. Масса блоков стабилизирующих ферм в сборе достигала 43 т.

Поднимали блоки покрытия с помощью траверсы-распорки, которая воспринимала усилие распора от стабилизирующих ферм (рис. 25).

Перед подъемом блоков ферм выполняли предварительное напряжение верхнего пояса каждой фермы на усилие около 1300 кН (210 МПа) и закрепляли их при этом усилии к опорным кольцам покрытия.

Установка преднапряженных блоков производилась поэтапно путем симметричной установки нескольких блоков по радиусам одного диаметра. После монтажа восьми симметрично установленных блоков вместе с траверсами-распорками производилось одновременное их раскружаливание с передачей усилий распора равномерно наружному и внутреннему кольцам.

Блок стабилизирующих ферм поднимали краном БК – 1000 и шевром-установщиком примерно на 1 м выше наружного кольца. Затем шевр перемещали к месту установки данного блока. Расстроповку блока производили только после его полного проектного закрепления на внутреннем и наружном кольцах.

Мембранная оболочка массой 1569 т состояла из 64 секторных лепестков. Лепестки мембраны монтировали после окончания монтажа системы стабилизации и закрепляли высокопрочными болтами диаметром 24 мм.

Полотнища мембраны поступали на монтажную площадку в виде рулонов. Стеллажи для раскатывания располагались на месте сборки стабилизирующих ферм.

 

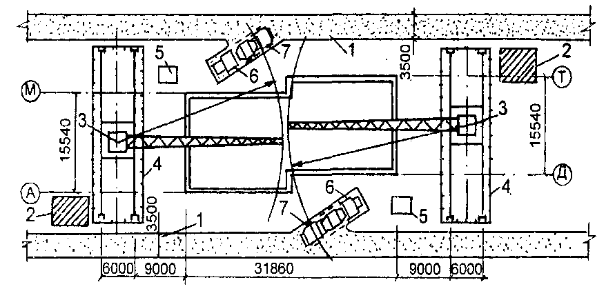
Рис. 25. Схема монтажа покрытия укрупненными блоками:

а – план;

б – разрез;

1 – шевр-установщик;

2 – стенд для укрупнительной сборки блоков;

3 – траверса-распорка для подъема блока и предварительного напряжения верхних поясов ферм с помощью рычажного устройства (5);

4 – укрупненный блок;

6 – монтажный кран БК – 1000;

7 – центральное опорное кольцо;

8 – центральная временная опора; I – V – последовательность монтажа блоков и демонтажа траверс-распорок

 

Монтаж лепестков выполнялив последовательности установки стабилизирующих ферм. Натяжение лепестков мембраны осуществляли двумя гидравлическими домкратами усилием по 250 кН каждый.

Параллельно с укладкой и натяжением лепестков мембраны вели сверление отверстий и установку высокопрочных болтов (97 тыс. отверстий диаметром 27 мм). После сборки и проектного закрепления всех элементов покрытия производилось его раскружаливание, т.е. освобождение центральной опоры и плавное включение в работу всей пространственной конструкции.

№ 22


Поделиться с друзьями:

mylektsii.su - Мои Лекции - 2015-2026 год. (0.896 сек.)Все материалы представленные на сайте исключительно с целью ознакомления читателями и не преследуют коммерческих целей или нарушение авторских прав Пожаловаться на материал