Студопедия

Главная страница Случайная страница

КАТЕГОРИИ:

АвтомобилиАстрономияБиологияГеографияДом и садДругие языкиДругоеИнформатикаИсторияКультураЛитератураЛогикаМатематикаМедицинаМеталлургияМеханикаОбразованиеОхрана трудаПедагогикаПолитикаПравоПсихологияРелигияРиторикаСоциологияСпортСтроительствоТехнологияТуризмФизикаФилософияФинансыХимияЧерчениеЭкологияЭкономикаЭлектроника






Уравнения доя мгновенных значений токов






В результате расчета каждый ток получен в виде комплексов

где I - действующее значение тока;

ψ - начальная фаза.

Мгновенное значение тока имеет выражение

Таким образом,

Расчет цепи с одним источником эдс

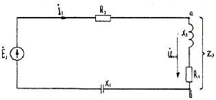
Исключив один из источников, например, Е 2, получим следующую схему (рис. 3.5). Комплексные сопротивления ветвей ранее подсчитаны:

 

 

Рис. З.5. Расчетная схема с одним источником эдс

 

Расчет токов цепи символическим методом

Определим эквивалентное сопротивление разветвленного участка цепи Z э (рис. 3.6).

 

Здесь R э = 5 Ом; X э = 6, 04 (индуктивное).

Эквивалентная простая последовательная цепь представлена на рис. 3.6.

 

Рис. 3.6. Эквивалентная схема

 

Полное комплексное сопротивление всей цепи (входное сопротивление)

 

 

Определяем ток

 

 

Токи в разветвлении:

 

По аналогии

 

 


Поделиться с друзьями:

mylektsii.su - Мои Лекции - 2015-2026 год. (1.293 сек.)Все материалы представленные на сайте исключительно с целью ознакомления читателями и не преследуют коммерческих целей или нарушение авторских прав Пожаловаться на материал