Студопедия

Главная страница Случайная страница

КАТЕГОРИИ:

АвтомобилиАстрономияБиологияГеографияДом и садДругие языкиДругоеИнформатикаИсторияКультураЛитератураЛогикаМатематикаМедицинаМеталлургияМеханикаОбразованиеОхрана трудаПедагогикаПолитикаПравоПсихологияРелигияРиторикаСоциологияСпортСтроительствоТехнологияТуризмФизикаФилософияФинансыХимияЧерчениеЭкологияЭкономикаЭлектроника






Общие сведения о воздушной стрелке






Воздушная стрелка – образуется двумя сходящимися у стрелки линиями контактной сети; служит для направления токоприемника (пантографа, бугеля) при переходе электроподвижного состава с одного пути на другой. Для гарантирования надежной работы В. с. образующие ее контактные провода в месте их пересечения оборудуются крестовыми накладками, обеспечивающими одновременный подъем обоих проводов при подъеме пантографом одного из них.

Воздушные стрелки должны обеспечивать плавный, без ударов и искрений переход полоза токоприемника с контактных проводов одного пути (съезда) на контактные провода другого, свободное взаимное перемещение подвесок, образующих воздушную стрелку, и минимальное взаимное вертикальное перемещение контактных проводов в зоне подхвата полозом токоприемника провода примыкающего пути.

Воздушные стрелки над обыкновенными и перекрестными стрелочными переводами и над глухими пересечениями путей должны быть фиксированными с обеспечением возможности взаимных продольных перемещений контактных проводов. На второстепенных путях допускается применять нефиксированные воздушные стрелки.

На воздушных стрелках контактные провода главных путей или путей преимущественного направления движения поездов должны быть расположены снизу.

Пересечение контактных проводов, образующих воздушную стрелку при обыкновенном стрелочном переводе, должно отстоять от осей прямого и примыкающего путей на 360 - 400 мм и находиться в том месте, где расстояние между внутренними гранями головок соединительных рельсов составляет 730 - 800 мм (рисунок 2.8.1).

При перекрестном стрелочном переводе контактные провода пересекающихся путей должны иметь двойное (ромбовидное) пересечение в том месте, где расстояние между внутренними гранями головок соединительных рельсов составляет 730 - 800 мм (рисунок 2.8.2а). Допускается одинарное пересечение контактных проводов над центром пересечения осей путей. При глухом пересечении путей контактные провода располагают над центром пересечения осей путей (рисунок 2.8.2б).

Зона подхвата полозом токоприемника контактных проводов примыкающего или пересекающего пути и зона прохода полоза токоприемника электроподвижного состава под нерабочими ветвями контактных проводов должны располагаться на расстоянии 630 - 1100 мм от оси пути.

Для одновременного подъема контактных проводов обоих путей в месте их пересечения устанавливают ограничительные накладки длиной 1, 5 м при марке крестовины 1/9 и круче, 1, 7 м - при марке крестовины 1/11 и 2, 0 м - при марке крестовины 1/18 и плавнее. Расстояние между ограничительной накладкой и контактным проводом, на котором она установлена, должно быть 13 - 15 мм.

Ограничительные накладки устанавливают на каждый контактный провод, расположенный снизу. Головки болтов фиксирующих зажимов, крепящих ограничительную накладку, должны быть обращены к контактному проводу примыкающего пути. Пересечение контактных проводов при среднегодовой температуре воздуха данного температурного района должно располагаться в средней части ограничительной накладки.

За зоной подхвата полозом токоприемника контактных проводов на расстоянии не более 1 м в сторону крестовины должны быть установлены двойные вертикальные или скользящие струны. Если расстояние между струнами с двух сторон пересечения превышает допустимый межструновой пролет, ограничительные накладки на пересечении следует подвесить на дополнительные соответственно двойные вертикальные или скользящие струны.

Вместо скользящих струн могут применяться устройства одновременного подъема контактных проводов воздушной стрелки, перекрестные гибкие струны и жесткие распорки. Применение рессорных струн на воздушных стрелках не допускается.

В зоне подхвата полозом токоприемника контактные провода должны находиться по высоте на одном уровне. При скорости движения поездов более 70 км/ч контактные провода примыкающего пути (съезда) должны быть в зоне подхвата на 20 - 40 мм выше контактных проводов главного пути.

Между точкой пересечения контактных проводов и струнами, расположенными за зоной подхвата, установка зажимов на контактных проводах, кроме крепления ограничительной накладки, не допускается.

Нерабочие ветви контактных проводов, где они входят в зону прохода полоза токоприемника, должны быть закреплены на двойных струнах струновыми зажимами и расположены на 150 мм выше рабочего контактного провода с допуском +50 мм.

Несущие тросы полукомпенсированных подвесок над пересечением контактных проводов должны быть механически соединены между собой болтовыми зажимами. Допускается дополнительное соединение несущих тросов над зоной подхвата полозом токоприемника контактных проводов, при этом боковой угол наклона поддерживающих струн не должен превышать 20°.

Несущие тросы компенсированных подвесок над пересечением контактных проводов не должны иметь механических соединений и соприкосновений друг с другом в месте пересечения при температурных изменениях.

При обыкновенном стрелочном переводе электрические соединители контактных подвесок на воздушных стрелках устанавливают на расстоянии 3 - 3, 5 м от точки пересечения контактных проводов в сторону остряка стрелочного перевода, а также на расстоянии 2 - 2, 5 м от зоны подхвата в сторону крестовины стрелочного перевода.

При перекрестном стрелочном переводе и глухом пересечении путей электрические соединители контактных подвесок размещают с обеих сторон воздушной стрелки на расстоянии 2 - 2, 5 м от зоны подхвата в сторону крестовин.

Фиксирующие устройства на опоре, фиксирующем тросе гибкой или жесткой поперечины при обыкновенном стрелочном переводе располагают на расстоянии 2 м с допусками -0, 5 и +1 м от точки пересечения контактных проводов в сторону остряка стрелочного перевода, где расстояние между внутренними гранями головок соединительных рельсов 800 - 1000 мм (рисунок 2.8.1). Расстояния от фиксирующего устройства до остряка стрелочного перевода центра крестовины и математического центра перевода приведены в таблице 2.8.1.

-----------+-----------------------------------------------------

¦ Марка ¦ Расстояние от фиксирующего устройства, м ¦

¦ крестовин +----------------+----------------+------------------+

¦ ¦ до остряка ¦ до центра ¦до математического¦

¦ ¦ стрелочного ¦ крестовины 12 ¦центра стрелочного¦

¦ ¦ перевода 11 ¦ ¦ перевода 13 ¦

+-----------+----------------+----------------+------------------+

¦1/22 ¦39, 5 ¦21, 0 ¦12, 5 ¦

¦1/18 ¦32, 5 ¦17, 0 ¦11, 0 ¦

¦1/11 ¦17, 5 ¦9, 5 ¦6, 0 ¦

¦1/9 ¦17, 0 ¦8, 0 ¦5, 0 ¦

¦1/6 ¦10, 0 ¦5, 5 ¦3, 0 ¦

------------+----------------+----------------+-------------------

На главных путях участков скоростного движения поездов (161 - 200 км/ч) воздушные стрелки должны быть, как правило, зафиксированы с помощью двух консолей при расстоянии между ними 1, 2 м. При марке крестовины 1/11 оптимальное расстояние от опоры для фиксации воздушной стрелки до математического центра стрелочного перевода 4, 5 м.

Расстояние между контактными проводами в плане в месте их фиксации на воздушных стрелках должно быть не менее 100 мм.

Применение дополнительных фиксаторов длиной менее 1, 2 м на воздушных стрелках не допускается, они должны работать только на растяжение.

Воздушные стрелки следует размещать не ближе двух пролетов от компенсированной анкеровки и максимально приближать к средней или жесткой анкеровке контактного провода.

1.2. Виды стрелок

В зависимости от типов путевых стрелочных переводов воздушные стрелки бывают трех видов: с пересечением двух подвесок на обыкновенном путевом стрелочном переводе, с сопряжением контактных подвесок на глухом пересечении путей, а также с сопряжением с двойным (ромбовидным) пересечением контактных проводов на перекрестном стрелочном переводе. Место пересечения путей и расположение контактных проводов определяют способ установки воздушных стрелок. Они могут быть фиксированные и нефиксированные. Первые обычно применяют на главных путях, а вторые - на второстепенных. Это объясняется тем, что на нефиксированные стрелки сильнее влияет изменение температуры воздуха и потому они менее надежны. На второстепенных путях станций скорости движения поездов ниже, чем на главных, и правилами разрешается установка нефиксированных стрелок.

Рис.1 Схемы воздушной стрелки: а - фиксированной при перекрестном стрелочном переводе; б - нефиксированной при глухом пересечении путей; 1 - контактные провода пересекаемых путей; 2 -электрические соединители; 3 - зона подхвата контактных проводов; 4 - место пересечения контактных проводов; 5 - фиксирующее устройство

Фиксированной называется такая воздушная стрелка, вблизи которой находится фиксатор, удерживающий контактные провода в требуемом положении.
Наиболее благоприятные условия прохода пантографа по воздушной стрелке получаются в том случае, когда при указанном выше расположении точки пересечения контактных проводов фиксатор находится на расстоянии 1—1, 5 м от этой точки в сторону остряка стрелочного перевода. Поэтому наилучшее расположение опоры при фиксированной стрелке получается против того места, где расстояние между осями стрелочных путей составляет 50— 70 см (от 0, 80 до 1, 0 м между соединительными нитями стрелочного перевода). В тех случаях, когда по условиям разбивки опора в этом месте не может быть установлена, она сдвигается в сторону остряка стрелки. Условия работы воздушной стрелки получаются при этом менее благоприятными.
При консольных опорах иногда может быть применено крепление двойного фиксатора воздушной стрелки на кронштейне, установленном на опоре в направлении вдоль пути. Это позволяет сместить фиксатор в требуемом направлении относительно опоры на 1—1, 5 м.

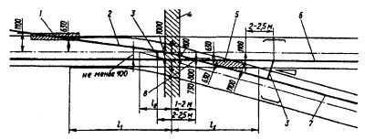
Рис.2 Схема фиксированной воздушной стрелки при обыкновенном стрелочном переводе:
1 - зона прохода нерабочей части полоза токоприемника под нерабочей ветвью контактного провода; 2 - нерабочая ветвь контактного провода; 3 - электрический соединитель; 4 - область расположения фиксирующего устройства; 5 - зона подхвата токоприемника контактных проводов; 6 - контактный провод прямого пути; 7 - контактный провод отклоненного пути (съезда); 8 - место пересечения контактных проводов
Воздушная стрелка, расположенная в средней части пролёта и находящаяся на значительном расстоянии от промежуточных или фиксирующих опор, называется нефиксированной. При гибких поперечинах нефиксированная воздушная стрелка получается посредством фиксирования проводов, образующих стрелку, на соседних с ней поперечинах. При консольной подвеске нефиксированная стрелка может быть получена путём расположения в соответствующем месте опоры, на которой анкеруется провод воздушной стрелки.
Если известны расстояния между осями путей в местах расположения опор, а также выносы контактных проводов у опор, то положение нерабочей ветви контактного провода на гибкой поперечине (или положение анкерной опоры) легко может быть определено из подобия треугольников в зависимости от положения точки пересечения контактных проводов воздушной стрелки. Связь между проводами на нефиксированных воздушных стрелках помимо установки на контактных проводах ограничительных трубок обеспечивается установкой соединительного зажима на образующих воздушную стрелку несущих тросах в месте их пересечения.
Наиболее плохие условия прохода пантографа получаются на воздушной стрелке, образованной отводом проводов без их взаимного пересечения. Связь между проводами в такой стрелке отсутствует, и подъём каждого из них может происходить независимо друг от друга. Поэтому, когда по условиям разбивки анкерных участков воздушная стрелка не может быть образована одиночным пересечением проводов, стрелка укладывается с двойным пересечением контактных проводов.
На перекрёстных стрелочных переводах и глухих пересечениях, где все четыре ветви воздушной стрелки являются рабочими, пересечение контактных проводов размещается над центром стрелочного перевода или глухого пересечения. Смещение точки пересечения проводов в какую-либо сторону, улучшая условия прохождения пантографа в двух каких-либо направлениях стрелки, одновременно ухудшало бы его проход в двух других направлениях.
Встречные простые стрелки, расположенные на небольшом расстоянии одна от другой, образуются одной и той же парой проводов. Между опорами, фиксирующими провода на стрелках, оба контактных провода располагаются в одном уровне и оба являются рабочими. В зависимости от расстояний между проводами у фиксаторов провода на этом участке могут идти параллельно или сходиться по направлению от одной опоры к другой. Обе воздушные стрелки укладываются с пересечением контактных проводов. Для этого иногда по условиям разбивки анкерных участков или последовательности монтажа приходится пересекать провода между собой ещё один раз в промежутке между встречными стрелками.
Встречные стрелки, направленные в разные стороны, требуют установки дополнительной опоры для фиксирования проводов одной из стрелок. Против второй стрелки размещается промежуточная опора. Встречные стрелки, направленные в одну сторону, могут быть фиксированы на одной опоре, которая располагается в таком случае между встречными стрелками.


Поделиться с друзьями:

mylektsii.su - Мои Лекции - 2015-2026 год. (1.163 сек.)Все материалы представленные на сайте исключительно с целью ознакомления читателями и не преследуют коммерческих целей или нарушение авторских прав Пожаловаться на материал